Aller au contenu

Messages recommandés

Posté(e) (modifié)

Salutation !

J'ai eu le plaisir, d'avoir en test, alors qu'elle était encore sous embargo médiatique, la "Creality Hi Combo".

 c32f803c60242263519df45db5f0ba66.webp.png.372334154e649ec420f6e57271501b8a.png

"F018" est le nom de code de la "Creality Hi".

Imprimante de type "bed slinger".

Volume d'impression de 260 x 260 x 300 mm

Le "Combo" signifie qu'il y a de fournis avec la machine un boitier CFS ("Creality Filament System"), solution multi-filaments de Creality, qui peut contenir quatre bobines de filament et permet des impressions avec changement automatique de filament.
Maximum, quatre CFS connectable pour arriver à 16 bobines.

 

Liens

Modifié (le) par PPAC
  • J'aime 3
Posté(e) (modifié)

Spécifications

Imprimante Creality Hi
Technologie FDM
   
Structure  
Volume d'impression (L*P*H) 260 x 260 x 300 mm
Dimensions (L*P*H) 40.9 x 39.2 x 47.7 cm (écran rabattu, sans porte bobine, sans câble d'alimentation connecté).
~ 45 x 40 x 64 cm (écran déployé, avec porte bobine, mais sans bobine).
Ajouter +10 cm a l'avant et +26 cm a l'arrière pour le câble d'alimentation, le débattement du plateau et libre mouvement sans contrainte du faisceau de câbles du plateau.
   
Creality Hi seule  
Poids net 8.75 kg
Dimensions du colis 65.0 x 46.0 x 24.0 cm
Poids brut 11.58 kg
   
Creality Hi Combo  
Poids net 13.31 kg
Dimensions du colis 65.0 x 46.0 x 56.0 cm
Poids brut 19.14 kg
   
Cinématique  
Axe X Rail linéaire,
("Step-servo motor") moteurs pas à pas à boucle fermée avec algorithmes FOC.
Axe Y Deux tiges lisses de guidage en acier,
roues en U en métal,
capteur de fin de course mécanique (à l'intérieur de la base de l'imprimante), 
("Step-servo motor") moteurs pas à pas à boucle fermée avec algorithmes FOC.
Axe Z Deux tiges filetées, chacune couplées à un moteur indépendant,
permettant d'ajuster l'horizontalité de l'axe X (soit l'équivalent d'un "Z-Till")
(Simple "Step motor")
   
Tête d’impression  
Température ≤ 300°C
Type d'extrudeur Direct Drive, double engrenage en métal
Buse "Durable tri-metal nozzle" (Buse tri-métal avec un nez en acier trempé "UnicornK2Plus")
Diamètre de la buse 0.4 mm (0.2, 0.6 et 0.8 mm en option)
Diamètre du filament 1.75 mm
Hauteur de couche De 10 à 350 microns (recommandations pour une buse de 0.4 mm de diamètre)
   
Lit chauffant  
Plaque d’impression Plaque flexible aimantable, surface époxy texturé sur les deux faces
Température ≤ 100°C
   
Vitesses  
Vitesse maximale d'impression (un trait de) “≤ 500 mm/s“
Pour espérer arriver à ces pointes de vitesse, en plus d’ajuster le débit volumétrique maximum et les vitesses d’un profil matériaux sous Creality Print, il vous faudra un filament dit “haute vitesse” comme du “Hyper PLA Creality
Vitesse typique d’impression 300 mm/s
Accélération ≤ 12000 mm/s²
   
Filament  
Filaments compatibles Hyper PLA, PLA, PETG, ABS, PLA-CF
Mais comme elle n’a pas d’enceinte fermée, il vous faudra un caisson pour l’ABS (exemple)
Certains TPU : En directe via le support de bobine, car non compatible CFS, et officiellement seulement du HP-TPU Creality.
Protection humidité Dans le CFS, deux sachets absorbeur d'humidité.
   
Senseurs  
Détection d’enchevêtrement filament Oui
Uniquement quand utilisation du CFS
Détection fin filament
Capteur de fin de filament
Oui
Intégré en entrée de l'extrudeur sur la tête d'impression, avec témoin LED bleu
Nivelage automatique
Nivellement du plateau
Par contact du nez de la buse avec la surface du plateau flexible,
jauge de contrainte "haute précision" dans la tête d'impression,
en (9*9=) 81 points
Compensation de résonances Oui (2 “G-sensor” inclus, un intégré dans la tête d’impression et un intégré sous le plateau)
   
Alimentation  
Tension AC 100~240 V / 50 Hz
Puissance 1150W si 220 V, 390W si 110 V
   
Électronique  
Écran de contrôle 3.2 pouces, tactile, couleur, 240 x 320 px
Stockage  
Caméra Oui, par défaut (Intégré au portique, avec un cache/capuchon de confidentialité)
Carte-mère 32 bits,
mémoire interne eMMC de 8Go ( ~6 Go disponible)
contrôleurs de moteur pas à pas TMC2208
   
Connectivité Wi-Fi,
1 port USB Type A (pour y connecter une Clé USB),
1 port d'interface Creality 485 (pour la connexion au CFS),
Lecteur RFID (Pour lire les informations matériau des bobines avec une puce RFID Creality)
   
Logiciel  
Trancheur  Creality Print v5.1 et version supérieure, Creality Cloud app.
Système  Creality OS
   
Autre  
Possibilité de reprise sur coupure de courant Oui
Relais de recharge automatique
"Auto Filament Relay"
Oui (avec CFS)
Coupe filament Mécanique, lame poussé par levier à ressort intégré dans la tête d'impression, butée au maximum de l'axe X pour actionner le levier.
CFS (si "Creality Hi Combo") Oui
Connexion CFS ≤ 4
(Source d'alimentation séparée requise pour 2 unités et plus)
Bobine de filament RFID

Reconnaissance du type de matériau et de la couleur du filament des bobines avec puce RFID Creality.
Les bobines sans puce RFID compatible restent utilisablent.

   
Concurrence Bambu Lab A1 et/ou A1 Mini, Anycubic Kobra 3 Combo

 

Vue éclatée

Citation


 

Extrait de "Creality Hi_SM-001_User Manual(FR).pdf"

Citation

page-05.jpgimage.jpeg

 Pour le CFS, documentation plus détaillée sur le wiki de Creality https://wiki.creality.com/en/cfs 

Extrait de "cfs-sm-002_user_manual(fr)_.pdf"

page-05.thumb.jpg.108d55b84922162a618324e1336a3830.jpg page-06.thumb.jpg.cdc5b8b1cc44404e2dc0b8c736724de2.jpg page-07.thumb.jpg.29e0a5a49e370d09bd2bb4c86e3b98ee.jpg page-08.thumb.jpg.e007a838bc62c5ae84a8596992e3685a.jpg page-09.thumb.jpg.9b43f031ac015cd7001a8439af3f1107.jpg page-10.thumb.jpg.684a145e8d360d8db0d91975e7a04b00.jpg page-11.thumb.jpg.fca1f6db724bad3f07f6e159d931cdec.jpg

Modifié (le) par PPAC
  • J'aime 2
Posté(e)

Réception

Livraison Expresse VIP pour lesimprimantes3d.fr

SMS avec numéro de suivi colis DHL reçu le 21/12/2024 ( livraison estimée le 24/12/2024 )

Réceptionné contre signature le 23/12/2024, livraison DHL

IMG_20241223_134437.thumb.jpg.256b2cd1325fd57c910a0951e8618293.jpg IMG_20241223_142832.thumb.jpg.1dcdb2731425d5f8fe2b3be401985b0d.jpg

carton d'environ 65 x 46 x 56 cm (LxPxH) avec un poids de 31.0 kg mentionné sur l'étiquette de livraison


Creality a eu la générosité de fournir quatre bobines de 1 kg de "Soleyin Ultra PLA" (du "Strawberry Milk", "Rosehip", "Light Green", et "Almond Purple")

image.thumb.jpeg.901a259979c0fdbb9e498269aef37d70.jpeg image.thumb.jpeg.16bd0978b51218498ba94bbdc459ceca.jpeg

Réceptionné contre signature le 26/12/2042 livraison en fin de mâtiné (sans préavis ou suivi) d'un second colis de Creality. 

Poids de 6.00 kg mentionné sur l'étiquette de livraison.

  • J'aime 3
Posté(e) (modifié)

Déballage et inventaire

Un premier niveau, en haut du carton, avec le CFS

IMG_20241223_160322_q85_.thumb.jpg.f8af34d1b3081440762dca70270ab125.jpg IMG_20241223_160719_q85_.thumb.jpg.5d28185b729c5c21781fcebaa7409de9.jpg IMG_20241223_160804_q85_.thumb.jpg.386e73185f0549409ccdb0269a74ae91.jpg 

Le petit carton à oreilles contient un connecteur secteur avec une prise EU ( ajouté, car celui initialement fourni, plus bas dans le carton, a un connecteur secteur avec une prise US )

 

Puis un second niveau, en partie basse du carton, avec la Creality Hi

Faire attention de sortir la base de l'imprimante en la soulevant par le dessous de la base et non en tirant l'ensemble par le plateau pour ne pas déformer ou abimer le plateau et/ou guide du plateau.

IMG_20241223_161124_q85_.thumb.jpg.3e046490aacfb69eafe1ad1cbb49e4e5.jpg IMG_20241223_161134_q85_.thumb.jpg.f82b37918429d138680bea6284d7ab55.jpg IMG_20241223_163859_q85_.thumb.jpg.4cef84fdd470b06d0cfe2376e76339fc.jpg IMG_20241223_164022_q85_.thumb.jpg.ebe67ebe6983805efb6441fe5c120bca.jpg IMG_20241223_164434_q85_.thumb.jpg.f1d2032c69a8a521714c55a9b8790b3a.jpg IMG_20241223_164549_q85_.thumb.jpg.44551afb68a6b9e207cbecbbff493e10.jpg IMG_20241223_164842_q85_.thumb.jpg.2c13da207e7e5401479e9074c2600657.jpg IMG_20241223_164715_q85_.thumb.jpg.c471f9ed1e208f03a29924ad54f9ec16.jpg

 

On retrouve bien ce qui est mentionné dans la documentation ( extrait de "Creality Hi_SM-001_User Manual(FR).pdf" )

page-06.thumb.jpg.06995a14d809701e984cee9153d862f4.jpg page-07.jpg

La documentation papier fourni

image.thumb.jpeg.3253d95e526fae21e85dd8c138d6c92e.jpeg 

  • Livrets
    • Quick Installation Guide - Creality Hi (Anglais, Chinois) v1.0 (total de 6 pages recto verso, couverture inclus)
    • Quick Installation Guide - CFS (11 langues dont Français) v1.3 (total de 19 pages recto verso, couverture inclus)
    • After-Sales Service Card (v2.2)
    • Cartes avec 9 petit autocollant

Les éléments de la Creality Hi

20241229_151930_q85_.thumb.jpg.ec8747cd128df33a06f5180b91ba7149.jpg 

  • Tube teflon, gris transparent, de ~45 cm, diamètre externe ~4 mm, diamètre interne ~2.5 mm (guide le filament, du support de bobine a la tête d'impression, quand on utilise le support de bobine)
  • Petit triangle cartonné "Qualified certificate"
  • Guide anti-enchevêtrement de filament (noir avec un connecteur tube PTFE blanc, se fixe sur le bras du support de bobine)
  • Deux caches plastique gris (Dans un petit sachet zip, caches à placer après avoir fixé le portique)
  • Petit sachet zip de vis
    • 4x Tête Bombée empreinte Hexagonale Creuse M4x8 mm avec rondelle captive fendu
    • 2x Tête Cylindrique empreinte Hexagonale Creuse M3x6 mm avec rondelle captive fendu
    • 1x Tête plate empreinte Hexagonale Creuse M3x5 mm autotaraudeuse (pour fixer le guide anti-enchevêtrement au bras du support de bobine)
  • Pince coupe filament
  • 3x Colliers zip noir
  • Un petit patin silicone de rechange (pour le système de nettoyage du nez de la buse en arrière du plateau)
  • Tige métal de débouchage tête d'impression
  • Jeu de clé hexagonale
    • M1.5
    • M2
    • M2.5 avec une tête sphérique pour cette dernière
  • Clé à douille taille 6 (Pour la buse)
  • Tube de 10g de graisse

20241229_152811_q85_.thumb.jpg.9e8ff9b46a113a8a3d0b4b795fe77b15.jpg

  • Cordon d'alimentation secteur type PC (dans mon cas un avec prise EU et un avec prise US)
  • Barillet du support de bobine
  • Bras du support de bobine
  • Sachet (poids total de ~70g) de filament Hyper PLA White Creality

20241229_153013_q85_.thumb.jpg.139e5213b15de3c4ae867b95208db71f.jpg 20241229_155631_q85_.thumb.jpg.226dcd000f30054baf80a663308936ee.jpg

  • Base de la Creality Hi (écran, plaque flexible (revêtement époxy texturé sur les deux faces, 26.4 x 26,4 (+1.5 pour les languettes) cm, surface utilisé 26x26 cm ), déjà en places)
  • Portique de la Creality Hi (moteurs, caméra, tête d'impression et système bascule à ressort d'éjection de purge de filament, déjà en places) 

On peut noter qu'il n'y a pas de clé USB fourni ( n'est pas dans la liste de l'inventaire sur le livret papier fourni )

Les éléments du CFS

( extrait de "cfs-sm-002_user_manual(fr)_.pdf" )

page-05.thumb.jpg.108d55b84922162a618324e1336a3830.jpg

20241229_152914_q85_.thumb.jpg.5d1dbe5a3822dfa57a338ed25f1ed670.jpg 20241229_165857_q85_.thumb.jpg.dbab6aae3de2a96e77daadb8c6c35722.jpg 20241229_165909_q85_.thumb.jpg.1aa813e681c1be3907746d98634f009f.jpg

  • "Filament Buffer" ou "Tampons de filaments" du CFS (avec quatre entrées et une sortie pour y connecter le/les tubes PTFE de sortie du/des CFS et le tube PTFE qui va à l'entrée filament de la tête d'impression, et avec une prise pour y connecter un câble "Creality 485" qui sera relié au CFS)
  • 3 tubes PTFE (diamètre externe ~4 mm, diamètre interne ~2.5 mm, un de ~124 cm, deux de ~67 cm, seulement deux tubes seront utilisés),
  • deux câbles "Creality 485". Un de ~94 cm et un ~42 cm (connecteurs "Port CFS 485" inclus dans la mesure, le plus court pour relier le CFS au "Tampons de filaments"),
  • un collant double-face pour fixer le "Tampons de filaments" sur le côté droit du portique de la Creality Hi.

image.thumb.jpeg.39c864a053361945d8e1001cceddf7cd.jpeg (ignorer la bobine) // A FAIRE > Photos du CFS éteint, non relié et vide 

  • Un CFS avec ses deux sachets de disséquant à déballer de leur sachet plastique.
    Sachets absorbeur d'humidité qui sont dans les logements prévus à l'intérieur du CFS
    (Les sachets absorbeur d'humidité ne semblent pas contenir de bille de gel de silice, mais une sorte de pâte...)
    image.thumb.jpeg.1adcf7634d16a94c979c7cdbe177c0c2.jpeg image.thumb.jpeg.864eb4bb9b21fe9eb7744f0bdb396e52.jpeg image.thumb.jpeg.fe98f9fc7e280f07f9a7a7a051b65bb0.jpeg

 

Modifié (le) par PPAC
  • J'aime 2
Posté(e) (modifié)

Détails matériels (hardware) - Creality Hi

Photos en vrac

20241229_153024_q85_.thumb.jpg.3d72357123c2678b188c1d09c3a7fe89.jpg 20241229_153054_q85_.thumb.jpg.0687e17c288a55254b21b41d297ec9d2.jpg 20241229_153142_q85_.thumb.jpg.87ff473149396d450900979e335abe05.jpg 20241229_153238_q85_.thumb.jpg.88d74faeda3b64dcc44d305bf017a799.jpg 20241229_153152_q85_.thumb.jpg.a1d3c140ae785bd8f1538f57a05dacce.jpg 20241229_153222_q85_.thumb.jpg.4ad9cf353c363a5dfec5030eabb5fd2c.jpg 20241229_153204_q85_.thumb.jpg.0240f047d00e48b09ea59d21e6519bde.jpg 20241229_153506_q85_.thumb.jpg.e9174163bb8d73005eaaed7bc6a00ce7.jpg 20241229_153408_q85_.thumb.jpg.3cf9fce553b21250b1a5a474e3cf9b2f.jpg 20241229_153420_q85_.thumb.jpg.4e11e02d7500152ebe4238206c80e2f5.jpg 20241229_153432_q85_.thumb.jpg.5b4c47e05787c19510092973dcf45ce4.jpg 20241229_153551_q85_.thumb.jpg.2568eaf4e7e49a319e1b1f393bca9bae.jpg 20241229_153312_q85_.thumb.jpg.7a59147fdabdda71214328e4e48e2aec.jpg 20241229_153329_q85_.thumb.jpg.58dc107667639d43a61e0987c6eff2ca.jpg

 

20241229_153823_q85_.thumb.jpg.1e6a867be08d6a10ce5118949551ede5.jpg 20241229_154223_q85_.thumb.jpg.fd4e5a0bf673aee273668c9ea16c8c86.jpg 20241229_154300_q85_.thumb.jpg.494ca800d4b8024a063ff7ace4cc535e.jpg 20241229_154323_q85_.thumb.jpg.fc9135e01aa33e2a7ba16bcdd2b772d1.jpg 20241229_154344_q85_.thumb.jpg.4ecef75fa0877d257f4760599c58291b.jpg 20241229_154410_q85_.thumb.jpg.f4fc3e4ebe678619c6d7cffaec10b94f.jpg 20241229_154443_q85_.thumb.jpg.6d55b8d8c9f14bfba1c77e6f3b054216.jpg 20241229_154452_q85_.thumb.jpg.9a22b40d59e4a719980965ac220ed9f4.jpg 20241229_154541_q85_.thumb.jpg.94e08fb8e713d5746eaac7e02f19af89.jpg 20241229_154556_q85_.thumb.jpg.0f6abb004ad5cfe35e508b94cd318f89.jpg 20241229_154613_q85_.thumb.jpg.cb51015b8860ba8db776e8504ade0760.jpg 20241229_154653_q85_.thumb.jpg.3c9f24ea835d7d32117607b1f40648a4.jpg 20241229_154712_q85_.thumb.jpg.0ebc2e3493a3d4262650cb024b4f781b.jpg

 

image.thumb.jpeg.948d55ea46b8731f84aa20d77a31905c.jpeg 20241229_155434_q85_.thumb.jpg.95d25531afa573a437fa5cd374ca6d4f.jpg 20241229_155443_q85_.thumb.jpg.281be831848ad4977e97f42da7f2bce3.jpg

 

20241229_160004_q85_.thumb.jpg.9274f900c768ccc12187fd9ecd9233d9.jpg 20241229_160015_q85_.thumb.jpg.1201ae805fb08dc36d9625038191ce3e.jpg 20241229_160057_q85_.thumb.jpg.301683df92c866a658843746fd9732db.jpg 20241229_160133_q85_.thumb.jpg.49b67442e536a8ea8d94c5ccaf8b997d.jpg 20241229_160147_q85_.thumb.jpg.87046cbe76581aa506c99c72a92a643b.jpg 20241229_160124_q85_.thumb.jpg.2b25401d7a13a248be514c73920d6ba3.jpg 20241229_155639_q85_.thumb.jpg.a725a008a3e0e695e693a0215619714b.jpg 20241229_155651_q85_.thumb.jpg.8dcf3976c9e0ebd601cdc110a4e5c39e.jpg 20241229_155720_q85_.thumb.jpg.01f6fc01d40433e0cd2f004c941afb40.jpg

20241229_155900_q85_.thumb.jpg.7a4f05b275d83d0544859d869156ba8c.jpg 20241229_155708_q85_.thumb.jpg.43cbf8461b245e4adb1c5dcce1aaea15.jpg 20241229_155741_q85_.thumb.jpg.03a9b962eace2d706301123700fe49dd.jpg

Modifié (le) par PPAC
  • J'aime 3
Posté(e) (modifié)

La tête d'impression, partie chaude, buse.

LED témoin bleu du capteur de fin de filament a l'entrée de la tête d'impression ( LED allumée quand présence d'un filament )

20250114_113828_q85_.thumb.jpg.7646128e5bad70cfbe08db3c60dc61b9.jpg

Deux vis maintiennent le cache plastique avant de la tête d'impression

20250114_114201_q85_.thumb.jpg.df9fa22d8b61992063af77529ee76ab4.jpg 20250114_114136_q85_.thumb.jpg.51127c8171bc3b8cabdc0694c7fcb0fe.jpg

Photos après avoir enlevé le cache plastique à l'avant de la tête d'impression
( Le "pignon" en plastique avec le logo de Creality se tire pour l'enlever. Il permet quand en place de voir les rotations de l'extrudeur ) 

20250114_114336_q85_.thumb.jpg.a6e16027e99ee2c20ab838721160598b.jpg 20250114_114522_q85_.thumb.jpg.9c1626541f5bd12c9ce06d2d75608154.jpg 20250114_114421_q85_.thumb.jpg.e8c4da03b94b6e679e34d047bc41aa61.jpg 20250114_114759_q85_.thumb.jpg.8e6109f6e47e7aaf3c33ffa3ba5b93d9.jpg 20250114_114546_q85_.thumb.jpg.d81e7cc6f0bb071968c63b7fdf4f8edd.jpg 20250114_114901_q85_.thumb.jpg.259ad17c6a6e36e41f130af03e92cbfa.jpg 20250114_114559_q85_.thumb.jpg.76692c7698eff98f841a84475dc12721.jpg 

 

Pour le détail et des photos du démontage de l'extrudeur, regarder https://wiki.creality.com/en/cr-series/creality-hi/clogged-extruder

 

Buse tri-métal avec un nez en acier trempé

image.png

Image extraite de https://www.crealitycloud.com/product/details/Creality-Hi-6756b781cf9a40b968cb4b73 -> https://pic2-cdn.creality.com/model/e29e755e30056dc829a55560c448a767.webp

Photo de la buse démonté après ~120h d'impression de PLA

image.thumb.jpeg.5550c94ee134964fd9fc028548cfeecc.jpeg

(

// A FAIRE

À vérifier, mais tout laisse penser que c'est

une buse "unicorn K2P" comme sur la K2 Plus ( https://store.creality.com/eu/products/k2-plus-unicorn-quick-swap-nozzle-kit

image.png.180a6ed4b2d859a6648cca822b146c66.png

 ).

Et non une buse "unicorn" comme sur les K1C, Ender-3 V3, Ender-3 V3 Plus (https://store.creality.com/eu/products/unicorn-quick-swap-nozzle-kit) car cette dernière a une partie filetée qui semble plus courte.

)

Modifié (le) par PPAC
  • J'aime 2
Posté(e)

Détails matériels (hardware) - CFS

Page du CFS sur le wiki de Creality

Pour éviter les confusions, bien différencier,

 

Photos du CFS

20250114_115252_q85_.thumb.jpg.1aa68bc2128e1e24c90e4feb857c01d4.jpg 20250114_115310_q85_.thumb.jpg.8564d0145f8bd9cca3fe8188cd674776.jpg 20250114_115324_q85_.thumb.jpg.f78f7b8e08f94b751e983d901bdb1194.jpg

 

Dans le cas où on connecte plus d'un CFS, il semble y avoir besoins d'une alimentation 24 V en plus pour alimenter les CFS.

  • J'aime 2
Posté(e) (modifié)

Assemblage

Vidéo officielle de déballage, assemblage et de mise en fonction de la Creality Hi Combo "Creality Hi Combo Operation video"

Citation

 

C'est relativement simple et rapide.

Avancer le plateau pour pouvoir placer les pieds du portique dans la base, fixer le portique à la base avec les 6 vis de fixation, connecter les deux moteurs Z et capteur de fin de course Z, et placer les deux caches plastiques.

page-09.thumb.jpg.e403bde139c077bc5f3782d85837c3c8.jpg page-08.thumb.jpg.fed104b5c62cfc9c7272f5002698f067.jpg

 20241229_160416_q85_.thumb.jpg.9f7a34b59ea1c673b450c927729dec80.jpg 20241229_163103_q85_.thumb.jpg.8383a76aeda1ad19ed989d4eb353e139.jpg

20241229_163644_q85_.thumb.jpg.fa221bca6c8ac50cc0f14f6bbcdceb52.jpg 20241229_163905_q85_.thumb.jpg.9b914563e99afc6da26c72979258a942.jpg 20241229_164008_q85_.thumb.jpg.65aa5f254d34cc384ac42e491a2a4686.jpg

 20241229_163656_q85_.thumb.jpg.f9281ae3f51a658024188d2092bab5ab.jpg20241229_163915_q85_.thumb.jpg.694a03499d3956cbe0059e7d5b8eb703.jpg 20241229_163937_q85_.thumb.jpg.4c942b3af332aad092c52a379e6d3d34.jpg

Assemblage et mise en place du porte-bobine

image.thumb.jpeg.07e226b6c65f08f753dc580dfbc76cae.jpeg

20241229_164533_q85_.thumb.jpg.0ec6067532e51000ed617468b2aa9d55.jpg 20241229_164221_q85_.thumb.jpg.fbf9965b7f61a97e476588fa6b7b7fec.jpg image.thumb.jpeg.5d8bd2f77d8273d55ab681a86905b0fd.jpeg

Orienter l'écran (le faire pivoter vers l'avant, puis pivoter a ~60°)

20241229_164732_q85_.thumb.jpg.88baf145cd708ba39ccc19447dde078a.jpg 20241229_164746_q85_.thumb.jpg.0cffbe5f315499033bc007eb17367693.jpg 20241229_164756_q85_.thumb.jpg.bf5c177d59875702bfbafc7cc6d52c02.jpg

Placer, clipser et connecter le faisceau de câbles à la tête d'impression

image.thumb.jpeg.2f0162da66a9bbc387cf963a7c07c6c0.jpeg 20241229_165003_q85_.thumb.jpg.e9005c9f3896e459128bb1b36141e75f.jpg 20241229_165105_q85_.thumb.jpg.54db551207984c9aca367ce306a72dc6.jpg

Si vous n'utilisez pas le CFS, mettre en place le tube teflon pour guider le filament du support de bobine à la tête d'impression

image.thumb.jpeg.fc2cb450ae149481a128c8994c6b8e46.jpeg  image.thumb.jpeg.0d13c9dd813d0931ec9388f53ef3ca2a.jpeg 

Sinon connecter le CFS

Au moment où j'ai fait l'assemblage, je n'avais pas le manuel détaillé, je n'ai donc pas fait comme préconisé, mais malgré cela et puisque cela fonctionne correctement, j'ai laissé ainsi pour mes premières impressions.

( un câble du CFS a son "Tampons filaments", un câble de la Creality Hi au CFS, un tube PTFE de la sortie filament du CFS a l'une de quatre entrées du "Tampon filaments du CFS", et un tube PTFE (le plus long) de la sortie du "Tampon filaments du CFS" a l'entre filament de la tête d'impression )

 20241229_170720_q85_.thumb.jpg.f5d71e38a7b9380ed984d20d23a633ed.jpg 20241229_170744_q85_.thumb.jpg.3c4680e3f70f7be5f360ad192a8a6de3.jpg 

J'ai ensuite fait comme préconisé pour réduire la distance de tube PTFE à parcourir et gagner quelques secondes lors des changements de filaments.

Le montage préconisé

page-12.thumb.jpg.749e8ca7188d2d733198519de1790a8b.jpg

Dans le cas de l'utilisation de plusieur CFS

page-13.thumb.jpg.363f4f4d7e15a4927b09c11860c70c9c.jpg

 

Avant de continuer

Prendre le temps de vérifier que la tête d'impression peut se déplacer à chaque extrémité de son axe

Vérifier, quand on pousse la tête manuellement à la main le plus à gauche de son axe, que la tête fait bien basculer le système de récupération des purges

image.thumb.jpeg.9011b7af2cc6667c907026c0aad7dac4.jpeg

Vérifier, quand on pousse la tête le plus à droite de son axe, que la tête n'est pas gênée et peut bien faire l'appui complet sur le mécanisme qui permet la coupe du filament

Attention au petit cache plastique de la caméra.

image.png.a07a4ce2cd98eaf75f461fadd3f3ffcf.png

Il faut le tourner de manière à ce qu'il ne dépasse pas vers l'avant de la machine.

image.thumb.jpeg.dc921755433dde497ae712ca11c479b5.jpeg image.thumb.jpeg.690821af71c2745e4685f0aef9efcfcb.jpeg

Si le cache dépasse sur l'avant, comme dans les deux photos suivantes, il bloque le déplacement de la tête, empêchant l'appui complet qui permet la coupe du filament.

image.thumb.jpeg.f36cbd3e28a0e303e8ecd7a3187da99e.jpeg image.thumb.jpeg.564bd3fe7db15bd05e25ea7c497d967a.jpeg

Dans les trois photos suivantes, là, le cache de la caméra ne gène pas le mouvement de la tête d'impression.
Appui complet sur le levier du coupe filament.

image.thumb.jpeg.2894b57e850630046c7c8af170e44025.jpeg 20250114_114650_q85_.thumb.jpg.6cd610c44a500d53c7c6ad7c8dd2698b.jpg 20250114_114619_q85_.thumb.jpg.54de3b96fd5ccc5fe334e2cf77fb099e.jpg 

Modifié (le) par PPAC
  • J'aime 2
Posté(e) (modifié)

Mise en fonction

Noter que le bloque d'alimentation est compatible 110 et 220 V sans avoir à intervenir dessus. (il n'y a pas de sélecteur de tension à positionner avant de le connecter au réseau électrique)

Connecter le cordon secteur et basculer le bouton marche/arrêt

20241229_172118_q85_.thumb.jpg.06abe930197e8eebc26a975a24ede544.jpg 20241229_172124_q85_.thumb.jpg.baeba178ddfaf486cbd36296fd52f59f.jpg

Après environs 40 seconde d'une image fixe du logo Creality sur l'écran de contrôle, avec le CFS qui affiche 00 °C, 00% HR, 0,

image.jpeg.d807e8d873530f6a90fa038b3a989ec3.jpeg

On arrive lors du premier démarrage à l'écran de sélection de langue (pour l'instant seulement le choix entre Chinois et Anglais) et le CFS se met à afficher la température et taux d'humidité mesuré dans son enceinte ainsi que son numéro de CFS connecté qui sera 1, car il n'y a qu'un seul CFS connecté.

20241229_172142_q85_.thumb.jpg.0f8a6ea231cab66acb7d89ad3978e14a.jpg 20241229_172253_q85_.thumb.jpg.c0b8765258b8eb80b27bc966005cdbe6.jpg image.thumb.jpeg.0f23048b436ffe966c2de2788a8bcaba.jpeg

 

Suivre alors le guide de mise sous tension affiché lors du premier démarrage

image.thumb.jpeg.324ad5e0a468afb7526e31fbd674251e.jpeg

Sélectionner la langue, cliquer OK,

image.png.e826bb745f9eb510f368916d79ca2624.png

vérifier qu'il y a bien la plaque flexible en place, que le volume d'impression est libre (pas d'objet ou de débris), cliqué OK

 image.png.1f7283b9c345caebd3ff69971f0f537b.png 

cocher que vous acceptez les conditions d'utilisations, cliquer OK

image.png.c5bbfe26287778ed1de15ebc9d0a9f91.png image.png.e53e4efe316eaa71fb503ba9a2bbb3cd.png image.png.c120b5f7ec3c3aa7e19825394a72eca2.png

Sélectionner votre réseau Wi-Fi, saisir la clé, valider et si vous obtenez une adresse, cliquer OK

CrealityHi_screen_2024-12-31_17-00-56_1735660856.png_next.png.a2b88c426c4eeed3c9c3e19d0442ede1.png CrealityHi_screen_2024-12-31_17-01-08_1735660868.png.dff9d364ef9960ae1cdd982fb10fbaad.png CrealityHi_screen_2024-12-31_17-01-14_1735660874.png_next.png.6fb88466539e01238fb3a87d0d72cafd.pngCrealityHi_screen_2024-12-31_17-01-25_1735660885.png_next.png.aa16ee84a7f6c0f779962a9f5a9891d0.png

Faire défiler et sélectionner votre fuseau horaire ( Pour moi a l'heure de Paris, en heure d'hiver, c'est UTC+1 ), cliquer OK

CrealityHi_screen_2024-12-31_17-01-27_1735660887.png.39930a746d1d0586ce85da0c8903da48.png CrealityHi_screen_2024-12-31_17-01-40_1735660900.png.9c21ed110c35021a0d08e83cbb23291c.png

Sélectionner la zone géographique du serveur Creality Cloud (sélectionner "International" sauf si en Chine), cliquer OK

CrealityHi_screen_2024-12-31_17-01-44_1735660904.png.c4d9875f560b29eab36dc47321f4c4d2.png CrealityHi_screen_2024-12-31_17-01-49_1735660909.png_next.png.fa9c443ef800ae67acc66be18b57ca1e.png

On arrive alors sur l'écran de début des auto-tests, cliquer sur "Start detecting" (durée de l'ordre de 11 minutes)

CrealityHi_screen_2024-12-31_17-01-52_1735660912.png.18277ef3414254921a1ba89ab5b6e274.png CrealityHi_screen_2024-12-31_17-01-59_1735660919.png_next.png.e56fdac84d7720b50155252c638a28d3.png CrealityHi_screen_2024-12-31_17-02-04_1735660924.png_next.png.a291b30b2146d3dba9efa810675144cb.png

Éventuellement faire défiler pour voir la progression jusqu'aux dernières étapes qui sont les plus longues

CrealityHi_screen_2024-12-31_17-06-51_1735661211.png.02e548f1c42f4ce6b61fa4103b418f17.png CrealityHi_screen_2024-12-31_17-08-28_1735661308.png.9ddcb69de08587d6f5283620add13a5d.png 20241229_173628_q85_.thumb.jpg.7697545060701e056a28dae43542e4e8.jpg

Si tout s'est bien passé, on devrait alors obtenir

CrealityHi_screen_2024-12-31_17-48-34_1735663714.png_next.png.df25464cbf827978e87b377e3a194ea6.png 

(

Mais si par exemple il y a eu un problème comme le cache de la caméra qui a gêné le déplacement de la tête d'impression ce qui a mis le moteur X en erreur et que le Home Z de début de l'auto levelin a raté (car commence normalement par un déplacement X pour venir au centre du plateau, mais là le X ne bouge plus car moteur X en erreur) suite à cela ...

CrealityHi_screen_2024-12-31_17-09-02_1735661342.png_next.png.e9d45da57b147aad4950a753a036e619.png CrealityHi_screen_2024-12-31_17-09-09_1735661349.png_next.png.881a35d50625c2b08138adbc662dae1a.png

Il vous faudra éteindre la machine, bien placer le cache de la caméra pour qu'il ne gêne plus, vérifier que la partie chaude de la tête d'impression n'a pas été pliée (car il y a eu plusieurs tentatives de mise en contacte de la buse avec le plateau, mais ces essais de contacte n'était pas à la bonne position X ... ) et recommencer un Auto-leveling.

)

et enfin, si on clique OK, on arrive à l'écran d'accueil

CrealityHi_screen_2024-12-31_17-48-35_1735663715.png_next.png.670e3a0df9d35635e06508475ac3eab0.png

 

Chargement d'une bobine dans le CFS

image.thumb.jpeg.929d31d652bfe3e5de4c6ed67a758daf.jpeg

Il suffit de placer une bobine dans le CFS et d'introduire le filament dans une entrée.

Le CFS va alors automatiquement commencer à tirer/entrainer le filament, faire tourner la bobine d'un ou deux tours afin de lire les éventuelles puces RFID/NFC, puis rétracter le filament et ré-enrouler la bobine pour libérer le passage du tube PTFE en sortie du CFS.

 

// A FAIRE > Photo d'illustration du chargement d'une bobine dans le CFS. Et du témoin LED bleu de fonctionnement du "Tampon de filaments du CFS" quand connecté au CFS.

 

Sauf pour une bobine avec une puce RFID/NFC Creality automatiquement reconnue par le CFS, même si la bobine est chargée, il faudra définir son constructeur, type, et couleur avant de pouvoir l'utiliser.

Si dans le menu "Prepare" onglet "Material" aucun filament n'est définie,

image.png.9347985d7129b55cade49711d4dacb59.png image.png.d9c8f0f283ae2b0229d722c7f559ebf6.png 

alors lors de la sélection du/des filaments à utiliser lors du lancement d'une impression, on ne pourra pas choisir de filament à utiliser pour ensuite lancer l'impression.

image.png.94da9f804e925a79694a0cd28c1dbee9.png ... image.png.42e03675fbfdce6fa65691dec5337ed2.png image.png.176dddd5006f0bf26ac0b3602eefd609.png image.png.54941dd35cd6d300bf82c50cf3e2ba8e.png  

Définition manuelle du constructeur, type et couleur, via le menu "Prepare", onglet "Material", en sélectionnant la bobine, puis clic sur "Edit"

image.png.fd50f332b3e8fa0c97f57431f845470f.png image.png.3a2270298e9d5204b9b92a5095c48753.png image.png.d1adf4568b3a66159db0700b4e57a6b5.png image.png.79fe6abfac674a5930dca4e9f8dc85ee.png image.png.72d1625090427b31a95b5b47c634470a.png image.png.fda1f45cdfff596bd34b60d58b77cbbc.png image.png.4fd7f7787d49fc3ccfd25adad8797529.png image.png.ee486977e9281b8415f047b84577ff1d.png image.png.44bdf202a6e5e29d19325cd590712b7b.png
...

Là, il y a bien un matériau compatible de défini, qui est sélectionnable ( le "1A" c-a-d celui du slot A du 1er CFS )

image.png.557b3b458999c25883e0749d07b43843.png image.png.e55d22e29427972f07bda04e62041f86.png image.png.4edd30aa926fb180c10928738bb6162e.png

 

Extrait du manuel du CFS User Manual for French "cfs-sm-002_user_manual(fr)_.pdf"

page-10.thumb.jpg.684a145e8d360d8db0d91975e7a04b00.jpg

Si vous utilisez une bobine sur le porte-bobine

// A FAIRE > Photos d'illustration de mise en place et chargement d'une bobine sur le porte-bobine. Et de la LED bleu témoin du capteur de fin de filament sur la tête d'impression.

Extrait du manuel utilisateur de la Creality Hi, 

Le capteur RFDI à gauche de la base de l'imprimante pour identifier la bobine que l'on placera ensuite sur le support de filament de la machine.

image.thumb.jpeg.8a493b6355d4378bd2db6ffaeea0fae7.jpeg

Lors de l'utilisation du porte-bobine, afin de préremplir les informations matériau de la bobine utilisé,

pour que les informations de la puce RFID des bobines Creality qui en sont munies soit lu,

il faut vraiment approcher à moins d'un millimètre voir mettre en contacte la puce avec le capteur.

  

20250123_102009_q85_.thumb.jpg.8c44d4612bf42de6bfea4b92dfacac2d.jpg 20250123_101941_q85_.thumb.jpg.5f506ccbd4f196cc6023af01c5d0e320.jpg 20250123_101954_q85_.thumb.jpg.ffdb342fdc5f11413665478acc4d52e6.jpg

On a alors un long bip quand la lecture de la puce RFID a fonctionné.

// A FAIRE > Capture d'écran avant-après du menu matériau.

 

Chargement du filament d'une bobine sur le porte-bobine

image.thumb.jpeg.12397ce9b227c46fd5eee9faebfb43e5.jpeg

Modifié (le) par PPAC
  • J'aime 2
Posté(e) (modifié)

Impressions de tests, pré-tranchés fournies.

Firmware v1.1.0.33.2

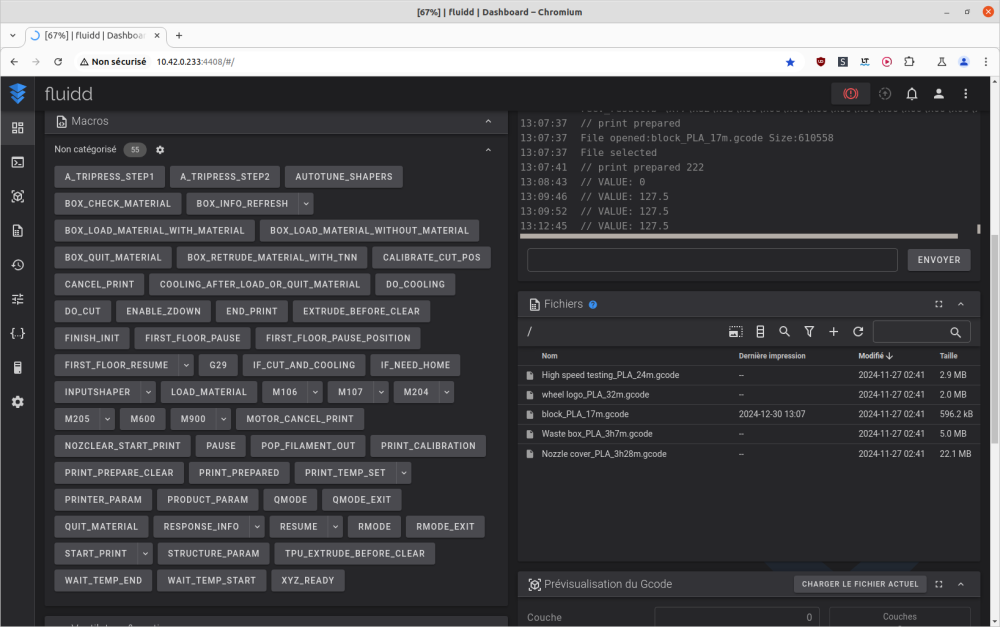
Fichiers en mémoire de l'imprimante ( dossier /mnt/UDISK/printer_data/gcodes/ )

Menu "Print", onglet "Local"

image.png.94da9f804e925a79694a0cd28c1dbee9.png CrealityHi_screen_2024-12-29_18-58-58.png.29958dc29f56d2458a70b6dc10f5a0c5.png CrealityHi_screen_2024-12-29_19-00-17.png.6f79fcd05d4ff9f731f01913f1dabc58.png

Fichiers d'impressions

  • générés par Creality_Print V5.1.7.10471 ("; generated by ...")
  • pour de l'Hyper PLA ( "; default_filament_profile = "Hyper PLA"" et "; filament_max_volumetric_speed = 23" )
  • température d'impression, buse 220°C, plateau 60°C.

 

Waste box_PLA_3h7m.gcode

( Somme de contrôle md5 du fichier > 00ba1dc58c68b911d807cedc973548e9 )

CrealityHi_screen_2024-12-29_18-59-26.png.df2794739d27d38600d987190ab5fdd6.png image.png.c9243cc8350d3f137654f13d430acfa4.png image.png.7673fcf220d52ff1f878a1869a4e8a70.png image.png.9a24b649d41fc1afb7cd00096d45a78c.png image.png.4f3fd37dc99698fb3680715f0aad00ea.png image.png.f7f375de829c5ba427c9962c207af09a.png 

Filament utilisé > Hyper PLA Blue Creality

20241230_173537_q85_.thumb.jpg.a526fb54cd80e9cd624d79c98a4c03eb.jpg 20241230_173559_q85_.thumb.jpg.a4de41f107dced5be9b0de87d3107e73.jpg 20241230_173550_q85_.thumb.jpg.73fbabf4d5f03095e222ddbde0d4de84.jpg 20241230_173622_q85_.thumb.jpg.36ecdd37d16bb2ef2bf4d303269008b7.jpg 20241230_173613_q85_.thumb.jpg.8ac87dd5e40f6cd5f18c47b30dad8d79.jpg 

Ébavurage de la bordure d'impression, photos sous plusieurs angles, et en usage.

20250114_124403_q85_.thumb.jpg.5709f3e9edd1e35d1a756ee77b2251fd.jpg 20250114_124420_q85_.thumb.jpg.f93af0e0d34b6403d4ef2b338a62df8c.jpg 20250114_124642_q85_.thumb.jpg.17d20c92a89acad0e0c067fef8df8cb2.jpg 20250114_124739_q85_.thumb.jpg.e319e7005e85531f185f1a92444da585.jpg 20250114_124819_q85_.thumb.jpg.490cf7c038ac6c4d0f452d32c9af1031.jpg 20250114_124749_q85_.thumb.jpg.b706e76b9bd3503cf85ba2338bf7ad54.jpg 20250114_124850_q85_.thumb.jpg.45937acf8cf37ac120c3afa0bcf3e6f3.jpg image.thumb.jpeg.fd15f9ff0157ecc4fbdcdf08f73eb8e2.jpeg

block_PLA_17m.gcode

( Somme de contrôle md5 du fichier >  a23404625593b76c3ddfe86bd28ee21b )

CrealityHi_screen_2024-12-29_18-59-44.png.9baa03965bc95af9358fb439dbc4fc32.png CrealityHi_screen_2024-12-30_13-01-32.png.1785e1ced7dcd74f6b961e2775124aa9.png CrealityHi_screen_2024-12-30_13-01-43.png.10c9aac6d1a4766d41c7b08898fd30d2.png  image.png.f1286d6d6a9686f4fd0edbc5d3e868c3.png 

(

Si on clique sur l'image de la vignette lors de l'impression

image.png.9a113a54dd6395a5bb0e40d3e7f3a404.png image.png.efc73881fd17449e10dc8d73a639d7b8.png image.png.0e9eeeadab0a1a2aa608e4780844f573.png

)

 CrealityHi_screen_2024-12-30_13-12-38.png.5171d0124c0f5d3b927dc726e80bc781.png 

(Si comme moi, bêtement, on avait mal positionné le cache de la caméra, alors en fin d'impression, cela gêne le déplacement de la tête d'impression

Révélation

Car alors, la tête d'impression tape sur le cache de la caméra et n'arrive pas au maximum de l'axe X qui permet normalement l'appui mécanique sur le levier pour la coupe du filament.

Et on a ce genre de message d'erreur en fin d'impression…

(avec le CFS qui tente de rebobiner et si l'on a fait l'erreur de ne pas fermer et verrouiller le couvercle du CFS, cela nous fait éventuellement sortir la bobine du CFS (car fait tourner la bobine pour rebobiner, mais comme le filament coince, la bobine roule ver l'avant et commence à grimper le rebord avant du CFS ... )

CrealityHi_screen_2024-12-30_13-27-29.png.61374c6307b41ebe4aa66c3a21d48e3b.png CrealityHi_screen_2024-12-30_13-28-54.png.e241a8162ac73bcab4e8f8784c6411f4.png CrealityHi_screen_2024-12-30_13-32-51.png.3f74d823423e19aaf6482105f8a1c22a.png CrealityHi_screen_2024-12-30_13-33-07.png.a821ed83c7f546915655fec66b51e982.png

)

image.png.4384fe1d2c1cd8984c0d0cb6f4c08c23.png image.png.d46f00f3cb63f22f79447eacea2b1070.png

 

20241230_140223_q85_.thumb.jpg.ae6b719517a342c0f899d52d2b1bcc9e.jpg 20241230_140235_q85_.thumb.jpg.2235bcc0c2e6cbfbd2fa604bd4c7704f.jpg

Photos sous plusieurs angles

20250114_120832_q85_.thumb.jpg.85f6adffc2e2ad06f3687a1101cda283.jpg 20250114_120843_q85_.thumb.jpg.a62408e3cbef22904095a7bed63da01b.jpg 20250114_120900_q85_.thumb.jpg.67485efb4ffabe0c4e3f767a1b229113.jpg 20250114_120911_q85_.thumb.jpg.7f50b9a9daa15936b131ecacb97a098d.jpg 20250114_120931_q85_.thumb.jpg.40a945b54d70d8f507358b0ef886c796.jpg

( Et en usage ? ... je suppose que c'est à clipser sur le côté gauche de l'axe X pour limiter le saut des déchets lors de l'éjection des purges, mais comme je n'ai pas eu de déchets éjectés hors de la poubelle ("Waste box") précédemment imprimée, je ne l'ai pas mis en place.)

 

wheel logo_PLA_32m.gcode

( Somme de contrôle md5 du fichier > 591678a97154ecd59cd5267dadbf2d12 )

CrealityHi_screen_2024-12-29_18-59-56.png.2ba17d354c897558ac40c0445cd00402.png image.png.a01d6b92a2b7e6458817f46a57008b13.png image.png.04fd042f6f601ff654b755c9dfc7345e.png image.png.ed9c489f4dfbb2e3c7975364ef0cf530.png image.png.75a23df999925902d54608443429b105.png

Filament utilisé > Hyper PLA White Creality

20250101_230257_q85_.thumb.jpg.b399b0a0ee7770e7725b090237a92887.jpg 20250101_230336_q85_.thumb.jpg.c08fef91382a2ff9d1010eb27d1bc6e8.jpg 20250101_230401_q85_.thumb.jpg.4b8af2e24fef0b3c434e3e8c01a8e474.jpg

20250114_121024_q85_.thumb.jpg.727c708e881124b4e7afc5259110c834.jpg 20250114_121032_q85_.thumb.jpg.3088999573b928c9284d14486c495ff7.jpg 20250114_121418_q85_.thumb.jpg.cf780a197dd26f73d6cdb113d7e2e83c.jpg

Photos après retrait des supports d'impression

20250114_121501_q85_.thumb.jpg.8765ddf25e7b9bc53af91ce13e4f1e2b.jpg 20250114_121512_q85_.thumb.jpg.40537491c40ea56e8e585e873c2319b7.jpg 20250114_121521_q85_.thumb.jpg.6e2ff5c4d6b60cef4b45d33570bbf448.jpg 20250114_121537_q85_.thumb.jpg.de32cb198fdd6a89c1ea06ef37c7d366.jpg

(Et en usage ? ... Je n'ai pas encore essayé de l'utiliser pour remplacer celui en place d'origine.)

 

Nozzle cover_PLA_3h28m.gcode

( Somme de contrôle md5 du fichier > f1d6d6fc6f4a15b793f4a1a95ca37437 )

CrealityHi_screen_2024-12-29_19-00-07.png.e1b93c945f5d5e25d68e126e400a909f.png image.png.b00b86440a91f34f8613e0f5bf80c379.png image.png.0a4c0108beb4a18d5b40701662ee2e57.png image.png.dc5f11d3c0d9db6e3a2bf34297d28c09.png image.png.48ba1d9b2218225bb44b04cbfcbab31e.png image.png.4dea67036d526abb5b4275b53851968e.png image.png.4ab0da869b1483dafd4a5522d43568d3.png

Filament utilisé > Hyper PLA White Creality

20250102_031543_q85_.thumb.jpg.355ba4183edd46bdd9db8b02f311254f.jpg 20250102_032247_q85_.thumb.jpg.64bc11affff77793f6d326edd9dbb498.jpg 20250102_032238_q85_.thumb.jpg.e24a12eb0cb57bfb1c03601619ed9f59.jpg 

20250114_120136_q85_.thumb.jpg.44bf1ed8398403e87fa294dfbc69e44a.jpg 20250114_120146_q85_.thumb.jpg.145fda95f4beee750f3bdcf905757a44.jpg 20250114_120157_q85_.thumb.jpg.58e9a8ea6546cf24410956b0ac439cca.jpg 20250114_120557_q85_.thumb.jpg.7073f7920d858db1d5829e4ca9379863.jpg

Photos après retrait des supports d'impression

20250114_120644_q85_.thumb.jpg.89761b24508bc85a770eef1c3d3f4da4.jpg 20250114_120704_q85_.thumb.jpg.8980a70448c6a2b63accfbc1a7cebe1c.jpg 20250114_120715_q85_.thumb.jpg.3e5f7c701a3875b2a0bc321e0c166cc5.jpg 20250114_120728_q85_.thumb.jpg.462555f7dc098090b1dd85d4e2a8d12f.jpg 20250114_120750_q85_.thumb.jpg.fef2af839f7158db71eadfc2ec80d1b9.jpg 20250114_120757_q85_.thumb.jpg.8cc632877eec36f602f893fc1e122d4f.jpg

(Et en usage ? ... Je n'ai pas encore essayé de l'utiliser pour remplacer celui en place d'origine.)

 

High speed testing_PLA_24m.gcode

( Somme de contrôle md5 du fichier > ad085e8693fd4a25438d134978a58725 )

CrealityHi_screen_2024-12-29_19-00-28.png.b8963a460989edd92a1093c9edea8661.png 

Avant d'imprimer ce fichier, j'ai pris le temps de le télécharger de la mémoire interne de la machine et de l'ouvrir avec Creality Print (v5.1.7.10513) pour vérifier les débits volumétriques testés.

Pour ce fichier de test, (si on exclut la bordure d'impression, la couche initiale et la dernière couche du dessus), la vitesse et le débit volumétrique sont constants (~500 mm/s avec un débit de ~19 mm³/s).

image.thumb.png.ac4fc70ea57942042053a56a5d3f9523.png image.thumb.png.eb2127f0fa0f2d319b9fbe08aaf4d878.png

Cette impression vérifie simplement que le filament utilisé support une impression avec un débit constant de ~19 mm³/s pour une température d'impression de 220°C.

( Je m'attendais à avoir l'équivalent d'un test de Vitesse volumétrique maximal.

Révélation

Car ce genre de fichier se tranche habituellement avec une augmentation de la vitesse et donc une augmentation progressive du débit volumétrique d'extrusion, afin de déterminer le "débit volumétrique maximum" ("MVS" pour "Maximum volumetric speed" en mm³/s) d'un filament pour une tête d'impression et température d'impression donnée.

Exemple de génération d'un test de "Débit maximal"/"Vitesse volumétrique maximal" avec Creality Print (v6.0.0.1078)

(Noter le dernier élément "Didacticiel" du menu qui renvoie vers une page que wiki de Creality pour plus de détails sur ses tests de calibrations.)

image.png.f3949fe0cf9e34bf3ddb0d0449c0f93c.png

Il faut ensuite éventuellement modifier les paramètres selon les vitesses que l'on veut tester

image.thumb.png.253ef99994cfa4a2c94eaaca83a69211.png

Puis cela génère normalement un modèle avec paramètre de tranchage sur-mesure

image.png.628b7966c1f7534b5762472396e966e0.png

(

Ignorer l'erreur d'objet qui semble trop grand, et ne pas réduire la taille de l'objet.

Car ce genre de test doit être imprimé à 100% d'échelle (et le message est probablement un bug de cette version de Creality Print

image.png.0e497102dea5bb329548bc0585c0c0f4.png

)

Et là, si on découpe,

et que l'on regarde la vue en "Flux"("Débit") au lieu de la vue en "Type de ligne" de l'aperçu après découpage,

on a bien des débits qui augment au fur et à mesure de l'impression.

image.thumb.png.442b2bb197e197ac63a34f12deb70321.png image.thumb.png.8ede5335493d0bdff5141a2babb8ad30.png image.thumb.png.c2916dc2139142b8f6166e96c25a7c01.png

)

Hyper PLA RFID White Creality

CrealityHi_screen_2025-02-04_16-18-52.png.4d821b6455d386f3b52b7e6af824089a.png CrealityHi_screen_2025-02-04_16-58-36.png.8d92a939b24d12cafe0075705ece01b7.png 20250204_165853_q85_.thumb.jpg.26e8ffb2b7e1c680f52f90f88a678f3e.jpg

20250205_141348_q85_.thumb.jpg.9f19d616e884c0b56d53e1d33319fcbc.jpg 20250205_141400_q85_.thumb.jpg.44100a393f3950b05dfa699f333a8fc5.jpg 20250205_141410_q85_.thumb.jpg.28011cfe1d4e7e22f950660dc8e5a64d.jpg

 

PLA+ Noir ArianePlast (fin de bobine), PLA Recyclé ArianePlast.

( CFS "Automatic Refill" sur "On" image.png.76f00a219ca973ea97a94830cdcef99d.png )

CrealityHi_screen_2025-02-04_17-02-49.png.41ca11b16bfa00e8be6cb9d72c6c713c.png CrealityHi_screen_2025-02-04_17-04-31.png.f779e2a7590966632a384b271cb965a8.png CrealityHi_screen_2025-02-04_17-32-52.png.897bbc2e51cbd1923d4020d1b34cd0b9.png CrealityHi_screen_2025-02-04_17-45-40.png.473e5b2dde04fa354fdb536b60cd82c0.png 20250204_175514_q85_.thumb.jpg.06fc94572c4445a40c4d1b8fdae808da.jpg 20250204_175746_q85_.thumb.jpg.322b6ca1148cabbcfb60be6bffcea8ef.jpg

À environ 50% de l'impression,

La fonction "Automatic Refill" a correctement fonctionné.

Sans mon intervention, il y a eu passage à une bobine de même type et même couleur lors d'une fin de bobine.

(

L'impression continue jusqu'à ce que la fin de filament soit consommée jusqu'au détecteur de filament à l'entrée de la tête d'impression,

puis là un rapide "parkage" de la tête d'impression (comme pour une pause, la température buse cible passe à 140°C, mais reprend rapidement une température buse cible à la température d'impression),

chargement du filament de la bobine suivante jusqu'à la tête d'impression, et fait une purge avant la reprise.

)

20250205_141514_q85_.thumb.jpg.b6736014d5a164beea22e4080ec39b8f.jpg 20250205_141458_q85_.thumb.jpg.703755d91fad477c318d80e549473918.jpg 20250205_141445_q85_.thumb.jpg.b583f9716ca541b2b49f5cb22932f97c.jpg 20250205_141435_q85_.thumb.jpg.0502563d2d959c726049666a1291eefa.jpg

Modifié (le) par PPAC
  • J'aime 2
Posté(e) (modifié)

Trancheur

Quand j'ai commencé mon test, la "Creality Hi" était sous embargo médiatique.

Il n'y a pas de clé USB fourni avec la machine. Et donc je n'avais pas de trancheur qui embarque le profil d'imprimante de fourni.

Révélation

Sous les versions de Creality Print (v5.1.7, v6.0.1) alors disponibles en téléchargement, il n'y avait pas de profil de l'imprimante "Creality Hi".

Par exemple, lors de mon début de test, une recherche de "hi" lors de l'ajout d'une imprimante sous Creality Print v5.1.7 m'affiche, un message expliquant que ce modèle n'est pas encore disponible. 

image.thumb.png.a45f07a35f6f787dc238268fa8fe3733.png

J'ai donc fait quelques tests avec un profil d'imprimante, basé sur celui de la Creality K2 Plus, modifié pour coller avec les paramètres des fichiers .gcode de test fourni en mémoire de l'imprimante.

Révélation
Citation

; printable_area = 0x0,260x0,260x260,0x260
; printable_height = 300

; extruder_clearance_radius = 55
; extruder_clearance_height_to_rod = 27
; extruder_clearance_height_to_lid = 27

; auxiliary_fan = 0
; machine_LED_light_exist = 1
; machine_platform_motion_enable = 0

; machine_start_gcode = M140 S0\nM104 S0 \nSTART_PRINT EXTRUDER_TEMP=[nozzle_temperature_initial_layer] BED_TEMP=[bed_temperature_initial_layer_single]\nT[initial_no_support_extruder]\nM204 S2000\nG1 Z3 F600\nM83\nG92 E0\nG1 Z1 F600

; layer_change_gcode = ;AFTER_LAYER_CHANGE\n;[layer_z]

; change_filament_gcode = G2 Z{z_after_toolchange + 0.4} I0.86 J0.86 P1 F10000 ; spiral lift a little from second lift\nG1 X260 Y180 F30000\nG1 Z{z_after_toolchange} F600

; retract_lift_below = 299

; machine_max_speed_x = 500
; machine_max_speed_y = 500
; machine_max_speed_z = 30
; machine_max_speed_e = 50

; machine_max_acceleration_x = 12000
; machine_max_acceleration_y = 12000
; machine_max_acceleration_z = 1000
; machine_max_acceleration_e = 5000
; machine_max_acceleration_extruding = 12000
; machine_max_acceleration_retracting = 5000
; machine_max_acceleration_travel = 20000

; machine_max_jerk_x = 12
; machine_max_jerk_y = 12
; machine_max_jerk_z = 2
; machine_max_jerk_e = 2.5

; filament_start_gcode = "; filament start gcode\n{if (position[2] > first_layer_height) }\nM104 S[nozzle_temperature]\n{else} \nM104 S[first_layer_temperature]\n{endif}"
; filament_end_gcode = " ; filament end gcode"

 

 

Le profil obtenu Creality Hi - from K2 Plus.zip ( fichier .zip à décompresser pour obtenir un fichier "Creality Hi - from K2 Plus.creality_printer" importable par Creality Print v6.0.0.1078 )

Pour les détails des paramètres du profil de la "K2 Plus" à modifier pour le transformer en profil pour la "Creality Hi".

Révélation

2024-12-2922_10_28-CrealityPrint_crop.png.57e92199cab077c9eb7c2d3473e60be9.png 2024-12-2922_12_51-CrealityPrint_crop.png.cec4fec04b98784193ee85c05c854038.png (j'ai oublié de décocher "Auxiliary part coolong fan") 2024-12-2922_17_20-CrealityPrint_crop.png.f067d309e0c271050ab1c8286f106896.png 2024-12-2922_19_40-CrealityPrint_crop.png.25366d45d933b3126a800d14cdd8eee5.png 2024-12-2922_22_21-CrealityPrint_crop.png.0b28047559c27057b52898a29bdb8c28.png 2024-12-2922_26_29-CrealityPrint_crop.png.ee9c395c76b4e5cc5b21d36b1e0dccf7.png 2024-12-2922_29_03-CrealityPrint_crop.png.b98b2c439311066ce947f3307480abf1.png 2024-12-2922_29_49-CrealityPrint_crop.png.4b8b56f89e6ee1484d252e1334c561dd.png

Et il faut aussi modifier les profils filaments (sinon cela fait une erreur au premier changement de filament)
// A FAIRE Capture d'écran
change_filament_gcode =

G2 Z{z_after_toolchange + 0.4} I0.86 J0.86 P1 F10000 ; spiral lift a little from second lift

G1 X260 Y180 F30000

G1 Z{z_after_toolchange} F600

 

Creality Print v6.0.0.1074 > L'envoie à distance fonctionne, mais si je fais la demande d'impression lors de l'envoi, il semble y avoir un bug, car j'ai alors un message "impression annulée" en début d'impression (après chauffe et nettoyage et auto Z-offset)  ... Mais si depuis l'écran de l'imprimante, je demande d'imprimer le fichier reçu, alors là l'impression passe sans erreurs.

 

Le profil de la Creality Hi a été officiellement ajouté depuis la version 6.0.1

https://github.com/CrealityOfficial/CrealityPrint/releases/tag/v6.0.1 -> (10/01/2025) CrealityPrint_6.0.1.1375_Release.exe 

Installation

Citation

2025-01-1020_12_27-Contrledecomptedutilisateur.png.f9d97bd9ddb57e17d560174292a3ade7.png 2025-01-1020_12_43-InstallationdeCrealityPrint.png.8bf190be1a53b6c96e46f87fc3d08e81.png 2025-01-1020_12_47-InstallationdeCrealityPrint.png.f64a42e6232b4ad4f2ace47c51efdc33.png 2025-01-1020_13_56-InstallationdeCrealityPrint.png.e09dda73e66bd3db1ba9c02b876b229b.png 2025-01-1020_12_56-InstallationdeCrealityPrint.png.179e98ef6fbbbd9e3e747abbfc8daa37.png 2025-01-1020_12_59-InstallationdeCrealityPrint.png.fe93bc430a0f5cb3f3e68fa93bd7c696.png 2025-01-1020_13_02-InstallationdeCrealityPrint.png.8e2e6bcd909891645ffa64da5b605b0c.png 2025-01-1020_13_05-InstallationdeCrealityPrint.png.752c3d3c98bd6524621e6113691a0e8b.png 2025-01-1020_12_53-InstallationdeCrealityPrint.png.762d3878b74834297bf78106dcaeaa3c.png

2025-01-1020_14_10-Window.png.8369d39030a51c508c564875e8f70ad3.png 2025-01-1020_15_29-.thumb.png.c1e4346df8efa2f857296f79163eacea.png 2025-01-1020_15_46-Sanstitre-CrealityPrint.thumb.png.37f9e7bb2aa4cb5ecc17387d5a2c206f.png

Les profils préréglage système, de qualité de tranchage/traitement, et filaments, associé à la Creality Hi sur cette version 6.0.1.1375.

2025-01-1023_55_51-Window.png.06fde44bf76c489fa7ad706861cfec6b.png 2025-01-1023_56_35-Window.png.d6bed9e9c9bc720bf35424177b4f228b.png

// A FAIRE sur cette version 6.0.1.1375 > Captures d'écran de l'ajout de l'imprimante réseau, liste des imprimantes réseaux, d'un envoi à distance, et de l'écran détail / de surveillance d'une imprimante réseau. Quand il y a synchro avec les filaments du/des CFS.

Modifié (le) par PPAC
  • J'aime 1
Posté(e) (modifié)

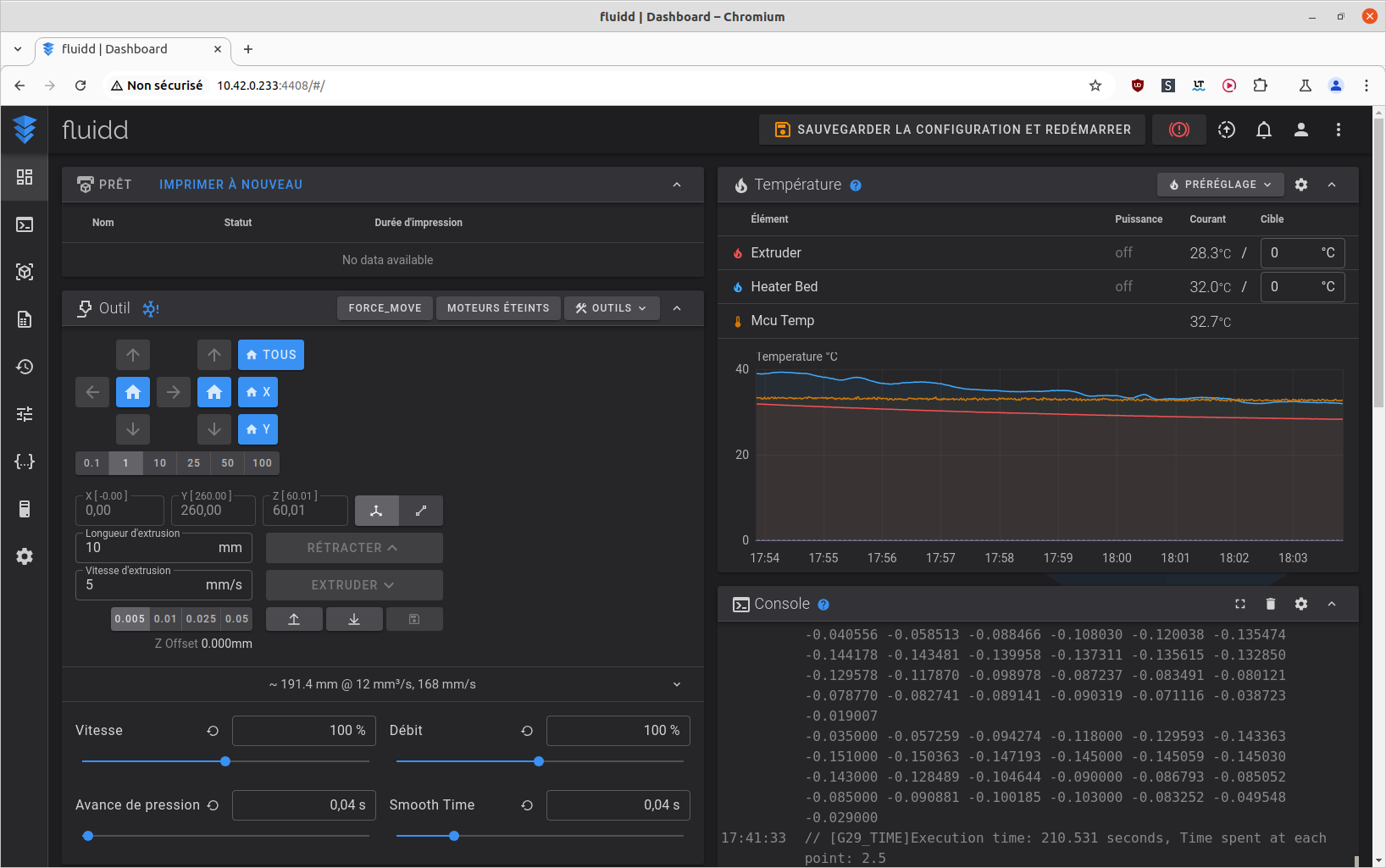
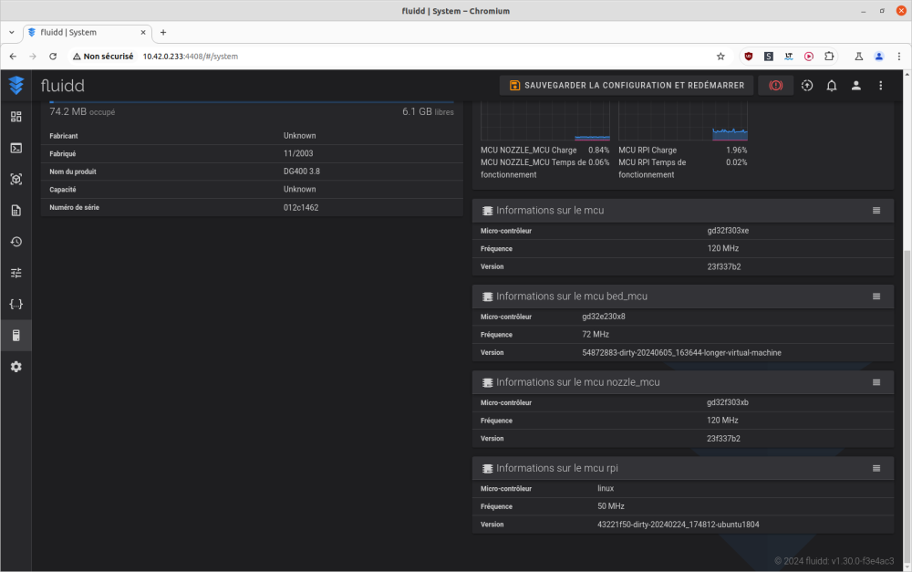
Détails sur le firmware d'origine

Firmware v1.1.0.33.2

Pas (encore ?) d'interface web Creality Print sur le port 80

image.thumb.png.33198938b9c2866fcbaa251972bad8e5.png

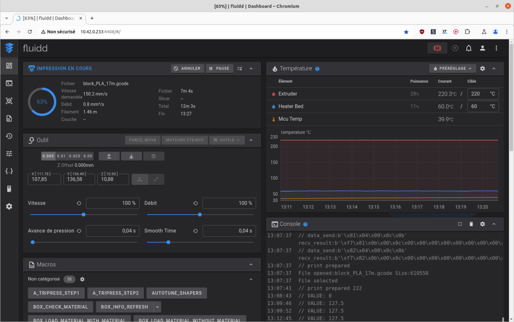
Une interface web fluidd sur le port 4408

image.thumb.png.407fa1a044a57ba5d6f0730900bea384.png

image.thumb.png.856ddf9dbd16790a41e9822e166405dd.png image.thumb.png.68b0790b27626ff146a3c058e9e518e2.png image.thumb.png.8e8452d7ed06a6aac26565d0f85fb953.png

image.thumb.png.51e57481971a49c82eeebf4660bb477d.png image.thumb.png.24c73eef56db57a551489df4d53a6163.png image.thumb.png.94580afb3fb689eec580c629de14bd90.png

image.thumb.png.c7deee5b5dfc12c7da7d6d01fa280072.png image.thumb.png.4a5326823fb509c5235a61f17704eb18.png

Si l'on a activé le mode root via l'écran de contrôle de l'imprimante (Menu "Config" ( Engrenage ), onglet "System", "Root account Information"), possibilité de se connecter en SSH ( nom d'utilisateur "root", mot de passe par défaut "Creality2024", sans les guillemets )

image.png.4712b3868cb665c191f5bce511d537a5.png

 

Pour éventuellement décrypter les code d'erreurs

image.thumb.jpeg.57f17932faed4bc9e2f1f21de1a300e9.jpeg

source https://wiki.creality.com/en/cfs/error-code-summary

Citation

Error Code Coding Rules

The error code consists of the fault location code and error number. You can only enter the numeric code for a query.

e.g. FR2849

F indicates CFSR indicates filament feeding test2849 is the encoding of this error.

%E8%8B%B1%E6%96%87%E9%94%99%E8%AF%AF%E4%BB%A3%E7%A0%81%E8%A1%A8.jpg

 

Error Code

Error Model

Screen Pop-up Content

Troubleshooting

Note

FR2833

CFS

Feed issue, check for filament or spool jams. Click "Retry" after resolving.

CFS light: single red flash.

Possible cause: Filament entangled/stuck, or filament stuck in the extruder or the hub.

 FR2833

FR2832

 CFS

Retract issue, check for filament or spool jams. Click "Retry" after resolving.

CFS light: double red flash.

Possible cause: Filament is entangled/stuck, or filament is stuck in the extruder or the hub, or filament is not tightened properly when uploading.

 FR2832

FR2839

 CFS

Filament runs out, please refill.

CFS light: Red light breathing.

Possible cause: Filaments are exhausted and no new ones are loaded.

 FR2839

FR2848

 CFS

Filament may be broken in CFS.

CFS light: Red light is always on.

Possible cause: The filament is stuck inside the hub and cannot be sent to the extruder normally, and cannot be retracted normally.

 FR2848

FS2831

 CFS

CFS communication issue, please try again after resolving.

CFS lights: All four slots flash red.

Possible cause: Disconnection during CFS use.

 FS2831

FS2843

 CFS

RFID cannot be read, please manually edit filament RFID may be read incorrectly, you can manually edit and select the name and color of the filament.  FS2843

FS2834

 CFS

CFS system error. CFS exception.  FS2834

FS2840

 CFS

Command failed, current scenario does not support this command. There may be other commands being executed or other situations that prevent the following commands from being executed.  FS2840

FB2844

 CFS

PTFE tube may have detached from the pneumatic fitting, Printing paused, please try again after resolving Error description: This usually happens when the pneumatic joint somewhere in the Teflon tube channel of the printer is loose, causing the filament to keep feeding. When this message is prompted, first click "Retract" on the screen to backtrack the filament. If the filament cannot be backtracked at one time,  you can click "Retract" again. After the completion, you can install the pneumatic joint and continue to use it.  FB2844

FO2845

 CFS

Extruder may be clogged. Click "Retry" after resolving. Error description: When flushing the filament, the odometer mileage at the hub does not increase. The filament may not move, and the extruder may be clogged. It is necessary to check whether the filament is entangled, stuck, or it is not sent into the pipe of the extruder normally, which may clog the pipe.  FO2845

FB2846

 CFS

The filament buffer signal is abnormal,the buffer may be stuck or the filament may be tangle. Error description: During printing, the buffer continuously does not detect a state change [within 16 seconds], and the filament does not move; it may be a blockage, or the hub is not working properly, or the buffer itself is abnormal.  FB2846

FB2847

 CFS

Filament may tangled, please try again after resolving. Error description: It is usually used to detect that the external resistance is too large, which causes the extruder to fail to pull the filament smoothly during the printing process, resulting in poor extrusion. Common causes of errors include: the filament on the material tray is entangled or knotted, the material tube is too long or the material tube is severely bent.  FB2847

FR2835

 CFS

Feed issue , filament may be stuck from loader to CFS hub. Please resolve the issue and click the "Retry" button. Error description: The filament fails to trigger the detector at the hub when feeding. It may be that the hub material break detection is damaged, or the feeder is not working, or the filament resistance is too large and is not pulled.  FR2835

FR2836

 CFS

Feed issue , filament may be blocked between the CFS hub and extruder filament detector. Please resolve the issue and click "Retry" button. Error description: When feeding, the filament passed the hub detection, but could not trigger the extruder detector. It may not be able to reach the extruder material break detection smoothly, or the extruder material break detection may not be triggered normally; usually the resistance of the Teflon tube above the printer drag chain is too large, or the bending angle of the Teflon tube above the extruder material break detection is too large; or the extruder material break detection is damaged and cannot be triggered.  FR2836

FO2837

 CFS

Feed issue , filament may be jammed between the extruder sensor and the extruder gear. Please resolve the issue and click the "Retry" button. Error description: The filament was sent to the extruder for material break detection normally during feeding. When feeding continued, the CFS odometer mileage did not increase. It may be that the filament is stuck or shaved at the extruder gear. You can click to “Retract” for unloading filament. If the filament is unloaded normally, you can cut off the filament head and continue feeding.  FO2837

FO2838

 CFS

Feed issue , filament may be stuck between the CFS hub sensor and the gear. Please resolve the issue and click the "Retry" button. Error description: When feeding, the filament was fed from the CFS loader, triggering the hub detector. When feeding continues, the odometer mileage does not increase;  FO2838

FR2849

  CFS Retract issue, filament cannot be returned to CFS hub. Please resolve the issue and click the "Retry" button. Error description: The filament has been pulled out of the extruder when unloading, and the detector of the extruder has been released, but the hub detector is still triggered; it may be that the resistance of the Teflon tube is too large somewhere and the filament cannot be pulled back, or it may be that the hub detector of the corresponding silo is abnormally triggered. You can click “Retract” again to see if it can be restored. If it cannot be restored, you need to check the resistance position.  FR2849

FR2850

  CFS Retract issue, Filaments may be inserted into the CFS hub. Remove  and click the "Retry" button. Error description: When unloading filaments, the filaments in the non-unloading bin abnormally triggered the hub detection; it may be that the hub detection is damaged or the filaments in other bins are abnormally inserted into the hub. You need to manually pull out the filaments in other bins, and then click “Retry” to check whether the unloading is normal.  FR2850

FR2851

  CFS Retract issue, Filament Buffer failure. Please resolve and click "Retry" button. Error description: When unloading the filament, the buffer cannot return to the empty position.  FR2851

FH2853

 CFS CFS temperature and humidity sensor abnormal. The temperature and humidity sensor in CFS cannot read data. This may be due to abnormal sensor connection or other hardware problems.  FH2853

FM2857

 CFS CFS feeding motor overload, maybe excessive load or unload resistance or the filament tangled or stuck. When CFS is feeding, it encounters too much resistance, causing the feeder motor to overload. It may be that the resistance of a certain part of the PTFE tube is too large or the filaments are stuck or entangled. It needs to be checked and solved.  FM2857

FR0121

 CFS FR0121: CFS filament in use. To print with spool holder, unload CFS filament and reload spool holder before printing. When printing is initiated, CFS is NOT ticked. But there are CFS filaments in the extruder. If you need to use external rack to print at this time, you need to manually click "Retract", unloading the CFS filaments and then use it again.  FR0121

FR0122

 CFS FR0122: Spool holder filament in use. To print with CFS, unload spool holder filament and reload CFS filament before printing. When printing is initiated, CFS is ticked. But there are non-CFS filaments in the extruder, which may be due to the fact that the external rack's filament is in use or there are broken filaments in the extruder; if you need to use CFS to print at this time, you need to manually click "Retract", unloaing the filaments, or dispose of the extruder filaments and then use them again.  FR0122

FS2858

 CFS FS2858: CFS EEPROM abnormal. The EEPROM in the CFS mainboard is abnormal and the mainboard needs to be replaced  FS2858

FO2859

 CFS FO2859: CFS filament odometry abnormal. CFS odometer mileage hardware is abnormal and needs to be repaired or replaced.  FO2859

FB2860

 CFS FB2860: CFS filament buffer abnormal. The CFS buffer is abnormal. It may be disconnected or stuck or the buffer hardware is abnormal. Use it again after troubleshooting.  FB2860

FS2861

 CFS FS2861: CFS left RFID board abnormal. The RFID reader on the left side of CFS is abnormal and the circuit board needs to be replaced  FS2861

FS2862

 CFS FS2862: CFS right RFID board abnormal. The RFID reader on the right side of CFS is abnormal and the circuit board needs to be replaced  FS2862

FO0528

 CFS FO0528:Printer seems to be printing without extruding. It is detected that there may be empty printing. You need to check whether the clogged hot end, fracked filaments or other abnormal situations that cause the filament fails to appear correctly.  FO0528

FB2864

 CFS FB2864:Feed issue, filament buffer failure. Please resolve and click "Retry" button. CFS buffer is abnormal. It may be disconnected or stuck or the buffer hardware is abnormal. Use it again after troubleshooting.  FB2864

 

Modifié (le) par PPAC
  • J'aime 1
Posté(e) (modifié)

Configuration Klipper

(Firmware v1.1.0.33.2)

/mnt/UDISK/printer_data/config/

CrealityHi _mnt_UDISK_printer_data_config (from_fuidd).zip

 

/mnt/UDISK/printer_data/config/printer.cfg

Révélation
# F018
# Printer_size: 260x260x300
# Version: v1.0.55
# CreateDate: 2024/12/11
# Nozzle_mcu: chip: GD32F303CBT6
#             version: F018-NOZZLE-V1.0.0
# Leveling_mcu: chip: GD32E230F8P6
#             version: F018-LEVELING-V1.0.0
# mcu: chip: GD32F303RET6
#      version: CR4CU220812S12

[include sensorless.cfg]
[include gcode_macro.cfg]
[include printer_params.cfg]
[include box.cfg]
[include motor_control.cfg]

[mcu]
serial: /dev/ttyS2
baud: 230400
restart_method: command

[mcu nozzle_mcu]
serial: /dev/ttyS3
baud: 230400
restart_method: command

[mcu bed_mcu]
serial: /dev/ttyS4
baud: 230400
restart_method: command

[verify_heater extruder]
[verify_heater heater_bed]
check_gain_time: 120
heating_gain: 1.0
hysteresis: 10

[mcu rpi]
serial: /tmp/klipper_host_mcu

[bl24c16f]
i2c_mcu: rpi
i2c_bus: i2c.1
i2c_speed: 400000

[idle_timeout]
timeout: 99999999

[virtual_sdcard]
path: /mnt/UDISK/printer_data/gcodes

[gcode_arcs]
resolution: 1.0

[temperature_sensor mcu_temp]
sensor_type: temperature_mcu
min_temp: 0
max_temp: 100

[io_remap]
src_pin: PB0    # 输入pin脚索引号(被映射)
remap_pin: PA15  # 输出pin脚索引号(映射)
src_pullup: 1    # 输入pin脚的上下拉配置,1表示上拉(意味着读取到0表示触发),0表示下拉(意味着读取到1表示触发)
remap_def: 1     # 输出pin脚的默认输出电平
filterNum: 1     # 当读取输入pin脚有效电平持续时间大于等于filterNum * periodTicks, 置输出pin脚为有效电平状态。如果输入的参数为0, 将采用默认值5
periodTicks: 0  # 轮询输入pin脚周期, 单位ticks。如果输入的参数为0, 采用50uS对应的tick默认值

[stepper_x]
step_pin: PB10
dir_pin: !PB9
enable_pin: !PA11
microsteps: 16
rotation_distance: 40
endstop_pin: !PC7
# endstop_pin:!nozzle_mcu:PB0
# endstop_pin:PA10
position_endstop: -19
position_min: -19
position_max: 285
homing_speed: 30
homing_retract_dist:0

[stepper_y]
step_pin: PB8
dir_pin: PB7
enable_pin: !PA11
microsteps: 16
rotation_distance: 40
endstop_pin: ^PB13
position_endstop: -7
position_min: -7
position_max: 273
homing_speed: 100
homing_retract_dist:10
second_homing_speed: 20

[stepper_z]
step_pin:PB4
dir_pin: PA5
enable_pin: !PA11
microsteps: 32
rotation_distance:8
endstop_pin:probe:z_virtual_endstop#PA15   #probe:z_virtual_endstop
# position_endstop: 0.0
position_max: 310
position_min: -5
homing_speed: 5
second_homing_speed:5
homing_retract_dist:5.0

[tmc2208 stepper_z]
uart_pin:PC2
# uart_address:3
interpolate: true
run_current:0.51
sense_resistor: 0.10
stealthchop_threshold: 999999999#静音模式

[stepper_z1]
step_pin: PB6
dir_pin: PB5
enable_pin: !PA11
microsteps: 32
rotation_distance:8

[tmc2208 stepper_z1]
uart_pin:PA4
# uart_address:3
interpolate: true
run_current:0.51
sense_resistor: 0.10
stealthchop_threshold: 99999999#静音模式

[z_tilt]
z_positions:40,130
             220,130
points: 40,130
        220,130
speed: 200
horizontal_move_z: 5
retries: 10
retry_tolerance: 0.1


[prtouch_v3] # PC15:CLK, PC14:SDO
z_offset: 0
speed: 5
samples: 1
samples_result: median
samples_tolerance_retries: 5
samples_tolerance: 0.5
step_swap_pin: !PC7
pres_swap_pin: nozzle_mcu:PA15
# prth_msg_show: True
# prth_dbg_ippt: 172.23.208.115
pres_cs0_pin: nozzle_mcu:PB13, nozzle_mcu:PB14
pres_tri_hold:3000, 10000, 500
# prth_tmp_comp:26,300,0,0.80
# prth_tmp_comp:26,300,0,0.19
# prth_tmp_comp:26,300,0,0.20
# prth_tmp_comp:26,300,0,0.24
prth_tmp_comp:26,300,0,0.17
prth_max_chps:8
prth_min_fans:0.01
# prth_gas_calr:0.001


[thermistor my_thermistor]
temperature1:25
resistance1:260000
temperature2:220
resistance2:738
temperature3:350
resistance3:98

[extruder]
max_extrude_cross_section: 80
max_extrude_only_distance:1000.0
step_pin:nozzle_mcu:PB5
dir_pin:nozzle_mcu:PB4
enable_pin:!nozzle_mcu:PB2
microsteps:16
# rotation_distance:6.7
rotation_distance:6.9
nozzle_diameter:0.400
filament_diameter:1.750
heater_pin:nozzle_mcu:PB8
#sensor_type: my_thermistor
sensor_type: EPCOS 100K B57560G104F
sensor_pin:nozzle_mcu:PA0#PC5
pressure_advance: 0.04
control:pid
pid_kp:23.565
pid_ki:1.765
pid_kd:78.646
min_temp:0
max_temp:320

[tmc2208 extruder]
uart_pin:nozzle_mcu:PB11
tx_pin:nozzle_mcu:PB10
interpolate: false
run_current:0.37  #MS35776
# run_current:0.7  #TMC2208
# hold_current:0.7
sense_resistor: 0.3
# sense_resistor: 0.2
# stealthchop_threshold: 999999999
stealthchop_threshold: 0
# uart_address:3


[heater_bed]
heater_pin: PC8
sensor_type: EPCOS 100K B57560G104F
sensor_pin: PC4
control: pid
pid_kp: 20
pid_ki: 0.1
pid_kd: 0.06
min_temp: 0
max_temp: 115
temp_offset_flag:True
adc_temp_list: 25,40,53,69,83,108
actual_temp_list: 25,38,50,65,80,110

#模型散热风扇
[output_pin fanp0]
pin: !nozzle_mcu: PB6
[output_pin fan0]
pin: !nozzle_mcu:PA11# PA11
pwm: True
cycle_time: 0.00004
hardware_pwm: false
value: 0.00
scale: 255
shutdown_value: 0.0

#底板风扇
[output_pin board_fan]
pin: !PA0

#喉管散热风扇
[heater_fan hotend_fan]
pin: nozzle_mcu:PB7
max_power: 1.0
shutdown_speed: 0
cycle_time: 0.010
hardware_pwm: False
kick_start_time: 0.100
off_below: 0.0
heater: extruder
fan_speed: 1.0
heater_temp: 50.0


[duplicate_pin_override]
pins: PA8,PA6,PB13,PA10,PB9,PB10,PB7,PB8,PB4,PA5,PB6,PB5

# [motor_control]
# switch: 1
# retries: 4
# cut_pos_offset: -0.4  # 切刀位置补偿系数 mm
# motor_x_stall: PA8
# motor_y_stall: PA6
# # motor_z_stall: PB13
# # motor_z1_stall: PA10
# # motor_e_stall: nozzle_mcu:PB12

# motor_x_dir:  !PB9,0#!PB9,0
# motor_x_step: PB10,0
# motor_y_dir:  PB7,0
# motor_y_step: PB8,0

# # motor_z_dir: PB4,0
# # motor_z_step: PA5,1
# # motor_z1_dir: PB6,1
# # motor_z1_step: PB5,1

#共振补偿
[lis2dw x]
cs_pin: nozzle_mcu:PA4
spi_speed: 5000000
axes_map: x,z,y
spi_software_sclk_pin: nozzle_mcu:PA5
spi_software_mosi_pin: nozzle_mcu:PA7
spi_software_miso_pin: nozzle_mcu:PA6

[lis2dw y]
cs_pin: bed_mcu:PA4
spi_speed: 5000000
axes_map: y,x,z
spi_software_sclk_pin: bed_mcu:PA5
spi_software_mosi_pin: bed_mcu:PA7
spi_software_miso_pin: bed_mcu:PA6

[resonance_tester]
accel_chip_x: lis2dw x
accel_chip_y: lis2dw y
max_freq: 90
accel_per_hz: 75
probe_points:
   130,130,100

#调平配置
[bed_mesh]
speed: 300
mesh_min: 10,10
mesh_max: 250,250
probe_count: 9,9
fade_start: 5.0
fade_end: 50.0
algorithm: bicubic
horizontal_move_z: 3
split_delta_z: 0.01
move_check_distance: 1

[printer]
kinematics: cartesian
max_velocity: 300
max_accel: 12000
max_accel_to_decel: 12000
max_z_velocity: 20
square_corner_velocity: 8.0
square_corner_max_velocity: 200.0
max_z_accel: 500


[exclude_object]

#擦喷嘴
[nozzle_clear]
clear_temp:170
enable_clear:true
start_pos: 98, 266
touch_cnt: 3
clear_start: 148, 266
probe_pos_diff: 0, 0
clear_lenght: 14, 2
upraise: 0.2
clear_cnt: 10

#Z轴电机线检测
[tmc_line_check]

#向上对高
[z_align]
quick_speed: 20 # mm/s  下降速度
slow_speed: 5 # mm/s  探测速度
rising_dist: 5 # mm  首次探测到光电后的上升距离
filter_cnt: 10 # 连续触发限位的次数,用作滤波
timeout: 30 # s 单次探测超时时间
retries: 7 # 重试次数
retry_tolerance: 10  # 两个光电的调整允许的最大偏差 10步 步距是0.0025mm
endstop_pin_z: PB15 # 光电触发
endstop_pin_z1: PB14  # 光电触发
zd_up: 0  # 步进电机远离限位开关的电平
zes_untrig: 0  # 限位开关未触发时的电平
diff_z_offset: 0.5 # 断电续打悬空差异补偿 压层时减小此值, 悬空时增大此值

[filament_switch_sensor filament_sensor]
pause_on_runout: true
switch_pin: !nozzle_mcu:PB15
runout_gcode:
  {% if printer.extruder.can_extrude|lower == 'true' %}
    G91
    G0 E30 F600
    G90
  {% endif %}
  BOX_CHECK_MATERIAL_REFILL

[filament_switch_sensor filament_sensor_2]
pause_on_runout: false
switch_pin: PB12
[filament_switch_sensor filament_sensor_3]
pause_on_runout: false
switch_pin: PB13
[filament_switch_sensor filament_sensor_4]
pause_on_runout: false
switch_pin: PB14
[filament_switch_sensor filament_sensor_5]
pause_on_runout: false
switch_pin: PB15

#logo灯
[output_pin LED]
pin: nozzle_mcu:PB12

#*# <---------------------- SAVE_CONFIG ---------------------->
#*# DO NOT EDIT THIS BLOCK OR BELOW. The contents are auto-generated.
#*#
#*# [auto_addr]
#*# mb_addr_table_uniids =
#*# 	0x18, 0x41, 0x30, 0x03, 0x14, 0x91, 0xB0, 0x0E, 0x47, 0x30, 0x36, 0x38
#*# 	0x00
#*# 	0x00
#*# 	0x00
#*#
#*# [box]
#*# cut_pos_x = 281.10
#*#
#*# [input_shaper]
#*# shaper_type_x = mzv
#*# shaper_freq_x = 45.4
#*# shaper_type_y = mzv
#*# shaper_freq_y = 33.0
#*#
#*# [bed_mesh default]
#*# version = 1
#*# points =
#*# 	  -0.035000, -0.118000, -0.151000, -0.145000, -0.143000, -0.090000, -0.085000, -0.103000, -0.029000
#*# 	  -0.051000, -0.080000, -0.122000, -0.113000, -0.091000, -0.077000, -0.060000, -0.055000, 0.008000
#*# 	  0.028000, -0.050000, -0.046000, -0.040000, -0.035000, -0.023000, -0.018000, -0.023000, 0.018000
#*# 	  0.088000, 0.009000, 0.018000, -0.008000, 0.012000, 0.021000, 0.036000, 0.029000, 0.026000
#*# 	  0.131000, 0.040000, 0.029000, 0.006000, 0.000000, 0.017000, 0.046000, 0.041000, 0.036000
#*# 	  0.224000, 0.109000, 0.076000, 0.054000, 0.041000, 0.024000, 0.036000, 0.045000, 0.062000
#*# 	  0.272000, 0.140000, 0.051000, 0.029000, 0.024000, -0.024000, -0.020000, 0.006000, 0.061000
#*# 	  0.310000, 0.156000, 0.071000, 0.013000, -0.011000, -0.033000, -0.055000, -0.035000, 0.020000
#*# 	  0.291000, 0.156000, 0.064000, 0.010000, -0.016000, -0.030000, -0.045000, -0.048000, 0.049000
#*# x_count = 9
#*# y_count = 9
#*# mesh_x_pps = 2
#*# mesh_y_pps = 2
#*# algo = bicubic
#*# tension = 0.2
#*# min_x = 10.0
#*# max_x = 250.0
#*# min_y = 10.0
#*# max_y = 250.0

 

/mnt/UDISK/printer_data/config/sensorless.cfg

Révélation
# Createdate: 2024/04/15

[force_move]
    enable_force_move: true

[gcode_macro xyz_ready]
variable_x_ready: 0
variable_y_ready: 0
variable_z_ready: 0
variable_xy_moved: 0
variable_z_moved: 0
variable_zdown_enable: 0
variable_safe_z: 3
gcode:

[gcode_macro ENABLE_ZDOWN]
gcode:
  SET_GCODE_VARIABLE MACRO=xyz_ready VARIABLE=zdown_enable VALUE=1

[gcode_macro _IF_HOME_Z]
gcode:
  {% if printer['gcode_macro xyz_ready'].z_ready|int == 1 %}
    {% if printer.toolhead.position.z|int < 5 %}
      {% set z_park = 5.0 - printer.toolhead.position.z|int %}
      G91
      G1 z{z_park} F600
      G90
    {% endif %}
  {% else %}
    {% if printer['gcode_macro xyz_ready'].z_moved|int == 0 %}
      # BED_MESH_SET_DISABLE
      {% if printer.print_stats.power_loss == 1 %}
        SET_KINEMATIC_POSITION
        G91
        G1 z{printer["gcode_macro xyz_ready"].safe_z} F600
        G90
        # G4 P2000   
      {% else %}
        SET_KINEMATIC_POSITION Z=0
        G0 Z0.01 F1200 # 解Z轴不同时上升的bug
        G4 P500
        G91
        G1 z{printer["gcode_macro xyz_ready"].safe_z} F600
        G90
        # G4 P2000
      {% endif %}
      M400
      M84
      SET_GCODE_VARIABLE MACRO=xyz_ready VARIABLE=z_moved VALUE=1
    {% endif %}
  {% endif %}

[gcode_macro _IF_MOVE_XY]
gcode:
  _IF_HOME_Z
  {% if printer['gcode_macro xyz_ready'].xy_moved|int == 0 %}
    SET_GCODE_VARIABLE MACRO=xyz_ready VARIABLE=xy_moved VALUE=1
    #G4 P1000
  {% endif %}

[gcode_macro _HOME_X]
gcode:
  _IF_MOVE_XY
  {% if printer['gcode_macro xyz_ready'].x_ready|int == 1 %}
    {% if (printer.toolhead.position.x)|int < 10 %}
        G91
        G1 x10 F12000
        G90
        # G4 P2000       
    {% endif %}
  # {% else %}
  #   FORCE_MOVE STEPPER=stepper_x DISTANCE=5 VELOCITY=100
  {% endif %}
  # Home
  G28 X
  G91
  G0 X19 F12000
  G90
  SET_GCODE_VARIABLE MACRO=xyz_ready VARIABLE=x_ready VALUE=1

[gcode_macro _HOME_Y]
gcode:
 _IF_MOVE_XY
  {% if printer['gcode_macro xyz_ready'].y_ready|int == 1 %}
    {% if (printer.toolhead.position.y)|int < 10 %}
        G91
        G1 Y10 F9000
        G90
        # G4 P2000       
    {% endif %}
  # {% else %}
  #   FORCE_MOVE STEPPER=stepper_y DISTANCE=5 VELOCITY=100
  {% endif %}
  # Home
  G28 Y
  G91
  G0 Y10 F9000
  G90
  SET_GCODE_VARIABLE MACRO=xyz_ready VARIABLE=y_ready VALUE=1


[gcode_macro _HOME_Z]
gcode:
  {% if printer['gcode_macro xyz_ready'].y_ready|int == 1 %}
    {% if printer['gcode_macro xyz_ready'].x_ready|int == 1 %}
      _IF_HOME_Z
    {% endif %}
  {% endif %}

  {% set POSITION_X = printer.configfile.settings['stepper_x'].position_max/2 %}
  {% set POSITION_Y = printer.configfile.settings['stepper_y'].position_max/2 %}
  G91
  {% set x_park = POSITION_X - printer.toolhead.position.x|int %}
  {% set y_park = POSITION_Y - printer.toolhead.position.y|int %}
  {action_respond_info("x_park = %s \n" % (x_park))}
  {action_respond_info("y_park = %s \n" % (y_park))}
  # G1 x{x_park} y{y_park} F3600
  G90
  
  {% set printer_state = printer.print_stats.state %}
  #{% if printer_state == "printing" or printer_state == "paused" %}
    # NOZ_CLEAR
    # BED_MESH_CLEAR
    # Z_TILT_ADJUST
    # BED_MESH_PROFILE LOAD="default"
  #{% else %}
  #  {% if printer['gcode_macro xyz_ready'].zdown_enable|int == 0%}
  #    ZDOWN_SWITCH ENABLE=0
  #  {% else %}
  #    SET_GCODE_VARIABLE MACRO=xyz_ready VARIABLE=zdown_enable VALUE=0
  #  {% endif %}
  #{% endif %}
  G1 x130 y130 F12000
  SET_KINEMATIC_POSITION Z=305
  G1 Z304 F1200
  M400
  G28 Z
  G1 Z10 F300
  {% set printer_state = printer.print_stats.state %}
  {% if printer_state == "printing" or printer_state == "paused" %}
    # M190 S60
    # BED_MESH_CALIBRATE
  {% else %}
    
  {% endif %}
  SET_GCODE_VARIABLE MACRO=xyz_ready VARIABLE=z_ready VALUE=1


[homing_override]
axes: xyz
gcode:
  MOTOR_STALL_MODE DATA=1
  M220 S100
  BED_MESH_CLEAR
  {% set x_axes = printer.toolhead.homed_axes %}
  {% if x_axes is defined and x_axes[0] is defined %}
    {action_respond_info(
        "x_axes: %s \n"
        % (x_axes))}
  {% else %}
    SET_GCODE_VARIABLE MACRO=xyz_ready VARIABLE=x_ready VALUE=0
    SET_GCODE_VARIABLE MACRO=xyz_ready VARIABLE=y_ready VALUE=0
    SET_GCODE_VARIABLE MACRO=xyz_ready VARIABLE=z_ready VALUE=0
    SET_GCODE_VARIABLE MACRO=xyz_ready VARIABLE=xy_moved VALUE=0
    SET_GCODE_VARIABLE MACRO=xyz_ready VARIABLE=z_moved VALUE=0
    {action_respond_info(
        "x_axes is NULL\n")}
  {% endif %}

  {% if x_axes is defined and x_axes[0] is defined and x_axes[1] is defined %}
    {action_respond_info("x_axes: %s \n"% (x_axes))}
    {% set position_y = printer.toolhead.position.y|int %}
    {% set max_y_position = printer["gcode_macro PRINTER_PARAM"].max_y_position|int %}
    {% if position_y >= max_y_position %}
      G91
      G0 Y-10 F3600
      G90
    {% endif %}
  {% endif %}

  {% set home_all = 'X' not in params and 'Y' not in params %}
  {% if 'Z' in params and 'X' not in params and 'Y' not in params %}
    {% if x_axes[0] is defined and x_axes[1] is defined %}
      {% set home_all = 0 %}
    {% endif %}
  {% endif %}

  {% if home_all or 'X' in params %}
    _HOME_X
  {% endif %}

  {% if home_all or 'Y' in params %}
    _HOME_Y
  {% endif %}

  {% if home_all or 'Z' in params %}
    _HOME_Z
    BED_MESH_PROFILE LOAD="default"
  {% endif %}
  G4 P500
  MOTOR_STALL_MODE DATA=2
  MOTOR_CHECK_PROTECTION_AFTER_HOME DATA=11

 

/mnt/UDISK/printer_data/config/motor_control.cfg

Révélation
[motor_control]
switch: 1
retries: 4
cut_pos_offset: -0.4  # 切刀位置补偿系数 mm
motor_x_stall: PA8
motor_y_stall: PA6
# motor_z_stall: PB13
# motor_z1_stall: PA10
# motor_e_stall: nozzle_mcu:PB12

motor_x_dir:  !PB9,1
motor_x_step: PB10,0
motor_y_dir:  PB7,1
motor_y_step: PB8,0
;motor_x_dir:  !PB9,0
;motor_x_step: PB10,0
;motor_y_dir:  PB7,0
;motor_y_step: PB8,0
# motor_z_dir: PB4,0
# motor_z_step: PA5,1
# motor_z1_dir: PB6,1
# motor_z1_step: PB5,1

#/*** general param */
x_param_stall_mode: 2
x_param_stall_cur_A: 0.70
x_param_stall_pos_err_rad: 0.015
x_param_ud_cal_set: 0.15
x_param_motion_dir: 1.0
x_param_encoder_calibtate_official_ud_cal_set: 0.15

# motor param
x_motor_param_R: 0.6
x_motor_param_L: 0.001
x_motor_param_Ke: 0.101859

# controller param
x_controller_param_en_feedforward_idiq: 1
x_controller_param_en_feedforward_uduq: 1

# position loop PID param
x_controller_pos_loop_pid_param_kp: 300.0

# speed loop PID param
x_controller_spd_loop_pid_param_kp: 0.035
x_controller_spd_loop_pid_param_ki: 15.0
x_controller_spd_loop_pid_param_kc: 0.5
x_controller_spd_loop_pid_fal_param_en: 0
x_controller_spd_loop_pid_fal_param_a: 0.7
x_controller_spd_loop_pid_fal_param_zoom: 0.1

# current loop PID param
x_controller_cur_loop_pid_param_kp: 2.5
x_controller_cur_loop_pid_param_ki: 200.0
x_controller_cur_loop_pid_param_kc: 0.5
x_controller_cur_loop_pid_fal_param_en: 0
x_controller_cur_loop_pid_fal_param_a: 1.2
x_controller_cur_loop_pid_fal_param_zoom: 0.25

# leso param
x_controller_leso_param_b0k: 1
x_controller_leso_param_z3k: 0
x_controller_leso_param_wp: 4000
x_controller_leso_param_ws: 4000
x_controller_leso_param_wd: 400

# fwc param
x_controller_fwc_param_en: 1
x_controller_fwc_param_I_max: 5.5
x_controller_fwc_param_wm_base: 100

# current filter param
x_controller_cur_filter_param_en: 0
x_controller_cur_filter_param_fc: 6000

# protection param
x_protection_param_protect_en: 1
x_protection_param_prt_peak_cur_A: 999.0
x_protection_param_prt_continuous_cur_A: 4.0
x_protection_param_prt_continuous_time_s: 1.0
x_protection_param_prt_over_speed_rad_s: 314.159271
x_protection_param_prt_over_speed_time_s: 0.1
x_protection_param_prt_track_max_err: 0.1
x_protection_param_prt_track_err_time: 0.1
x_protection_param_power_voltage_min: 20.0
x_protection_param_mcu_temp_max: 115.0

# step controller param
x_step_controller_param_subdivision: 16

# communication interface param
x_cmd_int_param_char_cmd_support: 1

# zazen mode param
x_zazen_param_zazen_en: 1
x_zazen_param_zazen_trigger_time_s: 1.0
x_zazen_param_zazen_gain_spd_kp: 0.5
x_zazen_param_zazen_gain_spd_ki: 0.5
x_zazen_param_zazen_gain_cur_kp: 1.0
x_zazen_param_zazen_gain_cur_ki: 1.0


# general param
y_param_stall_mode: 2
y_param_stall_cur_A: 0.70
y_param_stall_pos_err_rad: 0.015
y_param_ud_cal_set: 0.15
y_param_motion_dir: 1.0
y_param_encoder_calibtate_official_ud_cal_set: 0.15

# motor param
y_motor_param_R: 0.780000
y_motor_param_L: 0.001400
y_motor_param_Ke: 0.098676

# controller param
y_controller_param_en_feedforward_idiq: 1
y_controller_param_en_feedforward_uduq: 1

# position loop PID param
y_controller_pos_loop_pid_param_kp: 200.0

# speed loop PID param
y_controller_spd_loop_pid_param_kp: 0.03
y_controller_spd_loop_pid_param_ki: 15.0
y_controller_spd_loop_pid_param_kc: 0.5
y_controller_spd_loop_pid_fal_param_en: 0
y_controller_spd_loop_pid_fal_param_a: 0.7
y_controller_spd_loop_pid_fal_param_zoom: 0.1

# current loop PID param
y_controller_cur_loop_pid_param_kp: 2.5
y_controller_cur_loop_pid_param_ki: 200.0
y_controller_cur_loop_pid_param_kc: 0.5
y_controller_cur_loop_pid_fal_param_en: 0
y_controller_cur_loop_pid_fal_param_a: 1.2
y_controller_cur_loop_pid_fal_param_zoom: 0.25

# leso param
y_controller_leso_param_b0k: 1
y_controller_leso_param_z3k: 0
y_controller_leso_param_wp: 4000
y_controller_leso_param_ws: 4000
y_controller_leso_param_wd: 400

# fwc param
y_controller_fwc_param_en: 1
y_controller_fwc_param_I_max: 5.5
y_controller_fwc_param_wm_base: 100

# current filter param
y_controller_cur_filter_param_en: 0
y_controller_cur_filter_param_fc: 6000

# protection param
y_protection_param_protect_en: 1
y_protection_param_prt_peak_cur_A: 999.0
y_protection_param_prt_continuous_cur_A: 4.0
y_protection_param_prt_continuous_time_s: 1.0
y_protection_param_prt_over_speed_rad_s: 314.159271
y_protection_param_prt_over_speed_time_s: 0.1
y_protection_param_prt_track_max_err: 0.1
y_protection_param_prt_track_err_time: 0.1
y_protection_param_power_voltage_min: 20.0
y_protection_param_mcu_temp_max: 115.0

# step controller param
y_step_controller_param_subdivision: 16

# zazen mode param
y_zazen_param_zazen_en: 1
y_zazen_param_zazen_trigger_time_s: 1.0
y_zazen_param_zazen_gain_spd_kp: 0.5
y_zazen_param_zazen_gain_spd_ki: 0.5
y_zazen_param_zazen_gain_cur_kp: 1.0
y_zazen_param_zazen_gain_cur_ki: 1.0

 

/mnt/UDISK/printer_data/config/factory_printer.cfg

Révélation
# F018
# Printer_size: 260x260x300
# Version: v1.0.46
# CreateDate: 2024/10/26
# Nozzle_mcu: chip: GD32F303CBT6
#             version: F018-NOZZLE-V1.0.0
# Leveling_mcu: chip: GD32E230F8P6
#             version: F018-LEVELING-V1.0.0
# mcu: chip: GD32F303RET6
#      version: CR4CU220812S12

[include sensorless.cfg]
[include gcode_macro.cfg]
[include printer_params.cfg]
[include box.cfg]

[mcu]
serial: /dev/ttyS2
baud: 230400
restart_method: command

[mcu nozzle_mcu]
serial: /dev/ttyS3
baud: 230400
restart_method: command

[mcu bed_mcu]
serial: /dev/ttyS4
baud: 230400
restart_method: command

[verify_heater extruder]
[verify_heater heater_bed]
check_gain_time: 120
heating_gain: 1.0
hysteresis: 10

[mcu rpi]
serial: /tmp/klipper_host_mcu

[bl24c16f]
i2c_mcu: rpi
i2c_bus: i2c.1
i2c_speed: 400000

[idle_timeout]
timeout: 99999999

[virtual_sdcard]
path: /mnt/UDISK/printer_data/gcodes

[gcode_arcs]
resolution: 1.0

[temperature_sensor mcu_temp]
sensor_type: temperature_mcu
min_temp: 0
max_temp: 100

[io_remap]
src_pin: PB0    # 输入pin脚索引号(被映射)
remap_pin: PA15  # 输出pin脚索引号(映射)
src_pullup: 1    # 输入pin脚的上下拉配置,1表示上拉(意味着读取到0表示触发),0表示下拉(意味着读取到1表示触发)
remap_def: 1     # 输出pin脚的默认输出电平
filterNum: 1     # 当读取输入pin脚有效电平持续时间大于等于filterNum * periodTicks, 置输出pin脚为有效电平状态。如果输入的参数为0, 将采用默认值5
periodTicks: 0  # 轮询输入pin脚周期, 单位ticks。如果输入的参数为0, 采用50uS对应的tick默认值

[stepper_x]
step_pin: PB10
dir_pin: !PB9
enable_pin: !PA11
microsteps: 16
rotation_distance: 40
endstop_pin: !PC7
# endstop_pin:!nozzle_mcu:PB0
# endstop_pin:PA10
position_endstop: -19
position_min: -19
position_max: 285
homing_speed: 30
homing_retract_dist:0

[stepper_y]
step_pin: PB8
dir_pin: PB7
enable_pin: !PA11
microsteps: 16
rotation_distance: 40
endstop_pin: ^PB13
position_endstop: -7
position_min: -7
position_max: 273
homing_speed: 100
homing_retract_dist:10
second_homing_speed: 20

[stepper_z]
step_pin:PB4
dir_pin: PA5
enable_pin: !PA11
microsteps: 32
rotation_distance:8
endstop_pin:probe:z_virtual_endstop#PA15   #probe:z_virtual_endstop
# position_endstop: 0.0
position_max: 310
position_min: -5
homing_speed: 5
second_homing_speed:5
homing_retract_dist:5.0

[tmc2208 stepper_z]
uart_pin:PC2
# uart_address:3
interpolate: true
run_current:0.51
sense_resistor: 0.10
stealthchop_threshold: 999999999#静音模式

[stepper_z1]
step_pin: PB6
dir_pin: PB5
enable_pin: !PA11
microsteps: 32
rotation_distance:8

[tmc2208 stepper_z1]
uart_pin:PA4
# uart_address:3
interpolate: true
run_current:0.51
sense_resistor: 0.10
stealthchop_threshold: 99999999#静音模式

[z_tilt]
z_positions:40,130
             220,130
points: 40,130
        220,130
speed: 200
horizontal_move_z: 10
retries: 5
retry_tolerance: 0.1


[prtouch_v3] # PC15:CLK, PC14:SDO
z_offset: 0
speed: 5
samples: 1
samples_result: median
samples_tolerance_retries: 5
samples_tolerance: 0.5
step_swap_pin: !PC7
pres_swap_pin: nozzle_mcu:PA15
# prth_msg_show: True
# prth_dbg_ippt: 172.23.208.115
pres_cs0_pin: nozzle_mcu:PB13, nozzle_mcu:PB14
pres_tri_hold:3000, 10000, 500
# prth_tmp_comp:26,300,0,0.80
# prth_tmp_comp:26,300,0,0.19
# prth_tmp_comp:26,300,0,0.20
# prth_tmp_comp:26,300,0,0.24
prth_tmp_comp:26,300,0,0.15
prth_max_chps:8
prth_min_fans:0.01
# prth_gas_calr:0.001


[thermistor my_thermistor]
temperature1:25
resistance1:260000
temperature2:220
resistance2:738
temperature3:350
resistance3:98

[extruder]
max_extrude_cross_section: 80
max_extrude_only_distance:1000.0
step_pin:nozzle_mcu:PB5
dir_pin:nozzle_mcu:PB4
enable_pin:!nozzle_mcu:PB2
microsteps:16
# rotation_distance:6.7
rotation_distance:6.9
nozzle_diameter:0.400
filament_diameter:1.750
heater_pin:nozzle_mcu:PB8
#sensor_type: my_thermistor
sensor_type: EPCOS 100K B57560G104F
sensor_pin:nozzle_mcu:PA0#PC5
pressure_advance: 0.080
control:pid
pid_kp:23.565
pid_ki:1.765
pid_kd:78.646
min_temp:0
max_temp:320

[tmc2208 extruder]
uart_pin:nozzle_mcu:PB11
tx_pin:nozzle_mcu:PB10
interpolate: false
run_current:0.37  #MS35776
# run_current:0.7  #TMC2208
# hold_current:0.7
sense_resistor: 0.3
# sense_resistor: 0.2
# stealthchop_threshold: 999999999
stealthchop_threshold: 0
# uart_address:3


[heater_bed]
heater_pin: PC8
sensor_type: EPCOS 100K B57560G104F
sensor_pin: PC4
control: pid
pid_kp: 27
pid_ki: 0.08
pid_kd: 0
min_temp: 0
max_temp: 115
temp_offset_flag:True
adc_temp_list: 25,40,53,69,85,110
actual_temp_list: 25,38,50,65,80,110

#模型散热风扇
[output_pin fanp0]
pin: !nozzle_mcu: PB6
[output_pin fan0]
pin: !nozzle_mcu:PA11# PA11
pwm: True
cycle_time: 0.00004
hardware_pwm: false
value: 0.00
scale: 255
shutdown_value: 0.0

#底板风扇
[output_pin board_fan]
pin: !PA0

#喉管散热风扇
[heater_fan hotend_fan]
pin: nozzle_mcu:PB7
max_power: 1.0
shutdown_speed: 0
cycle_time: 0.010
hardware_pwm: False
kick_start_time: 0.100
off_below: 0.0
heater: extruder
fan_speed: 1.0
heater_temp: 50.0


[duplicate_pin_override]
pins: PA8,PA6,PB13,PA10,PB9,PB10,PB7,PB8,PB4,PA5,PB6,PB5,PC8

[motor_control]
switch: 0
retries: 4
cut_pos_offset: -0.4  # 切刀位置补偿系数 mm
motor_x_stall: PA8
motor_y_stall: PA6
# motor_z_stall: PB13
# motor_z1_stall: PA10
# motor_e_stall: nozzle_mcu:PB12

motor_x_dir:  !PB9,0#!PB9,0
motor_x_step: PB10,0
motor_y_dir:  PB7,0
motor_y_step: PB8,0

# motor_z_dir: PB4,0
# motor_z_step: PA5,1
# motor_z1_dir: PB6,1
# motor_z1_step: PB5,1

#共振补偿
[lis2dw x]
cs_pin: nozzle_mcu:PA4
spi_speed: 5000000
axes_map: x,z,y
spi_software_sclk_pin: nozzle_mcu:PA5
spi_software_mosi_pin: nozzle_mcu:PA7
spi_software_miso_pin: nozzle_mcu:PA6

[lis2dw y]
cs_pin: bed_mcu:PA4
spi_speed: 5000000
axes_map: -y,x,-z
spi_software_sclk_pin: bed_mcu:PA5
spi_software_mosi_pin: bed_mcu:PA7
spi_software_miso_pin: bed_mcu:PA6

[resonance_tester]
accel_chip_x: lis2dw x
accel_chip_y: lis2dw y
max_freq: 90
accel_per_hz: 75
probe_points:
   130,130,100

#调平配置
[bed_mesh]
speed: 300
mesh_min: 10,10
mesh_max: 250,250
probe_count: 7,7
fade_start: 5.0
fade_end: 50.0
algorithm: bicubic
horizontal_move_z: 3
split_delta_z: 0.01
move_check_distance: 1

[printer]
kinematics: cartesian
max_velocity: 500
max_accel: 12000
max_accel_to_decel: 12000
max_z_velocity: 20
square_corner_velocity: 8.0
square_corner_max_velocity: 200.0
max_z_accel: 500

#共振补偿预制参数
[input_shaper]
shaper_type_y = mzv
shaper_freq_y = 35.0
[input_shaper]
shaper_type_x = mzv
shaper_freq_x = 45.0

[exclude_object]

#擦喷嘴
[nozzle_clear]
clear_temp:140
enable_clear:true
upraise:0.7
start_pos: 98, 266    
touch_cnt: 3
clear_start: 148, 266
probe_pos_diff: 0, 0
clear_lenght: 14, 2
upraise: -1
clear_cnt: 10

#Z轴电机线检测
[tmc_line_check]

#向上对高
[z_align]
quick_speed: 20 # mm/s  下降速度
slow_speed: 5 # mm/s  探测速度
rising_dist: 5 # mm  首次探测到光电后的上升距离
filter_cnt: 10 # 连续触发限位的次数,用作滤波
timeout: 30 # s 单次探测超时时间
retries: 7 # 重试次数
retry_tolerance: 10  # 两个光电的调整允许的最大偏差 10步 步距是0.0025mm
endstop_pin_z: PB15 # 光电触发
endstop_pin_z1: PB14  # 光电触发
zd_up: 0  # 步进电机远离限位开关的电平
zes_untrig: 0  # 限位开关未触发时的电平
diff_z_offset: 0.5 # 断电续打悬空差异补偿 压层时减小此值, 悬空时增大此值

[filament_switch_sensor filament_sensor]
pause_on_runout: true
switch_pin: !nozzle_mcu:PB15
runout_gcode:
  {% if printer.extruder.can_extrude|lower == 'true' %}
    G91
    G0 E30 F600
    G90
  {% endif %}
  BOX_CHECK_MATERIAL_REFILL

#logo灯
[output_pin LED]
pin: nozzle_mcu:PB12
[filament_switch_sensor filament_sensor_2]
pause_on_runout: false
switch_pin: PB12
[filament_switch_sensor filament_sensor_3]
pause_on_runout: false
switch_pin: PB13
[filament_switch_sensor filament_sensor_4]
pause_on_runout: false
switch_pin: PB14
[filament_switch_sensor filament_sensor_5]
pause_on_runout: false
switch_pin: PB15

[output_pin BED_IO]
pin: !PC5

[output_pin BED_IO2]
pin: !PC8

[output_pin LED_24]
pin: PB0

[output_pin FAN2]
pin: PB2

 

/mnt/UDISK/printer_data/config/box.cfg

Révélation
[serial_485 serial485]
serial: /dev/ttyS5
baud: 230400

[auto_addr]

[filament_rack]
need_clean_length: 63 #外挂耗材分段清理长度
first_clean_length: 66

[box]
bus:serial485
filament_sensor:filament_sensor
pre_cut_pos_x: 240#223.8  #预撞刀的位置,保证垂直撞刀
pre_cut_pos_y: 130#352
# cut_pos_x: 283.5#223.8    #
cut_pos_y: 130#352#368
#middle_cut_pos_y:
retract_len_before_cut: 0 #30 #切料前回抽长度(减少换料过程中的耗材损耗)
Tn_retrude: -20#-60       #切料后,使耗材退出挤出齿轮的长度
Tn_retrude_velocity: 600#600#360  #回抽速度
Tn_extrude_temp: 220  #挤出温度
Tn_extrude: 140    #换料挤出长度
Tn_extrude_velocity: 360  #挤出速度
buffer_empty_len: 30  #缓冲器回抽预留长度,需要挤出缓冲器预留的长度 (切断挤出机内撞刀到挤出齿轮的长度)
clean_left_pos_x: 0  #铁氟龙擦嘴的左位置
clean_left_pos_y: 130# 368
clean_right_pos_x: -5 #铁氟龙擦嘴的右位置
clean_right_pos_y: 130
clean_velocity: 12000
box_need_clean_length:63
box_first_clean_length:66
box_need_clean_length_max:72
last_flush_nozzle_clean_times:2 #打印时分段冲刷最后一次冲刷次数
cut_velocity: 15000
extrude_pos_x: -18.50 #127   #切换料吐料的位置
extrude_pos_y: 130
has_extrude_pos: 1          #有没有吐料需要  区分K1_MAX和f008
safe_pos_y: 130
check_cut_pos_x_max: 280
switch_pin:!nozzle_mcu:PB1
version: 1
detour_pos_y:261   #切料到吐料y轴迂回坐标
# detour_z: True     #切料到吐料z轴是否迂回  
detour_y :True     #切料到吐料y轴是否迂回  
# muticlean :True    #多次
# clean_slowdown :True     
# anti_wire :True    #是否开启防拉丝

[gcode_macro BOX_CHECK_MATERIAL]
gcode:
  BOX_ERROR_CLEAR  #If the box error state is not cleared


[gcode_macro BOX_LOAD_MATERIAL_WITH_MATERIAL]
gcode:
  M104
  BOX_CHECK_MATERIAL
  BOX_CUT_MATERIAL
  BOX_SAVE_FAN
  BOX_RETRUDE_MATERIAL_WITH_TNN # BOX_RETRUDE_MATERIAL
  BOX_EXTRUDE_MATERIAL
  BOX_EXTRUDER_EXTRUDE
  BOX_MATERIAL_CHANGE_FLUSH # BOX_MATERIAL_FLUSH
  BOX_RESTORE_FAN

[gcode_macro BOX_LOAD_MATERIAL_WITHOUT_MATERIAL]
gcode:
  M104
  BOX_CHECK_MATERIAL
  BOX_EXTRUDE_MATERIAL
  BOX_EXTRUDER_EXTRUDE
  BOX_MATERIAL_CHANGE_FLUSH # BOX_MATERIAL_FLUSH

[gcode_macro BOX_RETRUDE_MATERIAL_WITH_TNN]
rename_existing: BOX_RETRUDE_MATERIAL_WITH_TNN1
gcode:
  BOX_SET_TEMP
  BOX_GO_TO_EXTRUDE_POS
  BOX_RETRUDE_MATERIAL

[gcode_macro BOX_QUIT_MATERIAL]
gcode:
  BOX_CHECK_MATERIAL
  BOX_CUT_MATERIAL
  BOX_RETRUDE_MATERIAL_WITH_TNN
  SET_COOL_TEMP

# eg:
# BOX_EXTRUDE_MATERIAL TNN=T1A
# BOX_EXTRUDER_EXTRUDE TNN=T1A
# BOX_MATERIAL_FLUSH LEN=100 VELOCITY=360 TEMP=220
# BOX_RETRUDE_MATERIAL_WITH_TNN TNN=T1A

[gcode_macro BOX_INFO_REFRESH]
gcode:
  BOX_SET_PRE_LOADING ADDR={params.ADDR} NUM={params.NUM} ACTION=RUN
  M400
  BOX_GET_RFID ADDR={params.ADDR} NUM={params.NUM}
  M400
  BOX_GET_REMAIN_LEN ADDR={params.ADDR} NUM={params.NUM}
  M400


[gcode_macro POP_FILAMENT_OUT]
gcode:
  {% set box = printer.configfile.settings['box'] %}
  {% set pos_x = box.extrude_pos_x %}
  M400
  G90
  G0 X10 F12000
  G0 X{pos_x}
  G0 X10 
  G0 X{pos_x}
  G0 X10 
  G0 X{pos_x}
  G0 X20 

 

/mnt/UDISK/printer_data/config/printer_params.cfg

Révélation
# F018
# Printer_size: 260x260x300
# Version: v1.0.0
# CreateDate: 2024/04/13
# Nozzle_mcu: chip: GD32F303CBT6
#             version: F018-NOZZLE-V1.0.0
# Leveling_mcu: chip: GD32E230F8P6
#             version: F018-LEVELING-V1.0.0
# mcu: chip: GD32F303RET6
#      version: CR4CU220812S12

[custom_macro]
default_bed_temp: 50
default_extruder_temp: 240
g28_ext_temp: 140

[fan_feedback]
fan0_pin: ^nozzle_mcu:PA9 # backplane fan
fan1_pin: ^nozzle_mcu:PA10 # model fan
fan2_pin: ^nozzle_mcu:PB9 # model fan
print_delay_time: 5
current_delay_time: 2

# 产品定义参数
[gcode_macro product_param]
# 模型成型尺寸
variable_bed_size_x: 260 
variable_bed_size_y: 260
variable_bed_size_z: 300 
# 支持最高温度
variable_nozzle_temp: 300
variable_bed_temp: 100
gcode:

 

/mnt/UDISK/printer_data/config/gcode_macro.cfg

Révélation
# F018
[virtual_sdcard]
#path: /home/rock/gcode_files
path: /usr/data/printer_data/gcodes

[pause_resume]

[display_status]

[gcode_macro PRINTER_PARAM]
variable_z_safe_pause: 0.0
variable_max_x_position: 260.0
variable_max_y_position: 260.0
variable_max_z_position: 300.0
variable_fans: 3
variable_auto_g29: 0
variable_default_bed_temp: 50
variable_default_extruder_temp: 240
variable_g28_extruder_temp: 140
variable_print_calibration: 0
variable_fan0_min: 51
variable_fan0_speed: 0
variable_hotend_temp: 200
variable_default_acc: 12000
gcode:

[gcode_macro STRUCTURE_PARAM]
variable_bed_length: 260
variable_bed_width: 260
variable_bed_hight: 300
variable_laser_x_offset: 45.0
variable_laser_y_offset: -8.0
variable_laser_z_offset: 3.0
variable_cali_x_offset: 200.9
variable_cali_y_offset: 8.9
variable_cali_z_offset: 5.0
gcode:
[gcode_macro CANCEL_PRINT]
description: Cancel the actual running print
rename_existing: CANCEL_PRINT_BASE
variable_inside_cancel: 0
gcode:
  RESPONSE_INFO MSG="Canceling print"
  SET_GCODE_VARIABLE MACRO=CANCEL_PRINT VARIABLE=inside_cancel VALUE=1
  {% set inside_cancel = printer['gcode_macro CANCEL_PRINT'].inside_cancel|int %}
  RESPONSE_INFO MSG="inside_cancel:{inside_cancel}"
  {% set act_z = printer.toolhead.position.z|float %}
  {% if act_z + 50 > 305 %}
    {% set pos_z = 305 %}
  {% else %}
    {% set pos_z = printer.toolhead.position.z|float + 50 %}
  {% endif %}
  {% if "xyz" in printer.toolhead.homed_axes %}
    G90
    G1 Z{pos_z} F1200
  {% else %}
    {action_respond_info("Printer not homed")}
    G28 X Y
  {% endif %}

  CANCEL_PRINT_BASE
  BOX_MOVE_TO_CUT
;  BOX_END
  FORCE_MOVE_E E=-2
  TURN_OFF_HEATERS
  G1 F3000 X10 Y260
  M400
  M104 S0
  M140 S0
  M107
  M84
  FINISH_INIT

  BOX_END_PRINT
  SET_GCODE_VARIABLE MACRO=CANCEL_PRINT VARIABLE=inside_cancel VALUE=0
  RESPONSE_INFO MSG="inside_cancel:{inside_cancel}"
  RESPONSE_INFO MSG="Print canceled"

  
[gcode_macro MOTOR_CANCEL_PRINT]
gcode:
  EXCLUDE_OBJECT_RESET
  PRINT_PREPARE_CLEAR
  M220 S100
  SET_VELOCITY_LIMIT ACCEL=5000 ACCEL_TO_DECEL=5000
  TURN_OFF_HEATERS
  M107 P1
  M107 P2
  M141 S0
  SET_PIN PIN=extruder_fan VALUE=0
  BOX_SET_CURRENT_BOX_IDLE_MODE
  CANCEL_PRINT_BASE
  WAIT_TEMP_START

[gcode_macro IF_NEED_HOME]
gcode:
  {% set x_axes = printer.toolhead.homed_axes %}
  {% if x_axes is defined and x_axes[0] is defined %}
    {action_respond_info(
        "x_axes: %s \n"
        % (x_axes))}
  {% else %}
    G28 X Y
  {% endif %}


[gcode_macro PRINT_CALIBRATION]
# This part of the command is replaced by the application side without passing parameters
gcode:
  CX_PRINT_LEVELING_CALIBRATION
  
[gcode_macro FIRST_FLOOR_PAUSE_POSITION]
gcode:
  {% set extruder_temp = printer.custom_macro.g28_ext_temp %}
  M104 S{extruder_temp}
  {% set y_park = printer.toolhead.axis_maximum.y/2 %}
  {% set x_park = printer['gcode_macro PRINTER_PARAM'].max_x_position|float + 1 %}
  G90
  G1 Z2 F600
  G1 X{x_park} Y{y_park} F6000
  G1 Z0.2 F600

[gcode_macro FIRST_FLOOR_RESUME]
description: Resume the first floor print
gcode:
    ##### read E from pause macro #####
  {% set E = printer["gcode_macro FIRST_FLOOR_PAUSE"].extrude|float + 1.0 %}
  #### get VELOCITY parameter if specified ####
  {% if 'VELOCITY' in params|upper %}
    {% set get_params = ('VELOCITY=' + params.VELOCITY) %}
  {%else %}
    {% set get_params = "" %}
  {% endif %}
  ##### end of definitions #####
  {% if printer.extruder.can_extrude|lower == 'true' %}
    G91
    G1 E{E} F2100
  {% else %}
    {action_respond_info("Extruder not hot enough")}
  {% endif %}
  RESUME_BASE {get_params}

[gcode_macro FIRST_FLOOR_PAUSE]
description: Pause the first floor print
# change this if you need more or less extrusion
variable_extrude: 2.0
gcode:
  ##### read E from pause macro #####
  {% set E = printer["gcode_macro FIRST_FLOOR_PAUSE"].extrude|float %}
  ##### set park positon for x and y #####
  # default is your max posion from your printer.cfg
  {% set y_park = printer.toolhead.axis_maximum.y/2 %}
  {% set x_park = printer.toolhead.axis_maximum.x|float - 10.0 %}
  ##### calculate save lift position #####
  {% set max_z = printer["gcode_macro PRINTER_PARAM"].max_z_position|float %}
  {% set act_z = printer.toolhead.position.z|float %}
  {% set z_safe = 0.0 %}
  {% if act_z < (max_z - 2.0) %}
    {% set z_safe = 2.0 %}
  {% elif act_z < max_z %}
    {% set z_safe = max_z - act_z %}
  {% endif %}
  ##### end of definitions #####
  SET_GCODE_VARIABLE MACRO=PRINTER_PARAM VARIABLE=z_safe_pause VALUE={z_safe|float}
  PAUSE_BASE
  G91
  {% if "xyz" in printer.toolhead.homed_axes %}
    {% if printer.extruder.can_extrude|lower == 'true' %}
      G1 E-1.0 F180
      G1 E-{E} F4000
    {% else %}
      {action_respond_info("Extruder not hot enough")}
    {% endif %}
    G1 Z{z_safe} F600
    G90
    G1 X{x_park} Y{y_park} F30000
  {% else %}
    {action_respond_info("Printer not homed")}
  {% endif %}


[gcode_macro RESPONSE_INFO]
gcode:
  {% set msg = params.MSG | default("response info") %}
  { action_respond_info(msg) }


[gcode_macro DO_COOLING]
gcode:
  {% if printer['gcode_macro IF_CUT_AND_COOLING'].resumed|int == 0 %}
    RESPONSE_INFO MSG="DO_COOLING:Start cooling."
    M104 S0
    RESPONSE_INFO MSG="DO_COOLING:Finish cooling."
  {% else %}
    RESPONSE_INFO MSG="DO_COOLING:Prepare print, no need to cooling."
  {% endif %}

[delayed_gcode COOLING_AFTER_PRINTER_PAUSED];run with reactor lock
gcode:
  {% if printer['print_stats'].state|lower == 'paused' %}
    RESPONSE_INFO MSG="COOLING_AFTER_PRINTER_PAUSED:Printer is paused."
    DO_COOLING
  {% else %}
    RESPONSE_INFO MSG="COOLING_AFTER_PRINTER_PAUSED:Printer is not paused, do nothing."
  {% endif %}

[gcode_macro DO_CUT]
gcode:
  {% if printer['gcode_macro IF_CUT_AND_COOLING'].resumed|int == 0 %}
    RESPONSE_INFO MSG="DO_CUT:Start cut."
    {% set x_park = 0 %}
    {% set y_park = 260 %}
    BOX_MOVE_TO_CUT
    G91
    FORCE_MOVE_E E=-2
    G90
    M104 S140
    M400
    G1 X{x_park} Y{y_park} F6000
    UPDATE_DELAYED_GCODE ID=COOLING_AFTER_PRINTER_PAUSED DURATION=900
    RESPONSE_INFO MSG="DO_CUT:Cut finish."
  {% else %}
    RESPONSE_INFO MSG="DO_CUT:Prepare print, no need to cut and cooling."
  {% endif %}

[delayed_gcode CUT_AND_COOLING_AFTER_PRINTER_PAUSED];run with reactor lock
gcode:
  {% if printer['print_stats'].state|lower == 'paused' %}
    RESPONSE_INFO MSG="CUT_AND_COOLING_AFTER_PRINTER_PAUSED:Printer is paused."
    DO_CUT
    SET_GCODE_VARIABLE MACRO=IF_CUT_AND_COOLING VARIABLE=inside_cut VALUE=0
  {% else %}
    {% if printer['gcode_macro IF_CUT_AND_COOLING'].resumed|int == 0 %}
      RESPONSE_INFO MSG="CUT_AND_COOLING_AFTER_PRINTER_PAUSED:Printer is not paused, waiting."
      UPDATE_DELAYED_GCODE ID=CUT_AND_COOLING_AFTER_PRINTER_PAUSED DURATION=1
    {% else %}
      SET_GCODE_VARIABLE MACRO=IF_CUT_AND_COOLING VARIABLE=inside_cut VALUE=0
      RESPONSE_INFO MSG="CUT_AND_COOLING_AFTER_PRINTER_PAUSED:Prepare print, no need to cut and cooling."
    {% endif %}
  {% endif %}

[gcode_macro IF_CUT_AND_COOLING]
variable_inside_cut: 0
variable_resumed: 0
gcode:
  SET_GCODE_VARIABLE MACRO=IF_CUT_AND_COOLING VARIABLE=resumed VALUE=0
  {% if printer['gcode_macro IF_CUT_AND_COOLING'].inside_cut|int == 0 %}
    {% if printer['motor_control'].cut.state |lower == 'true' %}
      RESPONSE_INFO MSG="IF_CUT_AND_COOLING:Last cut_present value is true, need to cut."
      SET_GCODE_VARIABLE MACRO=IF_CUT_AND_COOLING VARIABLE=inside_cut VALUE=1
      UPDATE_DELAYED_GCODE ID=CUT_AND_COOLING_AFTER_PRINTER_PAUSED DURATION=1
    {% else %}
      RESPONSE_INFO MSG="IF_CUT_AND_COOLING:Last cut_present value is false, no need to cut."
      {% set x_park = 0 %}
      {% set y_park = 260 %}
      G91
      FORCE_MOVE_E E=-2
      G90
      M104 S140
      M400
      G1 X{x_park} Y{y_park} F6000
      RESPONSE_INFO MSG="IF_CUT_AND_COOLING:finish."
    {% endif %}
  {% else %}
    RESPONSE_INFO MSG="IF_CUT_AND_COOLING:Inside cut, no need to cut."
  {% endif %}

[gcode_macro PAUSE]
description: Pause the actual running print
rename_existing: PAUSE_BASE
# change this if you need more or less extrusion
variable_extrude: 2.0
gcode:
    {% set inside_cancel = printer['gcode_macro CANCEL_PRINT'].inside_cancel|int %}
    RESPONSE_INFO MSG="Pausing print, inside_cancel:{inside_cancel}"
    {% if printer['print_stats'].state|lower == 'cancelled' %}
      RESPONSE_INFO MSG="PAUSE: printer state is not printing."
    {% else %}
      {% if printer['gcode_macro CANCEL_PRINT'].inside_cancel|int == 0 %}
        { action_respond_info("Printer is pausing.\n") }
    ##### read E from pause macro #####
        {% set E = printer["gcode_macro PAUSE"].extrude|float %}
    ##### set park positon for x and y #####
    # default is your max posion from your printer.cfg
    # {% set x_park = printer.toolhead.axis_maximum.x|float - 5.0 %}
    # {% set y_park = printer.toolhead.axis_maximum.y|float - 5.0 %}

    ##### calculate save lift position #####
        {% set max_z = printer.toolhead.axis_maximum.z|float %}
        {% set act_z = printer.toolhead.position.z|float %}
        {% if act_z < 48.0 %}
        {% set z_safe = 50.0 - act_z %}
        {% elif act_z < (max_z - 2.0) %}
        {% set z_safe = 2.0 %}
        {% else %}
        {% set z_safe = max_z - act_z %}
        {% endif %}
        SET_GCODE_VARIABLE MACRO=PRINTER_PARAM VARIABLE=z_safe_pause VALUE={z_safe|float}
    ##### end of definitions #####
        PAUSE_BASE
        SET_GCODE_VARIABLE MACRO=PRINTER_PARAM VARIABLE=hotend_temp VALUE={printer.extruder.target}
        {% if printer.extruder.can_extrude|lower == 'true' %}
          G91
          G1 E-1.0 F180
          G1 E-{E} F360
          G90
          {% else %}
            {action_respond_info("Extruder not hot enough")}
          {% endif %}
          {% if "xyz" in printer.toolhead.homed_axes %}
            G91
            G1 Z{z_safe} F600
            G90
            M400
            IF_CUT_AND_COOLING
        {% else %}
          {action_respond_info("Printer not homed")}
        {% endif %}
    ;Printer is canceling, no need to pause
      {% else %}
        {action_respond_info("Printer is canceling, no need to pause")}
      {% endif %}
    {% endif %}

[gcode_macro RESUME]
description: Resume the actual running print
rename_existing: RESUME_BASE
gcode:
    SET_GCODE_VARIABLE MACRO=IF_CUT_AND_COOLING VARIABLE=resumed VALUE=1
    {% if printer['gcode_macro PRINTER_PARAM'].hotend_temp|int != 0 %}
      {% if printer['gcode_macro PRINTER_PARAM'].hotend_temp|int > printer.extruder.temperature %}
        M109 S{printer['gcode_macro PRINTER_PARAM'].hotend_temp|int}
      {% else %}
        M104 S{printer['gcode_macro PRINTER_PARAM'].hotend_temp|int}
      {% endif %}
      SET_GCODE_VARIABLE MACRO=PRINTER_PARAM VARIABLE=hotend_temp VALUE=0
    {% endif %}
    ##### read E from pause macro #####
    {% set E = printer["gcode_macro PAUSE"].extrude|float + 60.0 %}
    #### get VELOCITY parameter if specified ####
    {% if 'VELOCITY' in params|upper %}
      {% set get_params = ('VELOCITY=' + params.VELOCITY)  %}
    {%else %}
      {% set get_params = "" %}
    {% endif %}
    {% set z_resume_move = printer['gcode_macro PRINTER_PARAM'].z_safe_pause|int %}
    {% if z_resume_move > 2 %}
      {% set z_resume_move = z_resume_move - 2 %}
      G91
      G1 Z-{z_resume_move} F600
      M400
    {% endif %}

    ##### end of definitions #####
    {% if printer.extruder.can_extrude|lower == 'false' %}
      {action_respond_info("Extruder not hot enough, SET M109 S%s" % 
        printer['gcode_macro PRINTER_PARAM'].hotend_temp|int)}
      M109 S{printer['gcode_macro PRINTER_PARAM'].hotend_temp|int}
    {% else %}
      M104 S{printer['gcode_macro PRINTER_PARAM'].hotend_temp|int}
    {% endif %}
    {% if printer['gcode_macro PRINTER_PARAM'].hotend_temp|int > printer.extruder.temperature %}
      IF_NEED_HOME
      BOX_GO_TO_EXTRUDE_POS
      #G91
      #G1 E{E} F180
      RESUME_FLUSH LENGTH={E}
      M400
      BOX_NOZZLE_CLEAN
      M109 S{printer['gcode_macro PRINTER_PARAM'].hotend_temp|int}
    {% else %}
      RESPONSE_INFO MSG="Last hotend_temp below minimum extruder temperature"
    {% endif %}

    #恢复风扇(暂停前保存的数值)
    {% if printer['gcode_macro PRINTER_PARAM'].fan0_speed > 0 %}
      {% set s_value = (printer['gcode_macro PRINTER_PARAM'].fan0_speed * 255 - printer['gcode_macro PRINTER_PARAM'].fan0_min) * 255 / (255 - printer['gcode_macro PRINTER_PARAM'].fan0_min)|float %}
      M106 S{s_value}
      #冗余操作  恢复值为0
      SET_GCODE_VARIABLE MACRO=PRINTER_PARAM VARIABLE=fan0_speed VALUE=0
    {% endif %} 
    RESUME_BASE {get_params}


[gcode_macro M900]
gcode:
  {% if 'K' in params %}
    {% if 'E' in params %}
      SET_PRESSURE_ADVANCE EXTRUDER={params.E} ADVANCE={params.K}
    {% else %}
      SET_PRESSURE_ADVANCE ADVANCE={params.K}
    {% endif %}
  {% endif %}
 
[delayed_gcode wait_temp]
# initial_duration: 2.
gcode:
  {% set cur_temp = printer.extruder.temperature %}
  {% if cur_temp|int < 40 %}
    {action_respond_info("end_temp!\n")}
    WAIT_TEMP_END
  {% else %}
    {action_respond_info("cur_temp = %s \n" % (cur_temp))}
    UPDATE_DELAYED_GCODE ID=wait_temp DURATION=5
  {% endif %}

[gcode_macro WAIT_TEMP_START]
gcode:
  UPDATE_DELAYED_GCODE ID=wait_temp DURATION=1
  SET_PIN PIN=fan0 VALUE=127
 
[gcode_macro WAIT_TEMP_END]
gcode:
  UPDATE_DELAYED_GCODE ID=wait_temp DURATION=0
  M106 P0 S0 

[gcode_arcs]#打印圆
resolution: 1.0

[gcode_macro M204]
rename_existing: M204.1
gcode:
  # {% if printer['gcode_macro Qmode'].flag|int == 0 %}
  {% set get_params = "" %}
  {% if 'S' in params|upper %}
    {% set get_params = (get_params + ' ' + 'S' + params.S) %}
  {% endif %}
  {% if 'P' in params|upper %}
    {% set get_params = (get_params + ' ' + 'P' + params.P) %}
  {% endif %}
  {% if 'T' in params|upper %}
    {% set get_params = (get_params + ' ' + 'T' + params.T) %}
  {% endif %}
  M204.1 {get_params}
  # {% endif %}

[gcode_macro M205]
gcode:
  {% if 'X' in params %}
    SET_VELOCITY_LIMIT SQUARE_CORNER_VELOCITY={params.X}
  {% elif 'Y' in params %}
    SET_VELOCITY_LIMIT SQUARE_CORNER_VELOCITY={params.Y}
  {% endif %}


[gcode_macro G29]
gcode:
  M140 S60
  {% if "xyz" not in printer.toolhead.homed_axes %}
    G28 Z
  {% endif %}
  {% set acc = printer["gcode_macro PRINTER_PARAM"].default_acc %}
  M204 S{acc}
  G90
  M107
  NOZ_CLEAR
  ZDOWN_SWITCH ENABLE=0
  G28 Z
  BED_MESH_CLEAR
  Z_TILT_ADJUST
  ZDOWN_SWITCH ENABLE=0
  G28 Z
  BED_MESH_PROFILE LOAD="default" 
  BED_MESH_CALIBRATE
  G1 X130Y130Z10F12000
  M140 S0
  CXSAVE_CONFIG

[gcode_macro CALIBRATE_CUT_POS]
gcode:
  SET_LIMITS
  MOTOR_CHECK_CUT_POS
  M400
  RESTORE_LIMITS

[gcode_macro INPUTSHAPER]
gcode:
  G28
  CALIBRATE_CUT_POS
  G90
  {% if 'X' in params.AXES|upper %}
    SHAPER_CALIBRATE AXIS=X ROLL_CAL=0
  {% elif 'Y' in params.AXES|upper %}
    SHAPER_CALIBRATE AXIS=Y ROLL_CAL=0
  {% else %}
    SHAPER_CALIBRATE ROLL_CAL=0
  {% endif %}
  CXSAVE_CONFIG

#固定共振补偿模式
[gcode_macro AUTOTUNE_SHAPERS]
variable_autotune_shapers: 'mzv,zv,ei'
gcode:
  

[gcode_macro M106]
gcode:
  {% set fans = printer["gcode_macro PRINTER_PARAM"].fans|int %}
  {% set fan = 0 %}
  {% set value = 0 %}
  {% if params.P is defined %}
  {% set tmp = params.P|int %}
  {% if tmp < fans %}
  {% set fan = tmp %}
  {% endif %}
  {% endif %}
  {% if params.S is defined %}
  {% set tmp = params.S|float %}
  {% else %}
  {% set tmp = 255 %}
  {% endif %}
  {% if tmp > 0 %}
  {% if fan == 0 %}
  {% set value = (255 - printer["gcode_macro PRINTER_PARAM"].fan0_min) / 255 * tmp %}
  {% if printer['gcode_macro Rmode'].flag | int == 0 %}
# SET_GCODE_VARIABLE MACRO=Qmode VARIABLE=fan0_value VALUE={value}
    {% if tmp > printer['gcode_macro PRINTER_PARAM'].fan0_min * 2  %}
      {% set value = tmp / 2 %}
    {% else %}
      {% set value = printer["gcode_macro PRINTER_PARAM"].fan0_min %}
    {% endif %}
  {% else %}
    {% if tmp < printer['gcode_macro PRINTER_PARAM'].fan0_min %}
      {% set value = printer["gcode_macro PRINTER_PARAM"].fan0_min %}
    {% endif %}
  {% endif %}
  {% endif %}
  {% endif %}
###########################  fan 1 2 #######################
  {% if fan in [1, 2, 3] %}
  RESPONSE_INFO MSG="fan{fan} is not support"
  {% else %}
  {% if value >= 255 %}
  {% set value = 255 %}
  {% endif %}
  RESPONSE_INFO MSG="VALUE: {value}"
  SET_PIN PIN=fan{fan} VALUE={value}
  {% endif %}
##########################  NOT fan 1 2 ####################

[gcode_macro M107]
gcode:
  {% if params.P is defined %}
    SET_PIN PIN=fan0 VALUE=0
  {% else %}
    SET_PIN PIN=fan0 VALUE=0
  {% endif %}


[gcode_macro COOLING_AFTER_LOAD_OR_QUIT_MATERIAL]
gcode:
#优化进退料后喷嘴降温逻辑
  {% if printer_state == "paused" %}
  M104 S140
  {% elif printer_state == "printing" %}
#M104 S140  #不处理
  {% else %}
  M104 S0
  {% endif %}


#进料
[gcode_macro LOAD_MATERIAL]
gcode:
  SAVE_GCODE_STATE NAME=myMoveState
  IF_NEED_HOME
  BOX_GO_TO_EXTRUDE_POS
  FILAMENT_RACK_SAVE_FAN
  FILAMENT_RACK_PRE_FLUSH
  FILAMENT_RACK_SET_TEMP
  FILAMENT_RACK_FLUSH
  FILAMENT_RACK_RESTORE_FAN
  SET_COOL_TEMP
  BOX_MOVE_TO_SAFE_POS
  RESTORE_GCODE_STATE NAME=myMoveState

#退料
[gcode_macro QUIT_MATERIAL]
gcode:
  SAVE_GCODE_STATE NAME=myMoveState
  BOX_GO_TO_EXTRUDE_POS
  FILAMENT_RACK_SET_TEMP
  BOX_MOVE_TO_CUT
  M400
  G91
  G0 E-10 F360
  G90
  M400
  BOX_MOVE_TO_SAFE_POS
  SET_COOL_TEMP
  RESTORE_GCODE_STATE NAME=myMoveState

#擦嘴前挤出
[gcode_macro EXTRUDE_BEFORE_CLEAR]
gcode:
  SAVE_GCODE_STATE NAME=myMoveState
  G91
  G1 E60 F180
  M400
  BOX_NOZZLE_CLEAN
  M104 S0
  RESTORE_GCODE_STATE NAME=myMoveState

#TPU擦嘴前挤出
[gcode_macro TPU_EXTRUDE_BEFORE_CLEAR]
gcode:
  SAVE_GCODE_STATE NAME=myMoveState
  G91
  G1 E60 F60
  M400
  BOX_NOZZLE_CLEAN
  M104 S0
  RESTORE_GCODE_STATE NAME=myMoveState

#多色手动换料
[gcode_macro M600]
gcode:
  PAUSE
  {% set act_e = printer.toolhead.position.e|float %}
  G91
  G1 E20 F180
  G1 E-30 F180
  G1 E-50 F600
  G90
  G92 E{act_e}

[gcode_macro FINISH_INIT]
gcode:
  {% set extruder = printer.configfile.settings['extruder'] %}
  {% set printer = printer.configfile.settings['printer'] %}
  # {% set acc = printer["gcode_macro PRINTER_PARAM"].default_acc %}
  SET_PRESSURE_ADVANCE ADVANCE={extruder.pressure_advance}
  SET_VELOCITY_LIMIT ACCEL_TO_DECEL={printer.max_accel_to_decel}
  #转角速度:5mm/s
  SET_VELOCITY_LIMIT SQUARE_CORNER_VELOCITY=5
  #加速度:12000mm/s²
  M204 S12000
  #减速加速度:8000mm/s²
  SET_VELOCITY_LIMIT ACCEL_TO_DECEL=8000
  #移动速率:100%
  M220 S100
  #挤出流量:100%
  M221 S100


[gcode_macro PRINT_TEMP_SET] 
gcode:
  {% set EXTRUDER_TEMP = params.EXTRUDER_TEMP|default(220)|float %}
  {% set BED_TEMP = params.BED_TEMP|default(60)|float %}
  {% set EXTRUDER_WAITTEMP = (140.0|float)|int %}
  {% set WAIT_TEMP = params.WAIT_TEMP|default(0)|int %}
  {% set EXTRUDER_BEDMESHTEMP = (45.0|float)|int %}
  {% set BED_MESH_TEMP = params.BED_MESH_TEMP|default(0)|int %}
  M106 S0  #需要关闭模型风扇
  M140 S{BED_TEMP}
  M104 S{EXTRUDER_WAITTEMP}
  SET_VELOCITY_LIMIT ACCEL=5000 ACCEL_TO_DECEL=5000
  {action_respond_info("print prepared 111")}
  {% if WAIT_TEMP|int == 1 %}
    SET_PIN PIN=fan0 VALUE=127 
    M190 S{BED_TEMP}
    M109 S{EXTRUDER_WAITTEMP}
    M104 S0
    M106 S0
  {% endif %}
  {% if BED_MESH_TEMP|int == 1 %}
    SET_PIN PIN=fan0 VALUE=127
    M190 S{BED_TEMP}
    M109 S{EXTRUDER_BEDMESHTEMP}
    M104 S0
    M106 S0
  {% endif %}

#开始打印宏
[gcode_macro NOZCLEAR_START_PRINT]
gcode:
  G92 E0
  G1 Z3 F600
  M83
  G1 Y100 F12000
  G1 X-2 F12000
  G1 Z0.28 F600
  G1 X-2 Y100 F4000
  G1 X-2 Y-2 E15 F2000
  G1 X60 Y-2 E9  F2000
  M82
  G92 E0


[gcode_macro END_PRINT]
gcode:
  {% set act_z = printer.toolhead.position.z|float %}
  {% if act_z + 50 > 305 %}
    {% set pos_z = 305 %}
  {% else %}
    {% set pos_z = printer.toolhead.position.z|float + 50 %}
  {% endif %}
  BOX_END
  BOX_END_PRINT
  G1 F3000 X0 Y260 Z{pos_z}
  M104 S0
  M140 S0
  M107
  M84

[gcode_macro START_PRINT]
variable_prepare: 0
gcode:
  Rmode_exit
  BOX_START_PRINT
  {% set acc = printer["gcode_macro PRINTER_PARAM"].default_acc %}
  G90
  SET_GCODE_OFFSET Z=0
  SET_VELOCITY_LIMIT SQUARE_CORNER_VELOCITY=10
  M204 S{acc}
  SET_VELOCITY_LIMIT ACCEL_TO_DECEL=8000
  {% set g28_extruder_temp = printer.custom_macro.g28_ext_temp %}
  {% set bed_temp = printer.custom_macro.default_bed_temp %}
  {% set extruder_temp = printer.custom_macro.default_extruder_temp %}
  {% set BED_TEMP = params.BED_TEMP|default(45)|float %}
  {% set EXTRUDER_TEMP = params.EXTRUDER_TEMP|default(200)|float %}
  {% set EXTRUDER_WAITTEMP = (EXTRUDER_TEMP/1.5|float)|int %}
  # {% set y_park = printer.toolhead.axis_maximum.y/2 %}
  {% if printer['gcode_macro START_PRINT'].prepare|int == 0 %} #fuildd网页打印
    {action_respond_info("print prepared 111")}
    M106 S0  #需要关闭模型风扇
    M140 S{params.BED_TEMP}
    M104 S{EXTRUDER_WAITTEMP}
    G28 X Y
    NOZ_CLEAR
    ZDOWN_SWITCH ENABLE=1
    G28 Z
    BOX_GO_TO_EXTRUDE_POS#M1500
    M190 S{params.BED_TEMP}
    # BOX_NOZZLE_CLEAN#M1501
    Z_TILT_ADJUST
    # BOX_GO_TO_EXTRUDE_POS#M1500
    ZDOWN_SWITCH ENABLE=0
    #M190 S{params.BED_TEMP}
    # BOX_NOZZLE_CLEAN#M1501
    SET_PIN PIN=fan0 VALUE=127
    M109 S45
    M106 S0
    NEXT_HOMEZ_NACCU
    G28 Z
    BED_MESH_CALIBRATE
    CXSAVE_CONFIG
  {% else %} #其他打印
    {action_respond_info("print prepared 222")}
    PRINT_PREPARE_CLEAR
  {% endif %}
  G0 X0 Y0 Z3 F12000
  M104 S{params.EXTRUDER_TEMP}
  # G1 Z5 F600
  BOX_GO_TO_EXTRUDE_POS#M1500
  M109 S{params.EXTRUDER_TEMP} ;wait nozzle heating
  M140 S{params.BED_TEMP}
  NOZCLEAR_START_PRINT
  M220 S100 ;Reset Feedrate
  M221 S100 ;Reset Flowrate
  G21
  G92 E0 ; Reset Extruder

[gcode_macro PRINT_PREPARED]
gcode:
  SET_GCODE_VARIABLE MACRO=START_PRINT VARIABLE=prepare VALUE=1
  {action_respond_info("print prepared")}

[gcode_macro PRINT_PREPARE_CLEAR]
gcode:
  SET_GCODE_VARIABLE MACRO=START_PRINT VARIABLE=prepare VALUE=0

[gcode_macro Qmode]
variable_flag: 0
variable_accel: 0
variable_accel_to_decel: 0
variable_velocity: 0
variable_square_corner_velocity: 0
variable_pressure_advance:0.0
variable_fan0_value: 0.00
variable_fan1_value: 0.00
variable_board_fan_value: 0.00
variable_speed_factor: 0
variable_max_accel: 2500
variable_max_accel_to_decel: 2500
gcode:
  {% set printer_state = printer.print_stats.state %}
  {% if printer['gcode_macro Qmode'].flag|int == 0 %}
     {% if printer_state == "printing" or printer_state == "paused" %}
      SET_GCODE_VARIABLE MACRO=Qmode VARIABLE=accel VALUE={printer.toolhead.max_accel}
      SET_GCODE_VARIABLE MACRO=Qmode VARIABLE=accel_to_decel VALUE={printer.toolhead.max_accel_to_decel}
      SET_GCODE_VARIABLE MACRO=Qmode VARIABLE=velocity VALUE={printer.toolhead.max_velocity}
      SET_GCODE_VARIABLE MACRO=Qmode VARIABLE=square_corner_velocity VALUE={printer.toolhead.square_corner_velocity}
      SET_GCODE_VARIABLE MACRO=Qmode VARIABLE=pressure_advance VALUE={printer.extruder.pressure_advance}
      SET_GCODE_VARIABLE MACRO=Qmode VARIABLE=speed_factor VALUE={printer.gcode_move.speed_factor}


      # Set Motion Parameters
      SET_VELOCITY_LIMIT ACCEL=2500
      SET_VELOCITY_LIMIT ACCEL_TO_DECEL=2500
      SET_VELOCITY_LIMIT VELOCITY=150
      SET_VELOCITY_LIMIT SQUARE_CORNER_VELOCITY=5
      SET_PRESSURE_ADVANCE ADVANCE=0.05
      M220 S40

      {% set tmp = printer['output_pin fan0'].value * 255 %}
      SET_GCODE_VARIABLE MACRO=Qmode VARIABLE=fan0_value VALUE={tmp}
      {% if tmp - printer['gcode_macro PRINTER_PARAM'].fan0_min > (255 - printer['gcode_macro PRINTER_PARAM'].fan0_min) / 2 %}
        {% set tmp = printer['gcode_macro PRINTER_PARAM'].fan0_min + (255 - printer['gcode_macro PRINTER_PARAM'].fan0_min) / 2 %}
        SET_PIN PIN=fan0 VALUE={tmp}
      {% endif %}

      {% set tmp = printer['output_pin board_fan'].value * 1 %}
      SET_GCODE_VARIABLE MACRO=Qmode VARIABLE=board_fan_value VALUE={tmp}
      SET_PIN PIN=board_fan VALUE={0}

      SET_GCODE_VARIABLE MACRO=Qmode VARIABLE=flag VALUE=1
      SET_QMODE_FLAG FLAG=1
     {% endif %}
  {% endif %}

[gcode_macro Qmode_exit]
gcode:
  {% set printer_state = printer.print_stats.state %}
  {% if printer['gcode_macro Qmode'].flag|int == 1 %}
    {% if printer_state == "printing" or printer_state == "paused" %}
      SET_VELOCITY_LIMIT ACCEL={printer['gcode_macro Qmode'].accel}
      SET_VELOCITY_LIMIT ACCEL_TO_DECEL={printer['gcode_macro Qmode'].accel_to_decel}
      SET_VELOCITY_LIMIT VELOCITY={printer['gcode_macro Qmode'].velocity}
      SET_VELOCITY_LIMIT SQUARE_CORNER_VELOCITY={printer['gcode_macro Qmode'].square_corner_velocity}
      SET_PRESSURE_ADVANCE ADVANCE={printer['gcode_macro Qmode'].pressure_advance}
      M220 S{printer['gcode_macro Qmode'].speed_factor * 100}

    #   {% set X_RUN_CUR = printer.configfile.settings['tmc2209 stepper_x'].run_current %}
    #   {% set Y_RUN_CUR = printer.configfile.settings['tmc2209 stepper_y'].run_current %}
    #   SET_TMC_CURRENT STEPPER=stepper_x CURRENT={X_RUN_CUR}
    #   SET_TMC_CURRENT STEPPER=stepper_y CURRENT={Y_RUN_CUR}
    #   SET_TMC_FIELD STEPPER=stepper_x FIELD=en_spreadcycle VALUE=1
    #   SET_TMC_FIELD STEPPER=stepper_y FIELD=en_spreadcycle VALUE=1
    #   G4 P1000

      {% if printer['output_pin fan0'].value != 0 %}
        {action_respond_info("fan0_value = %s" % printer['gcode_macro Qmode'].fan0_value)}
        SET_PIN PIN=fan0 VALUE={printer['gcode_macro Qmode'].fan0_value}
        SET_GCODE_VARIABLE MACRO=Qmode VARIABLE=fan0_value VALUE=0
      {% endif %}
      SET_PIN PIN=board_fan VALUE={printer['gcode_macro Qmode'].board_fan_value}


      SET_GCODE_VARIABLE MACRO=Qmode VARIABLE=flag VALUE=0
      SET_QMODE_FLAG FLAG=0
    {% endif %}
  {% endif %}

[gcode_macro Rmode]
variable_flag: 0
gcode:
  {% set printer_state = printer.print_stats.state %}
  {% if printer['gcode_macro Rmode'].flag|int == 0 %}
  {% if printer_state == "printing" or printer_state == "paused" %}
  SET_GCODE_VARIABLE MACRO=Rmode VARIABLE=flag VALUE=1
  SET_RMODE_FLAG FLAG=1
  SET_VELOCITY_LIMIT VELOCITY=500
  M220 S166
  SET_PIN PIN=fan0 VALUE=200
  {% endif %}
  {% endif %}

[gcode_macro Rmode_exit]
gcode:
  {% set printer_state = printer.print_stats.state %}
  {% if printer['gcode_macro Rmode'].flag|int == 1 %}
  {% if printer_state == "printing" or printer_state == "paused" %}
  SET_GCODE_VARIABLE MACRO=Rmode VARIABLE=flag VALUE=0
  SET_RMODE_FLAG FLAG=0
  SET_VELOCITY_LIMIT VELOCITY=300
  M220 S100
  SET_PIN PIN=fan0 VALUE=127
  {% endif %}
  {% endif %}


[gcode_macro A_TriPress_STEP1]
gcode:
  G28
  G1 Z25 F600

[gcode_macro A_TriPress_STEP2]
gcode:
  PROBE_ACCURACY PROBE_SPEED=5

 

 

Modifié (le) par PPAC
  • J'aime 2
Posté(e) (modifié)

Menus de l'écran de contrôle

image.thumb.jpeg.79d75f16459736ca32b534341aa8a132.jpeg image.thumb.jpeg.657a0656438315e37e11512222f6cd5b.jpeg image.thumb.jpeg.82a321c9fdab89ca1ec3c638c7702cd9.jpeg image.thumb.jpeg.c53b717a44c0f45f07adeb83edf938d2.jpeg

 

(Firmware v1.1.0.33.2)

Écran de démarrage (boot-screen)

image.jpeg.b3a707a3c52ace97ca2e811544ef4acf.jpeg

Écran d'accueil ( si pas premier démarrage )

image.png.48b0c87ba6762b251291210c66badfc2.png

Menu "Print", onglet "Local"

image.png.94da9f804e925a79694a0cd28c1dbee9.png image.png.0a4a344121ae74dbe0b9553ede73a637.png

Si clic sur un fichier d'impression

image.png.09aad274ec3c7329f6bc4afc538a67ce.png  image.png.18c42897f3587b91e0c154fed4ab8697.png ...

Si clic long sur un fichier d'impression, on passe en mode sélection multiple, pour copier vers la clé USB ou supprimer.

(image.png.bad27b2dc30911d5b17498181669a2bc.png si appui clic maintenu ~3 secondes image.png.22271bde497803ec49042454aa4b3368.png )

clic long relâché image.png.43d7d045503ea9ef137cb915bf5b6ba8.png (On peut alors sélectionner plusieurs fichiers image.png.5ab63c2ce3c091d011fbec292a6b0a64.png ...)

 

Menu "Prepare", onglet "Movement"

image.png.9347985d7129b55cade49711d4dacb59.png image.png.0eec9a88a8f65e7ac41c65a6519e54b5.png

Menu "Prepare", onglet "Material" (Aucune bobine de définie )

image.png.113e7a79d05bbcefaacb3e995ba8e5ce.png

Menu "Prepare", onglet "Material", "Edit" de la bobine sélectionnée ( ici la bobine "Spool holder" )

image.png.e9d315a9cbf0f3aee05ff5d84181825a.png image.png.c6c565786186657472896ccd7a54b4c9.png image.png.4c9e38baf3b3630309b02373f3ce6372.png image.png.13e8669f489b26b0603afe433ea47ad9.png

image.png.636ef2466b97820d877caf6c1b7b1d24.png image.png.b9e98cdb97d1a37207da8f2722c7699c.png image.png.125e1a1085907fbd5cf0343fa85185d8.png ... image.png.d738046b859524aef9b539112302ef54.png  ...image.png.c4ffe90949e5a44b97156538cc5e77f1.png image.png.a39a44ff254dfa7137bdc8a8681f53af.png

Menu "Prepare", onglet "Material", "Edit" de la bobine sélectionnée ( ici la bobine 1A, avec pour "Brand" le choix "Creality" ce qui donne d'autre "Type" et "Name" ... )

image.png.92712550ce06f91685c373132aaecb7d.png ... image.png.5be3ac6f409f5a8a754a755274eb7dbc.png ... image.png.a36dc0606ac0034f3e7cc5c5a26d9b4d.png image.png.acc670035e03134c81c7b1e9e17e07c9.pngimage.png.4dca379057d978381637eb9592f990b3.png

Menu "Prepare", onglet "Cooling"

image.png.6ba11ab0056f6f898f20634045a4e765.png

Menu "Config" ( Engrenage ), onglet "System"

image.png.2819e66861950546f68d218251608e29.png 

image.png.b6f833adb60f5f75b6e50c2d8a89d0a4.png image.png.f0ed8eddcf9ba516bd72a6f7824354a2.png image.png.fdb24030b05c0c308ab1e0ee6f793fdb.png image.png.266ad9682eb33832ef1de82cc0f9476e.png 

image.png.ca044255f7afd2fc5b28a20eae59e924.png image.png.72bcbe742a27f7e1d5e03539c0b4a184.png

image.png.fd2e17499b6edcc9aa97ed3f08ae46b7.png image.png.02b8b7287c48c52610cf6869cf54e044.png

image.png.44dc1601284ee65915e8ed9317e7ddd8.png image.png.1c1205eda50aa9074a6419f6ffd925b9.png

image.png.84d54f7eb264118cfd8a0989aa907455.png image.png.68c63c77116b0ee98f4cc1d077443f0a.png image.png.66a5b4d836db932319ef10478351e51a.png image.png.337bfab3f7929aa102a56d91bfb81b94.png image.png.33b0e9ebb84dec830f8c811fefdaddc0.png image.png.5dc0f953303224e321d9d8a601005c2e.png image.png.7a2a1ed64b1326b732406c41bc1e8d9e.png

 image.png.2eeab91a2e43ef75f16a7d65a2a714d3.png image.png.284749a0315a21e983ac3d1ddd882ddf.png

image.png.fe887b6fb564f5a3075cb18c5937365a.png image.png.d4a9916e0636762f07c32d3afb914c83.png

image.png.17a3bb5eb9a7c14876a1f0c5c0db0f9e.png image.png.9bc4058bf39c41fff612a5cc8e9c5786.png

image.png.9b18451ea14c7887316576a89513bbbe.png image.png.856cc9267429e1e38b0ea98c2469c5bc.png ( au 02/01/2025 image.png.7a3954d24a4ff30161177c0ff8292278.png image.png.d38ffa45a6770ab9fb3d8c387e9dbe36.png)

image.png.b05596f78f9633fe153319ea7be3afb6.png image.png.f955b89ebe49839e2235eb03c51235e8.png image.png.38e93cac74d30bbcde2f4c71abed86df.png ...

image.png.bec0ed258e76f1f8e867c444fab7f727.png image.png.3dd5b7103e2e6000141ccb2aa5400f3f.png ("Z Offset" et "Flow", si pas en cours d'impression image.png.52a0fa9f38297289a2a9f2d75f2430a8.png)

(Si en cours d'impression image.png.a4b45adbd900e18481c26b0377e164f2.png)image.png.847bc5a95cf840789484083c8c07ccff.png

 

image.png.a060db7a96f0a0cd812b6d723619b9da.png image.png.a8af2b24969833ecadf6bd38d927aab8.png

image.png.7f8ec2be8f572c6c638f6c4d83ca3bbc.png

Menu "Config" ( Engrenage ), onglet "Network"

image.png.ea35fe1f831cbe1f9b5424123992f89a.png

Menu "Config" ( Engrenage ), onglet "Camera"

image.png.cb18abc6e9ef7430358597d802eb61de.png

image.png.edbb4ea4bbe04291815803d2f0e9a552.png ( après plusieurs impressions image.png.abd4ca56c3269f02b08f59c456fbf385.pngimage.png.30d0224607779565c866314eed2456e2.png )

image.png.8817e0686809694c096f809c97064b5a.png

Menu ( Androïd ), onglet "Help"

image.png.4fcd8fde8d48066135ce57b9f73998a2.png image.png.63bdb7378f68098b6b51ab3edf47b38c.png image.png.6d5d3cea70fc9f1dcca408a30a1b707d.png image.png.fd80d4836ba13cb6be5caed2e98f734d.png 

CrealityHi_screen_2024-12-29_19-14-21.png.c9c7060359e2372794f32dd6b36e22e7.png CrealityHi_screen_2024-12-29_19-14-38.png.d2f1645b52ca8fbd34059fd6daddcc4b.png

CrealityHi_screen_2024-12-29_19-14-48.png.cef23d2f0f747e8675903e382de7808e.png CrealityHi_screen_2024-12-29_19-14-58.png.8cf08ddadac46eb15693d50c4d08e7ef.png CrealityHi_screen_2024-12-29_19-15-07.png.b2b0647ae97c7270e1f0f1bb676dca2f.png

Menu ( Androïd ), onglet "Error history"

image.png.3bea6013407d3187615bc21e0267264a.png

Menu ( Androïd ), onglet "Fault reporting"

image.png.bd7a945ba076d73da97c8d9f8e0a8c78.png

 

Modifié (le) par PPAC
  • J'aime 2
Posté(e) (modifié)

Accessoires optionnels ou "Upgrades"

Rien d'officiel pour l'instant. (08/01/2025)

Modifié (le) par PPAC
Posté(e) (modifié)

Difficultés et autres remarques

 

Bien faire attention au positionnement du petit cache de la caméra

image.png.a07a4ce2cd98eaf75f461fadd3f3ffcf.png

Car si mal tourné, il vient gêner le déplacement de la tête d'impression pour la coupe du filament et entraine des soucis.

Citation

// A FAIRE > à réorganiser / reformuler / synthétiser / illustrer de photos

--

J'ai fait l'erreur, en cours d'impression, sans changement de filament, mais depuis un filament du CFS,

de modifier la position du cache de la caméra et donc de ne pas vérifier si selon la position du cache de la caméra, cela gène ou non le déplacement de la tête d'impression.

Cela a donc gêné la coupe du filament en fin d'impression, message d'erreurs, blocage du filament en sotie de l'entrée filament de la tête d'impression puis en sorti du "Tampon filaments du CFS" quand le CFS essais de le rembobiner ... 

--

N'ayant pas de suite compris que c'était le cache de la caméra qui bloqué, j'ai ait l'erreur, d'enchainer mon erreur, avec un auto leveling qui a fait forcer la partie chaude sur le plateau et qui a entrainé malgré un nouvel auto leveling ok (là, j'avais enfin compris le problème), m'a fait à l'impression suivante un ZOffset mal auto-déterminé et donc un frottage de buse sur le plateau (gravure de la couche initiale sur le plateau) en début d'une impression.

( le heatbreak de la partie chaude avait certainement légèrement plié lors du forçage lors de l'autoleveling raté et le frottage l'a presque remis en place qui a permis au leveling suivant de retrouver un ZOffset correcte ? )

--

 

Sauf

cette histoire de cache de caméra qui si mal positionné bloque les déplacements de la tête d'impression ( qui m'a value, quelques messages d'erreur en fin d'une impression et un raté d'un auto leveling qui a entrainé un début d'impression où le nez de la buse a raclé le plateau ),

rien à signaler pour l'instant.

 

Petits détails

 

Pas de possibilité de désactiver les bips de fin d'impression.

(Firmware v1.1.0.36)

Il y a trois bips en fin d'impression réussie, que j'aurais voulu désactiver. Mais les bips ne semblent pas être désactivables, car codé dans un module / librairie de fonction Creality, externe a Klipper, donc non désactivable via modification des fichiers de configurations Klipper.

 

Il semblerait que

La fonction CFS "Automatic Refill" ne fonctionne pas après une reprise sur coupure de courant.

(Firmware v1.1.0.36)

La reprise sur coupure de courant a bien fonctionné, mais lors de cette même impression reprise, sur une fin de bobine, cela n'a pas correctement chargé le filament de la bobine de remplacement jusqu'à la tête d'impression. Impression alors annulée.

20250115_135555_q85_.thumb.jpg.4efe90d630e61af161a8010c3723c0ed.jpg 20250122_151513_q85_.thumb.jpg.61b930b2a82c0609d0f99a873b31e2b6.jpg

 

S'il n'y a pas eu de reprise sur coupure de courant, l'option CFS "Automatic Refill" semble fonctionner correctement.

Mais ...

Dans un de mes essais, la fin de filament de la bobine qui se terminait avait un tout petit picot qui rebiqué à l'extrémité de la fin du filament ce qui l'a bloqué temporairement à plusieurs endroits dans le trajet entre le CFS et la tête d'impression ( dans le hub sous le CFS et dans le buffer du CFS).

20250114_151926_q85_.thumb.jpg.2a1ca9ed7904e1897eefd1e7e58bdaf7.jpg20250122_151204_q85_.thumb.jpg.6821a65045a41406ba9f55be3cb0b71b.jpg20250122_151235_q85_.thumb.jpg.997f879eb97a59c50b8bcf64859d8e45.jpg

Oui, le tout petit picot qui dépasse à droite de ce petit bout de filament qui était la fin de filament de la bobine qui se terminait.

20250122_151215_q85_.thumb.jpg.58ed1d6fcc966c374aa264d5b2277307.jpg

 

 

Pour une bobine du CFS, pas de possibilité de saisir une couleur autre qu'une dans la palette de sélection fournie.

via l'interface "Device" sous Creality Print v6.0.2.1574

2025-02-0420_16_16-Untitled-CrealityPrint.thumb.png.8397c255424a45f0771f7b4a3fa7011f.png 2025-02-0420_16_21-Untitled-CrealityPrint.thumb.png.ac86fdc41f8366366241d304618c6a1b.png 2025-02-0420_16_29-Untitled-CrealityPrint.thumb.png.3c39e51efa5d49ee8e6e058b20f9a539.png

ou par l'écran de contrôle de l'imprimante (Firmware v1.1.0.36), modification de la couleur lors de l'édition d'une bobine de l'onglet matériaux

image.png.475dbf2276740905a4f4c7316960c491.png image.png.f06fd89db281d6a39ceaa157665f0914.png image.png.6a54fe63b7f8d7cae57ae1a86b40dc0e.png

  • nombre de couleurs et nuances limitées
  • lisibilité problématique pour les daltoniens
  • pas de possibilité de saisir une couleur spécifique via son code hexa RGB exemple "#F16D7A".
  • pas de possibilité de spécifier un filament dual, tri couleur (exemple un filament dual couleur Rouge-Bleu) ou ayant un radiant/dégradé de couleur (exemple un filament arc-en-ciel)
     
Modifié (le) par PPAC
  • J'aime 2
Posté(e) (modifié)

Autres impressions - (Acte I) - PLA

Remarque > Les impressions suivantes sont tranchés avec un profil non officiel ( car au tout début de mon test, je n'avais pas eu, ni trouvé, de version de Creality Print avec un profil imprimante de la Creailty Hi )

 

Bobine rechargeable en deux parties

( pour Refill ArianePlast https://www.arianeplast.com/251-refill )

partie 1/2

bobine rechargeable nid d'abeille.STL

https://www.arianeplast.com/index.php?controller=attachment&id_attachment=148

 

(Lors de l'envoi de l'impression à distance, Creality Print 6.0.0.1074 ne nettoie pas les noms de fichier, et malheureusement le firmware n'aime pas les apostrophes dans les noms de fichier .gcode et nous le dit de manière obscure…Mais c'est éventuellement plus explicite (... FILENAME='bobine rechargable nid d'abeille.STL_PLA_1h54m13s.gcode''", "value": ["No closing quotation"] ...) quand on regarde l'interface web fluidd de l'imprimante

image.thumb.png.66830c9bb7a3122a6aba5bba30e29821.png image.png.0fcf8dd1ee29c54b30aa9f7e7ab7993a.png image.png.db0771948ac5bc67b056861b1a1d3937.png image.thumb.png.6055ddcd60d437402f3687833fff1ad3.png

Donc, après avoir renommé le nom du fichier envoyé pour remplacer l'apostrophe par un soulignement

image.thumb.png.d6d30414258e55fec225e2a31a91d591.png image.thumb.png.bd4d3a70dab2f3d879cf690bed362183.png image.thumb.png.1fd4d1ccf9a17755f729d37c4fe56dcd.png

(envoyé sans en demander l'impression, pour faite les captures d'écran suivantes)

)

CrealityHi_screen_2025-01-01_02-07-41.png.d84a8dcd2b24cb37187dd71b4ff12543.png CrealityHi_screen_2025-01-01_02-08-01.png.dbbc8cef592aa1fdeb50b69a93f45186.png image.png.1420032d035f0509037fe343616c0b84.png image.thumb.png.34a8439af8e51a951d6d154ee8c3c659.png image.png.dfab9f598f6170f152eb3078c8c3adc8.png image.png.f4dfce08431981944847e4658a9dfd82.png image.thumb.png.8ea30dc50b91bffa1b46ee6f9e462c2b.png image.thumb.jpeg.9bddd96d428153e0cb496fecd2b9318b.jpeg

partie 2/2

bobine rechargeable nid d'abeille autre coté.STL

https://www.arianeplast.com/index.php?controller=attachment&id_attachment=147

image.png.6de24e7dc88c73d299948d91491595d8.png image.png.c795126fcb6169b3b7dd6d213726115c.png image.png.16e0e33696e0b04b87d7bcefc7983f0c.png image.png.f5fe749daf731c632d781faded3eacf2.png  image.thumb.png.2639c05cf69587217b1bee6a24bebbd3.png image.thumb.jpeg.9e83781c5fb765ebd30ec3b20aaff7d0.jpeg

20250114_121653_q85_.thumb.jpg.34cb0c771b6cfaf4beab587d7f1c62f0.jpg 20250114_121707_q85_.thumb.jpg.12dc4d9a4477a809f35e1f11ad04107b.jpg 20250114_121736_q85_.thumb.jpg.10be5757b8f1d83957e576c4a95538e9.jpg 20250114_121732_q85_.thumb.jpg.10bd3b1c1833a99620b37408b4c624db.jpg 20250114_122025_q85_.thumb.jpg.8a3d2278c9ec3dbb718f7a9f701b1914.jpg

20250114_122116_q85_.thumb.jpg.db566dddb20071baecd5c56f60caff66.jpg 20250114_122133_q85_.thumb.jpg.0be8a1bdf88ee225ec9e6353c9457f5d.jpg 20250114_122446_q85_.thumb.jpg.9e6bda59a699baf6b24babe806eaa59c.jpg 20250114_122826_q85_.thumb.jpg.9dd6945823c627fe1185097e15a78922.jpg

J'ai fait un essai d'impression depuis le CFS avec cette bobine rechargeable et elle semble compatible avec le CFS.

 

Logo LesImprimantes3D.fr multicouleur

logo lesimprimantes3d.fr essai 04 (scindable Multi Couleur)

https://www.crealitycloud.com/model-detail/661da8ac5fb511ebaca7b0ca

(

Creality Print 6.0.0.1078 ne permet pas l'envoi si nom du fichier projet .3mf ou du fichier d'impression .gcode de plus de 80 caractères ( petite infobulle d'un message d'erreur en chinois pour nous dire "Le nom du fichier est trop long [ne peut pas dépasser 80 caractères]" )

image.thumb.png.9f4ad7a7e335439d89b2891624b4e0f1.png

)

Filaments utilisés > PLA+ Noir ArianePlast, Hyper PLA White Creality, Hyper PLA Gold Creality.

 

Plusieurs essais ratés qui déclenchaient une erreur

Révélation

exemple

image.png.471309c54bdd40d3ee908663288089a6.png image.png.133f2bb348ab4dac46b372a2fe3bebd4.png image.png.51d36fdc0af5ee8f0318c5c01aed4555.png

car étrangement un début de ligne d'une instruction g-code dans le fichier d'impression envoyé avait été tronqué ( manquait le début "G3 ..." )

ou encore lors du premier changement de filament ( car entre autre "filament_start_gcode" des profils filament initialement pour la K2Plus sont à modifier pour la Creality Hi car ils contiennent des déplacements (vers la zone de purge de la K2 Plus) hors des limites de déplacements de la Creality Hi.)

image.png.212e23e4759dabcf75a227d46bf550f2.png image.png.0af3aa99d22f3879f0312e1eda576aa3.png image.png.71f8ddf2f39a3fc46cdba79c49ffbb1c.png image.thumb.png.b553f1edb591bde616a71cc675f4dc77.png ("Move out of range : ...")

 

Un essai où le "flush ratio" / "ratio de rinçage" était à 0 ( donc il n'y avait pas de purge lors des changements de filament )

image.thumb.png.439a8578667a838007a0edb897b5b809.png image.thumb.jpeg.125a05e8dde7571775959b2007d9b789.jpeg   image.thumb.jpeg.1869d5a12c5993878c36b512b42d3f5d.jpegimage.png.f3091f30f7c139bd73b99de3df7dda1d.png

20250114_124309_q85_.thumb.jpg.82321f24d60b7cfd8dd5927bfccaab3e.jpg 20250114_124259_q85_.thumb.jpg.5110c2ac21f071994451f712e364716e.jpg 20250114_124253_q85_.thumb.jpg.fab006be6eef55433a5152f1ad2d3f6f.jpg20250114_124240_q85_.thumb.jpg.de9bb0c0a25cabef5de359c466749b1f.jpg

 

Dernier essai OK

2025-01-0317_37_58-E4_CP600.1078_cHi_HyperPLA_et_PLA_-_Essai_logo_li3d.fr_v01-CrealityPrint.thumb.png.df0dfd585af6023d71240d439b517378.png 2025-01-0317_38_06-Volumesdepurgepourlechangementdefilament.png.a97306f961bfb856897d46038baebb34.png 2025-01-0317_38_14-Volumesdepurgepourlechangementdefilament.png.5be5e7dbe55e7d636485c44fbeb56782.png 2025-01-0317_38_41-E5_CP600.1078_cHi_HyperPLA_et_PLA_-_Essai_logo_li3d.fr_v01-CrealityPrint.thumb.png.f66aac831c19beedc4c351b1460716c1.png 

image.png.27fc21041f0698f4111dccfd14eca38b.png image.png.0251cbcc9f812282c26fc2e9c0fd1863.png image.png.d3d3fb9e5217cbe016a41f4433ac90d8.png image.png.d11de779c1c371d4ae3f37e1b872d6ea.png image.thumb.jpeg.fe1834673af27804efc9f3d9e1dd6801.jpeg 

20250114_124027_q85_.thumb.jpg.015264b3a4f63da9be5947a347324af5.jpg 20250114_124038_q85_.thumb.jpg.b1ee774ad6c9e1041b615a5acc28c9c9.jpg 20250114_124136_q85_.thumb.jpg.9a3dd59761dd2f2e297c1d5f7ec3982a.jpg 20250114_124057_q85_.thumb.jpg.2acbb3cf907107dfd63ca580d7a6664e.jpg 20250114_124214_q85_.thumb.jpg.7747c033e5c21bdebd2765da635385bb.jpg

(Fichier profil imprimant et filament utilisé pour cette impression Creality Hi - from K2 Plus.zip ( fichier .zip à décompresser pour obtenir un fichier "Creality Hi - from K2 Plus.creality_printer" importable par Creality Print v6.0.0.1078 )

 

Pour vérifier la qualité de l'auto Z-Offset et auto leveling

Un cube transformé en pavé de 260 x 260 x 0.4 mm,

tranché avec une hauteur de couche de 0.2 mm,

filament utilisé > Hyper PLA Blue Creality

image.thumb.png.99167c99c654ff253f48f4bd7770d04c.png image.thumb.png.29d00c7695575e298b3306b43c26a23f.png image.thumb.png.f61b82892b5050c3d7e8c9fbf87f457e.png

image.png.1d4629ec379c35e2a9d89340e3b2ae81.png image.png.be2fc2f6f8b3825c898b2844adc6b071.png image.png.dcf85f7550549265e3efcee0e0e0e838.png image.png.bdc60ca8fd837696bd85db6288114940.png

à environ 7% de l'impression

( donc environ au 2/5 eme de la couche initiale, car j'ai remarqué un très léger sur-plus de matière déposé qui cumulé commencé a créé des débordements/déplacement de la matière déposé de la ligne en cours),

j'ai ajusté manuellement depuis l'écran de contrôle, la valeur du Z-Offset à 0.05 mm pour légèrement moins écraser la suite de la couche initiale.

image.png.e73fdd5b0d1276d950554e523d98bbdd.png image.png.46a945f7abf5515991e7d9f81f60e406.png image.png.b6d84ca5461a6178d8882fd92e729e70.png image.png.03de839b01044fb12272e72be1315bd1.png

image.png.86c77957b86944f2b8384fef24ea5e0e.png image.png.b605c58368fc0535ff8fe7c95821a65a.png image.png.1e3b38805f869ad4678560d832abd8a5.png image.png.8f6e2ab47e958ec8daad7eb76bda9944.png 

( La navigation dans les menus, pour aller ajuster le Z-Offset et revenir à l'écran d'impression, n'est pas pratique. Un icone de raccourcie dans l'écran de détail de l'impression serait bien plus pratique.

image.png.fb7b163072636700310da8bc2c4302c9.png image.png.97962020df174401201bf44996beefb2.png

)

image.png.6ead34d523939d7fc39020bab73b36db.png image.png.f4d3a8c6c6a9816e045b2361ba1319f7.png

image.thumb.jpeg.0de05df9db5de69d16440cbb0f5796ac.jpeg image.thumb.jpeg.52aed8bb07c07e1e1b7a7f8fd2b8911a.jpeg image.thumb.jpeg.44a1fed5a04ff9501189e094894d0d1d.jpeg

Lors de l'impression, la couche initiale, m'a semblé bien uniformément écrasée sur l'ensemble de la surface d'impression.

20250114_123453_q85_.thumb.jpg.0c686c05eb25513bbd9eb3a2f8ce9917.jpg 20250114_123522_q85_.thumb.jpg.1d44e7f14d3d9aa17267a0fcd0f13325.jpg 20250114_123723_q85_.thumb.jpg.ab06af1dab4e636d79b20982db667ec1.jpg

( en regardant par transparence, je remarque quelques zones où les lignes ne sont pas parfaitement jointives entre elle, donc à postériori, j'aurai probablement dû ajuster le Z-Offset à 0.045 mm )

Le résultat d'impression et donc la qualité de l'auto-Z Offset et auto-leveling me semble très bon.

Modifié (le) par PPAC
  • J'aime 2
  • 4 weeks later...
Posté(e) (modifié)

Autres impressions - (Acte II) - PLA (le retour)

Les impressions suivantes sont tranchées avec les profils officiels pour la Creality Hi.

(Creality Hi Firmware v1.1.0.36)

Modèle de test "Complex"

de Creality Print v6.0.1.1375

2025-01-1605_24_56-Window.thumb.png.7c24158ca2e73f919d242650949400bb.png 2025-01-1605_26_12-ksr_fdmtest_v4-CrealityPrint.thumb.png.75ddaea3abec5eca6ab8b7a86204e260.png

Différents types de vues de l'aperçu après découpage

2025-01-1605_26_32-ksr_fdmtest_v4-CrealityPrint.thumb.png.f8232b1210f821276ef5fac6aaca5fd9.png 2025-01-1605_26_43-ksr_fdmtest_v4-CrealityPrint.thumb.png.8e17a553c34507999457e83ac6a3bdd0.png 2025-01-1605_26_59-ksr_fdmtest_v4-CrealityPrint.thumb.png.dedd910e570262b34f3cdebe5fa45aec.png

Envoi de l'impression a distance depuis Creality Print

image.thumb.png.94626b243dc46afc1bbb4b1e333049a7.png 2025-01-1605_27_12-SendtoLanPrinter.thumb.png.4b3333c87270cabfffa05c969801aad4.png 2025-01-1605_27_18-SendtoLanPrinter.thumb.png.31220cbcb3f053d37dac5626db6dd2df.png 2025-01-1605_27_21-SendtoLanPrinter.thumb.png.d64fa0a1fa77c3e9bd77bb68bd919edb.png 

Surveillance de l'impression

2025-01-1605_27_43-ksr_fdmtest_v4-CrealityPrint.thumb.png.b7741cfc3b56a1f31bbae0729474f970.png 2025-01-1606_13_49-ksr_fdmtest_v4-CrealityPrint.thumb.png.f1d54118503c1b07bbad0f069e674f87.png 2025-01-1607_34_41-ksr_fdmtest_v4-CrealityPrint.thumb.png.40adec76a035298fc147a7c1f0dd6e5a.png 2025-01-1607_34_57-ksr_fdmtest_v4-CrealityPrint.thumb.png.b4aac48a7c3415ae5a9d9eb6df549cb9.png

image.png.0ae04a0a7ae1e33653f275284760a6a9.png CrealityHi_screen_2025-01-16_07-34-59.png.66373c7c112409a703df4372024f5bd9.png 20250116_075143_q85_.thumb.jpg.96f2726f2d79d45b31262c77ce203ae2.jpg

Filament utilisé > Soleyin Ultra PLA Strawberry Milk

20250122_152503_q85_.thumb.jpg.a392df361767196ef9dd10ca141b0e33.jpg 20250122_152604_q85_.thumb.jpg.f42b1f9d83dabf1bfbd1e385db077dda.jpg 20250122_152622_q85_.thumb.jpg.da0c8d528376ef8aa28d928bee511194.jpg 20250122_152637_q85_.thumb.jpg.59820c29d8e578d54ad8d4fbe36dcc4f.jpg 20250122_152659_q85_.thumb.jpg.a73ca766c955edac1af947bab6ebefe6.jpg 20250122_152712_q85_.thumb.jpg.31ec6aceb5fdb4e98a8ed24cb14476bf.jpg

 

 

Modèle de test "3DBenchy"

Creality Print v6.0.1.1375

image.thumb.png.51ffb38950c488f0419675e214859931.png image.thumb.png.01354b32455b436d5b05c1f6a9193602.png image.thumb.png.6775fc77205a315cc3259e5cf850f8ff.png

Filament utilisé > Hyper PLA Blue Creality

image.png.482dce5eb4bfa8c5f5937394ec88fa2e.png image.png.be2d54d1106cd9c0ce916fbec12b2a24.png 20250115_084718_q85_.thumb.jpg.89461ba479dbcd4a8e38beaddb79cdc8.jpg

20250122_151816_q85_.thumb.jpg.d4679348a7265b901a342c349be09a4b.jpg 20250122_151905_q85_.thumb.jpg.c5d760656d730cdb02dbe5caac992f94.jpg 20250122_151911_q85_.thumb.jpg.16e2e77e7243d53e66920e15efe13088.jpg 20250122_151926_q85_.thumb.jpg.6c2beef050fda73cf1fab7dad3638c55.jpg 20250122_151933_q85_.thumb.jpg.247221f9824556360682f56494114a86.jpg 20250122_152007_q85_.thumb.jpg.9157767738f4a29e894e1747383ea006.jpg 

 

"Cute Mini Octopus"

https://www.crealitycloud.com/model-detail/620b65286795ab36aaa1d8e9

de "McGybeer"

Depuis un "Print Settings" téléchargé via l'interface de Creality Print. 

https://www.crealitycloud.com/model-detail/620b65286795ab36aaa1d8e9?source=7&file3mf=6786c979ccf5567488f9d7a7

2025-01-2210_07_15-Sanstitre-CrealityPrint.thumb.png.790a4017099d79968b343180a91b25c5.png 2025-01-2210_07_28-Importationdumodle.png.efc79df05c7c9ddafeede28bdaf8eaad.png 2025-01-2210_08_27--CrealityPrint.thumb.png.00ce940fef376d46955e5106dd700902.png

Où j'ai fait le ménage dans les filaments, ajouté un changement de filament a la couche 4 et modifié le positionnement de la couture.

image.thumb.png.0c571c6f1c50d69cfec7f5b1690cb677.png image.thumb.png.bf0a31f6ca338bc9f7be78d4a23cd45e.png image.thumb.png.78d78653d7c2132df5a01db77138f238.png

Envoi du fichier sans demande d'impression

image.thumb.png.6c7fa2696ade52c882b0b6d2b7b6aa6e.png image.thumb.png.51531443e94795fb34a08c54898aab96.png image.thumb.png.2ebb4733270709b8901922b7d6448468.png

 

Filaments utilisés > Hyper PLA Gold Creality, Soleyin Ultra PLA Strawberry Milk

CrealityHi_screen_2025-01-22_10-29-39.png.a56391f9a05b31460648f3e8809dde59.png CrealityHi_screen_2025-01-22_10-30-22.png.ec6a77029bbed2aa459c574d2bb568f9.png 20250122_122207_q85_.thumb.jpg.f03b3ca9aabe435c3f9352b8fe7c5f43.jpg image.png.9286f503d9d340c49bb1d866ab0541e8.png 20250122_152110_q85_.thumb.jpg.53ed8976ce08d8b501995b3dd5c12887.jpg

20250122_152134_q85_.thumb.jpg.d98556cecc682f61c118cbe4a0f7dc09.jpg 20250122_152218_q85_.thumb.jpg.f267542e6c4b0ab6f6975334858f0706.jpg 20250122_152227_q85_.thumb.jpg.e10d2e5433bc5f0f69264a29c5a7a9cd.jpg 20250122_152238_q85_.thumb.jpg.e591de6a77c77843dce33219cc89376a.jpg 20250122_152256_q85_.thumb.jpg.9e9c7715b20401b8f193de77005bb34b.jpg 20250122_152309_q85_.thumb.jpg.f589f8c10ff66c01bda6522e0c026549.jpg 20250122_152327_q85_.thumb.jpg.deaac193fab759721b49e84885b0dee1.jpg

 

Même fichier d'impression réimprimé plusieurs fois (en changeant les bobines du CFS à utiliser et/ou bobines dans le CFS)

image.png.525e13d8447ec743da6fc178a499d978.png image.png.7c03baffc5be254dc9a0fd725c91c9e6.png image.png.d72b1fc034cf9b0823602325b734a682.png ... image.png.7c8c368d0422696f2ea267f1e1c97f28.png

 

Filaments utilisés > Soleyin Ultra PLA Light Green, Soleyin Ultra PLA Rosehip

20250122_152916_q85_.thumb.jpg.aa91be9a2a4276239f701d94a71276ba.jpg 20250122_153458_q85_.thumb.jpg.a6340cc394cc98270b34fcd3fbe7a35c.jpg 20250122_153605_q85_.thumb.jpg.d35b98c49c9003f4fa386fbb7aa510d3.jpg 20250122_153617_q85_.thumb.jpg.3e749554e1e10b66ae1c2b99f6f303d2.jpg

 

Filaments utilisés > Soleyin Ultra PLA Strawberry Milk, Soleyin Ultra PLA Light Green

20250122_171417_q85_.thumb.jpg.482cd329bfdb659868dba4819c1bee8a.jpg 20250122_171740_q85_.thumb.jpg.bc10e5dbd6a0b206b4927b4a5a0d3b80.jpg 20250122_171836_q85_.thumb.jpg.810dca46043a142b65601ae4440d4673.jpg 20250122_171820_q85_.thumb.jpg.94f4dd6495cae60312b9d6dff4da68e9.jpg

 

Filaments utilisés > Soleyin Ultra PLA Rosehip, Refill PLA Pêche ArianePlast

20250122_185837_q85_.thumb.jpg.bafd74761f6a33d68150b1c9dd8e9615.jpg 20250122_191242_q85_.thumb.jpg.cf33363f5e1bc46a6ab9bf3a2c7cf435.jpg 20250122_191434_q85_.thumb.jpg.2f10029f82ef80c9e9ea0e1ada3e0996.jpg 20250122_191452_q85_.thumb.jpg.47e8c9e11be55cb0ff423be87607f46b.jpg

 

Filaments utilisés > Soleyin Ultra PLA Light Green, Soleyin Ultra PLA Almond Purple.

20250122_211240_q85_.thumb.jpg.3f3e182d880d04df099658fb5492b567.jpg 20250122_211533_q85_.thumb.jpg.3f69d3c542808f469c3067432676a572.jpg 20250122_211629_q85_.thumb.jpg.9b1e60395baaccd628c17d94681d7031.jpg 20250122_211646_q85_.thumb.jpg.4363f73ce8057c665f6bc8bd6aefcd86.jpg

 

Photo de famille

20250122_211938_q85_.thumb.jpg.fd0c4a499b0fcc444fb665369abd7371.jpg 20250122_211819_q85_.thumb.jpg.6a9ed86f7636ce33b796b56d831e0bfe.jpg

 

50X50X50mm Box with hinge and lock clip

https://www.crealitycloud.com/model-detail/65b440578f88b4629ccf621b?file3mf=679a8350b0f06136c77e51e0

de PrinttX

Creality Print v6.0.2.1574

Filaments utilisés > Soleyin Ultra PLA Light Green, Soleyin Ultra PLA Almond Purple.

2025-01-2409_25_13-CP6.0.2.1574_CrealityHi_HyperPLA_0.20mm_50X50X50mmBoxwithhingeandlockclip.thumb.png.671c0e90a5a44adabd0a01ecc69e82a5.png 2025-01-2409_24_40-CP6.0.2.1574_CrealityHi_HyperPLA_0.20mm_50X50X50mmBoxwithhingeandlockclip.thumb.png.8bfee312507f28d2040ad27fc2823c2d.png 2025-01-2409_24_54-CP6.0.2.1574_CrealityHi_HyperPLA_0.20mm_50X50X50mmBoxwithhingeandlockclip.thumb.png.7e67018cb0ade7e35142a05a0241ffbc.png

image.thumb.png.3744a0d29547a1ebdc6db9ab92281e8d.png 20250124_103952_q85_.thumb.jpg.e4f06d09b7319410d51289870a99244a.jpg CrealityHi_screen_2025-01-24_11-53-04.png.485bf51b2660d864e635bd88186ac4a5.png

image.thumb.png.bd45dad83cc2fd1282bcba84017cf9da.png 20250124_115321_q85_.thumb.jpg.2c5e73e07973b7b495b2b84855bfe3b6.jpg CrealityHi_screen_2025-01-24_10-40-48.png.dcad03abba6f46a0249ef6316cc15255.png

20250124_132058_q85_.thumb.jpg.65d3d9bd7309995911c835c77099f07c.jpg 20250124_132104_q85_.thumb.jpg.de28e8ba4504c6622d904c9053a7c1de.jpg 20250124_132522_q85_.thumb.jpg.d106aefa033ef24943e23e303f032cde.jpg 20250124_132535_q85_.thumb.jpg.a0df80c470ef4626aff547409c87b7c9.jpg 20250124_132553_q85_.thumb.jpg.7158b8e3495959713062d43a61788aac.jpg 20250124_132713_q85_.thumb.jpg.93b3c2d311699629f11f55f007138a75.jpg  20250124_132733_q85_.thumb.jpg.437657a7bf911378e56ca84acd520304.jpg

 

Rabbit 005F, nestable box (v2)

https://www.crealitycloud.com/model-detail/64137ed37b7ad373f934499f?file3mf=6793a9eab0f06136c743d74d

// No-Brim

Filaments utilisés > Soleyin Ultra PLA Light Green

image.thumb.png.a0f896ed39ddd597563e772710842db1.png

2025-01-2412_28_36-CP6.0.2.1574_CrealityHi_SoleyinUltraPLA_0.20mm_Rabbit005Fnestablebox(v2)-.thumb.png.ffa58a8a3ef291173b112ce87740fad4.png CrealityHi_screen_2025-01-24_13-16-34.png.04ce9f0fdc6dbd42f2deb88573d8ec64.png image.thumb.jpeg.ba1bb473d529eef5e350a808221dddc1.jpeg 20250128_112152_q85_.thumb.jpg.887ce49041f55e4386827fc61475fa6f.jpg

2025-01-2412_33_20-CP6.0.2.1574_CrealityHi_SoleyinUltraPLA_0.20mm_Rabbit005Fnestablebox(v2)-.thumb.png.afab1c3b55b44e6f636c4644877a6bc8.png CrealityHi_screen_2025-01-24_14-28-36.png.017bb38b47a36c4fce09b4e7543c803d.png image.thumb.jpeg.e1d3a52d5ab5acebbcd12b53948e389a.jpeg 20250128_112159_q85_.thumb.jpg.64aedc1c6ad88763ee22ab8015d78b7a.jpg

20250128_112319_q85_.thumb.jpg.e1e6b533d040b81bcc644ffc1ee002a8.jpg 20250128_112334_q85_.thumb.jpg.821693e223db5dd97d7d7c18e8ae2ec2.jpg image.thumb.jpeg.56c8065e0388daf8a6b9259d52752e85.jpeg 20250128_112405_q85_.thumb.jpg.bd1119f02bab2118810bac03f8a11eb2.jpg 20250128_112425_q85_.thumb.jpg.d6f289d4fc5c4c8a92002c0265513f6f.jpg image.thumb.jpeg.91c1dcd059a05c4308dae8c1db9e2f00.jpeg

 

8 bit lady in a Hanfu dress

https://www.crealitycloud.com/model-detail/6622524552723896d6715427?file3mf=6793a954d552d7da2adc8223

Filaments utilisés > Hyper PLA RFID White Creality, Soleyin Ultra PLA Rosehip, PLA+ Noir ArianePlast.

2025-01-2414_38_58-CP6.0.2.1574_CrealityHi_MixPLA_0.20mm_8bitladyinaHanfudressbyarts_of_win.thumb.png.fe2e0f27e125d4fc8b7773369007d159.png 2025-01-2414_39_05-SendtoLanPrinter.thumb.png.afb24f6ad6ec479e5b548b55aec70e6f.png 2025-01-2415_59_23-CP6.0.2.1574_CrealityHi_MixPLA_0.20mm_8bitladyinaHanfudressbyarts_of_win.thumb.png.13949adfee87b7fd26019722a9ec6ec1.png CrealityHi_screen_2025-01-24_17-12-17.png.5a8601df2e6531b5b116249c7224a427.png image.thumb.jpeg.230ad4078f21205fc1151fc18a16f383.jpeg

20250128_112729_q85_.thumb.jpg.efa3ed024b0ad940d6d877a63548385d.jpg 20250128_112749_q85_.thumb.jpg.c6f9d6069f45ace45f2d3a6be2b8f6ba.jpg 20250128_112808_q85_.thumb.jpg.4e50d0e89b7a39c1a6959be0ecdbc8d6.jpg 20250128_112759_q85_.thumb.jpg.ec6f79bff55afd99cd7f39fa0b298adc.jpg 20250128_112837_q85_.thumb.jpg.904338a3a2fc3b7661c02495d80ac7d4.jpg 20250128_112845_q85_.thumb.jpg.e7998d6e076f543e923ffd25dcfefe06.jpg

 

Quick hex bowl

https://www.crealitycloud.com/model-detail/624ac196cebc9ffe53c8ee26?file3mf=6794f419d552d7da2ae0a9ec

Filament utilisé > Soleyin Ultra PLA Almond Purple.

// Top shell layers 0, Sparse infill density 0%, No-Brim.

2025-01-2516_02_38-DL_2_CP6.0.2.1574_CrealityHi_HyperPLA_0.20mm_0Top0InfillNoBrim_day62_quickhexbow.thumb.png.b6612c0afe56a9ea0aee0dddfe1a951d.png 20250125_160330_q85_.thumb.jpg.4fba76aed4ec59b6fe50acedaaf6939b.jpg CrealityHi_screen_2025-01-25_16-01-13.png.e5de1a2d0c16357ce0e2606d1b57bf1a.png

20250128_114211_q85_.thumb.jpg.36655005a2e9b1e63e4cc1fb58b7dd7e.jpg 20250128_114247_q85_.thumb.jpg.1d8cc276bce9b776eaaccec90f825b79.jpg 20250128_114255_q85_.thumb.jpg.d752dd7100c72a506779dd6bad1c1262.jpg 20250128_114306_q85_.thumb.jpg.8f477a832e5effa5d34b6a570023f044.jpg

 

Savanna Wildlife Bookmarks

https://www.crealitycloud.com/model-detail/66ebcc1d8b2f34a68860e9cf?file3mf=6797ac30b0f06136c7674f22

Filaments utilisés > PLA+ Noir ArianePlast, PLA High Speed Grey Anycubic, Hyper PLA RFID White Creality.

2025-01-2716_40_54-CP6.0.2.1574_CrealityHi_HyperPLA_0.08mm_Savanna-wildlife-bookmarks-CrealityPri.thumb.png.9390d4219da2ae173bd45f3d9f3f3543.png 20250127_205037_q85_.thumb.jpg.b3e72a239f8f8c6c3fdae3f45c984a18.jpg CrealityHi_screen_2025-01-27_20-48-46.png.970f66c1f770c9278b2b06c2b16e41a3.png

20250128_114943_q85_.thumb.jpg.7032fb7d41955205cd76420ad3e5222b.jpg 20250128_115013_q85_.thumb.jpg.0e09a5fa78f54ee4dbad009777df155c.jpg 20250128_115027_q85_.thumb.jpg.d31a840022279ca94322b0e7f71caf1d.jpg 20250128_115057_q85_.thumb.jpg.f54946c87de47acda8178f491d38c4b8.jpg

 

Giant Panda Bookmarks

https://www.crealitycloud.com/model-detail/66fd6523c3bc2dd50de50e01?file3mf=6797e4d3d552d7da2aeb103c

Filaments utilisés > PLA+ Noir ArianePlast, PLA High Speed Grey Anycubic, Hyper PLA RFID White Creality.

2025-01-2720_52_17-CP6.0.2.1574_CrealityHi_HyperPLA_0.08mm_Giant-panda-bookmarks-CrealityPrint.thumb.png.9945b33516572960b829b84454b3e987.png 20250128_011103_q85_.thumb.jpg.35e2f59a45aae79e9ccd4b14c1315ec2.jpg CrealityHi_screen_2025-01-28_01-10-12.png.0f4c8daac3dc70f33142652d52f9d59e.png

20250128_114715_q85_.thumb.jpg.0d8d3d8343984e3829ff25c222956a9e.jpg 20250128_114750_q85_.thumb.jpg.96b8e9c1e832e3a081fcb3134456424e.jpg 20250128_114803_q85_.thumb.jpg.c0c23718702c874e44fb092eb24d9aab.jpg 20250128_114820_q85_.thumb.jpg.7c3f96d26f15a538f9cb151f36118992.jpg

 

Midnight at Seaside Bookmarks

https://www.crealitycloud.com/model-detail/67348914655e4517bf2244c9?file3mf=6797f29cb0f06136c76a3ffe

Filaments utilisés > PLA+ Noir ArianePlast, PLA High Speed Grey Anycubic, Hyper PLA RFID White Creality.

2025-01-2721_14_41-CP6.0.2.1574_CrealityHi_HyperPLA_0.08mm_Midnight-at-seaside-bookmarks-Creality.thumb.png.bef3cb58c59ff383263236c0c9c1569c.png 20250128_093227_q85_.thumb.jpg.d4ea97e6718018c30c23429db7d82360.jpg CrealityHi_screen_2025-01-28_09-31-14.png.734fa1b5ebad396723e5db36cbb7a4d0.png

20250128_114422_q85_.thumb.jpg.ebfa3b5f7c75271bb27672357160e711.jpg 20250128_114520_q85_.thumb.jpg.f297c82d796ae5834f37e8c79b3c53fa.jpg 20250128_114526_q85_.thumb.jpg.b30a4dc11bbe17e355b371738136bb3d.jpg 20250128_114544_q85_.thumb.jpg.ac131c16944e31327c0b3a12d56480a3.jpg

 

Ancient Ruins Bookmarks

https://www.crealitycloud.com/model-detail/675d9c2beafe1a9824489b07?file3mf=6797feacb0f06136c76ab6a9

Filaments utilisés > PLA+ Noir ArianePlast, PLA High Speed Grey Anycubic, Hyper PLA RFID White Creality.

2025-01-2722_36_46-CP6.0.2.1574_CrealityHi_HyperPLA_0.08mm_ancient-ruins-bookmarks-CrealityPrint.thumb.png.bedd8284f3f5b48c7732bf380f1f0540.png 20250128_142739_q85_.thumb.jpg.48ef4ee45809bb81ede304ab3b954b3e.jpg CrealityHi_screen_2025-01-28_14-28-22.png.fa79aff4677a2eff3a9913d3b075b863.png

20250128_143348_q85_.thumb.jpg.44ea47e895274f7f9c497d735f33f82c.jpg 20250128_143501_q85_.thumb.jpg.5d4d7e950da56796037d5a2a1fc9ea30.jpg 20250128_143432_q85_.thumb.jpg.d9aa9d99055ca55b1f4df12d14eb3a20.jpg 20250128_143537_q85_.thumb.jpg.84d7ed31e76713df519cd162a32884e7.jpg

 

Skeleton Bookmarks

https://www.crealitycloud.com/model-detail/6715fdd4fb353178f7faf838?file3mf=67980f32d552d7da2aebb8c1

Filaments utilisés > PLA+ Noir ArianePlast, PLA High Speed Grey Anycubic, Hyper PLA RFID White Creality.

2025-01-2723_37_42-CP6.0.2.1574_CrealityHi_HyperPLA_Skeleton-bookmarks-CrealityPrint.thumb.png.43397e790d2f29d920f8c1f99f14c517.png 20250128_202907_q85_.thumb.jpg.b7337659cd0585d0c778110addc21981.jpg CrealityHi_screen_2025-01-28_20-21-21.png.3f1d9db967bc8a5c4e26f7862d7b2d3d.png

20250129_151417_q85_.thumb.jpg.bcb824dc5b674dbd9fe8adac52d4e434.jpg 20250129_151447_q85_.thumb.jpg.8f6803c5739163e0d571eacef1a95210.jpg 20250129_151503_q85_.thumb.jpg.927bf4cb69817b90b3b248a16a11859e.jpg 20250129_151526_q85_.thumb.jpg.8a0056baa5910abe1b6db4b1bf11a670.jpg

 

Snowflake Coasters

https://www.crealitycloud.com/model-detail/674c5427f04dbaae0dabc771?file3mf=679a6b2eb0f06136c77d4558

image.thumb.png.4d4df2b411b4f3abd74f5359a05eed4e.png

Filaments utilisés > Hyper PLA Blue Creality, PLA Light blue Velleman, Hyper PLA RFID White Creality.

2025-01-2914_24_47-CP6.0.2.1574_CrealityHi_HyperPLA_0.08mm_Snowflake-coasters-CrealityPrint.thumb.png.683416b10c1d5745175a963019f18a32.png 20250129_225225_q85_.thumb.jpg.7ae66d616c18885802541762e24e8cb8.jpg CrealityHi_screen_2025-01-29_22-46-12.png.392ba2d8ca005da3189d34edce62845a.png

Filament utilisé > PLA+ Noir ArianePlast.

2025-01-2914_23_53-CP6.0.2.1574_CrealityHi_HyperPLA_0.08mm_Snowflake-coasters-CrealityPrint.thumb.png.797704ede842ea25fac9341f3b961cf3.png 20250130_133142_q85_.thumb.jpg.6310e41e6982e1c3489cf258525ffa2f.jpg CrealityHi_screen_2025-01-30_13-30-15.png.033f56c45664b3eedadb62a0623203a7.png

20250131_190041_q85_.thumb.jpg.cf245026686060d4ce1f10a7b8208f18.jpg 20250131_190237_q85_.thumb.jpg.8ebdbbdc3980e6a3d2e0d3e0317dfb4f.jpg 20250131_190326_q85_.thumb.jpg.a2f3fb9888214a8c3ffbdbb4bcd4919b.jpg 20250131_190408_q85_.thumb.jpg.903da8a091cc41909d793ca1f53c7521.jpg 20250131_190422_q85_.thumb.jpg.7a0bd5b739dbb90a4cf5ac470694c4e9.jpg 20250131_190432_q85_.thumb.jpg.cee857dadb455a7948f7617bb80d641f.jpg 20250131_190445_q85_.thumb.jpg.06cd3faf80eee6f599275e4ccc4a2ed5.jpg

Modifié (le) par PPAC
  • J'aime 2
Posté(e) (modifié)

Autres impressions - (Acte III) - PETG

 

Collapsible Pirate Sword

https://www.crealitycloud.com/model-detail/66e4bae5bc2db6b0bf72764f?source=26&file3mf=679a843eb0f06136c77e5c6a

de Voldamorse

 

CR-PETG White Creality ( buse 240°C, plateau 80°C, Max volumetric speed 16 mm³/s )

// Elephant foot compensation 0 mm ( au lieu de 0.15 mm ) 

image.thumb.png.6b9363d79511248956b6f533ac4d471f.png CrealityHi_screen_2025-01-25_20-40-59.png.d072cf1ef6fda713e37df44a7371d0bd.png CrealityHi_screen_2025-01-25_20-41-27.png.3990840af43c5888644005a24bd5795a.png CrealityHi_screen_2025-01-25_23-45-34.png.b29f0734845e3f1df29d9c284cf2174b.png CrealityHi_screen_2025-01-26_01-44-26.png.94808555627f3c337e447441df1f37aa.png image.thumb.jpeg.f45bda2293f42ad79ee7bff25ee181a2.jpeg

20250128_142335_q85_.thumb.jpg.2b06876cf0760f9ce914414ff398f4c2.jpg 20250128_142343_q85_.thumb.jpg.71372ba148fb3816e967fa90caaa8813.jpg 20250128_142437_q85_.thumb.jpg.ccb13818247a0f66263fc967c25249c0.jpg 20250128_142447_q85_.thumb.jpg.b148aba2c56af32165295522583a9353.jpg 20250128_142458_q85_.thumb.jpg.327b0df9a6fd524cfe0e57a62b4efd1e.jpg 20250128_142603_q85_.thumb.jpg.c48bf2d6008d91a8ef9bd3e7c08d29f9.jpg 20250128_142617_q85_.thumb.jpg.fd9f725bfd2b3bcb15873462b084038a.jpg 20250128_142640_q85_.thumb.jpg.8a7b5e9ccfc586691598816201b0fb1c.jpg

 

Fluffy Hearts Lo T, nestable box (v3)

https://www.crealitycloud.com/model-detail/64041a57649714242877f04b?file3mf=679a7b2dd552d7da2af316e4

CR-PETG Red Creality

// No-Brim

2025-01-2612_21_51-CP6.0.2.1574_CrealityHi_CR-PETG_0.20mm_NoBrim_PNB3-FluffyHeartsLoT-CrealityPri.thumb.png.1b37c4a5f672c138b4dbcfbad02e1110.png

2025-01-2612_23_11-CP6.0.2.1574_CrealityHi_CR-PETG_0.20mm_NoBrim_PNB3-FluffyHeartsLoT-CrealityPri.thumb.png.c4d896962d5850795422c8ab35565aa9.png image.thumb.jpeg.3ec06102dcfbf6fbae38e662f4015f79.jpeg CrealityHi_screen_2025-01-26_16-40-42.png.08dd70865cd7aae200ab431b66ee799b.png image.thumb.jpeg.10fbc2fbd04369469527a71838447f64.jpeg

2025-01-2612_22_56-CP6.0.2.1574_CrealityHi_CR-PETG_0.20mm_NoBrim_PNB3-FluffyHeartsLoT-CrealityPri.thumb.png.51088c327af5cacf396e7254b21ca200.png image.thumb.jpeg.87d3378c95ada34afd22246da07ea0f1.jpeg CrealityHi_screen_2025-01-26_15-16-27.png.0941949639bc16dd9bd41a4f1e4bba4b.png image.thumb.jpeg.ffd4d8e79ff363d3fba6ab5cfc2789fd.jpeg

20250128_140857_q85_.thumb.jpg.db4cd5786cf17c867474d20970e1a4e9.jpg 20250128_140927_q85_.thumb.jpg.e5df144ceab0e44fb6d208a2676e2a54.jpg 20250128_140941_q85_.thumb.jpg.4c274c7768738b8007042729e28615d2.jpg 20250128_140949_q85_.thumb.jpg.c63a3dbadfd9441c98f5f3a5b044b48f.jpg 20250128_141010_q85_.thumb.jpg.c432b8925233c0064513984cb756a68d.jpg 20250128_141045_q85_.thumb.jpg.97540b45f096af24299a1504b27de1b8.jpg

 

Fluffy Hearts Lo S, nestable box (v3)

https://www.crealitycloud.com/model-detail/64041a583c984d3618e46fef?file3mf=679a7addb0f06136c77df6e2

CR-PETG Red Creality

// No-Brim

image.thumb.png.6e891061f155fd74a76d0a63a8c77893.png

2025-01-2615_58_43-CP6.0.2.1574_CrealityHi_CR-PETG_0.20mm_NoBrim_PNB3-FluffyHeartsLoS-CrealityPri.thumb.png.f9c4dc9cb8f6ca503137b08791f57cf5.png image.thumb.jpeg.88b0fe66f9ee26c72c68e0abd83c53b3.jpeg CrealityHi_screen_2025-01-26_18-25-04.png.7f7815172e64911809b13f063efcd853.png

2025-01-2615_58_54-CP6.0.2.1574_CrealityHi_CR-PETG_0.20mm_NoBrim_PNB3-FluffyHeartsLoS-CrealityPri.thumb.png.27fcfd92f5f71fac67b985550e269fdf.png image.thumb.jpeg.5734c0b3a7145c59fe57f2f8f5a0e866.jpeg CrealityHi_screen_2025-01-26_19-59-29.png.a4a5a67dd61e23a92a36cf1e55f5c69b.png

20250128_115607_q85_.thumb.jpg.e72adf79f63947aedc6a15b86fca920b.jpg 20250128_115651_q85_.thumb.jpg.c1e5bb8e43124f94788974e454da59ef.jpg 20250128_115734_q85_.thumb.jpg.42b982fcfdcd072778484539d1e083f0.jpg 20250128_115803_q85_.thumb.jpg.21b955b00bc7140835d1f8d43577071c.jpg 20250128_115830_q85_.thumb.jpg.7da052d7211bb4e31358cc37d5018034.jpg 20250128_115852_q85_.thumb.jpg.7bc14d5fe07f48dd6640243f99921c07.jpg

Modifié (le) par PPAC
  • J'aime 2
Posté(e) (modifié)

Autres impressions - (Acte IV) - TPU-95A

 

Depuis le porte-bobine uniquement, car incompatible avec le CFS.

Sans passer le filament dans le connecteur PTFE sur le porte-bobine, ni le tube PTFE de guidage jusqu'à la tête d'impression, pour réduire les frottements qui pourraient étirer ce type de filament élastique.

 

Pour le seul profil TPU du HP-TPU associé à la Creality Hi

  • 220°C pour la buse ( ce qui me semble un peu bas pour du TPU que j'imprime habituellement plutôt à 230 voir 240°C)
  • 40°C pour le plateau. (pour un plateau en résine époxy)
  • MVS ("Max volumetric speed") a 3 mm³/s
Révélation

image.thumb.png.bacde2faa0556ec6ddfab4443002c135.png

(

Pour la

K2 Plus, le profil (pour un plateau PEI texturé)

  • HP-TPU > buse 220°C, plateau 40°C, MVS 3 mm³/s,
  • CR-TPU > buse 220°C, plateau 40°C, MVS 3 mm³/s,
  • Generic TPU > buse 220°C, plateau 40°C, MVS 2 mm³/s
Révélation

image.thumb.png.b9962ea542ad5ba89d8d0da6e0850120.png

image.thumb.png.1bd08f34c49a2b1784e1bdfaee5b7479.png

image.thumb.png.e6bd642924216a3f7d380ae90b0c864f.png

Ender-3 V3, le profil (pour un plateau PEI texturé)

  • HP-TPU > buse 215°C (qui me semble un peu bas, je dirai d'utiliser plutôt 230°C), plateau 35°C, MVS 6 mm³/s,
  • CR-TPU > buse 230°C, plateau 35°C, MVS 3.5 mm³/s,
  • Generic TPU > buse 215°C (qui me semble un peu bas, je dirai d'utiliser plutôt 230°C), plateau 35°C, MVS 2 mm³/s
Révélation

image.thumb.png.adbf416a6b188a3eecf049cd59d162b7.png

image.thumb.png.08fc1c914b7cf77d89a86c51a9d50c67.png

image.thumb.png.7ccd388301f20cf51a6ba99d334ad0af.png

)

 

Avec la machine que j'ai eue en test,

mes essais avec du HP-TPU et du CR-TPU en utilisant le profil filament HP-TPU (buse 220°C, plateau 40°C, MVS 3 mm³/s,) m'ont donné plusieurs bourrages et blocage du filament TPU juste avant la sortie de l'extrudeur (au chargement du filament et a l'impression).

Cumulé avec le fait qu'il n'y ait d'associé à la Creality Hi, qu'un seul profil TPU pour du HP-TPU Creality avec une vitesse d'extrusion volumétrique maximal de 3 mm³/s (très lent)

Pour moi, la Creality Hi ( son extrudeur et sa buse "unicornK2P" ) ne semble pas être le meilleur choix pour imprimer du TPU.

 

Il me faudrait re-tester avec une buse neuve, car j'ai tenté le TPU après avoir déjà imprimé ~ 120h majoritairement du PLA et un peu de PETG.

 

Mais, en l'état et ayant d'autres machines ( comme la Ender-3 V3 ) avec lesquelles j'imprime sans difficulté du TPU, personnellement, je n'utiliserais probablement pas la Creality Hi pour imprimer du TPU.

Car je n'ai pas spécialement envie de refaire de nouveau un démontage/remontage de l'extrudeur ( https://wiki.creality.com/en/cr-series/creality-hi/clogged-extruder ) pour enlever un morceau de filament TPU coincé dedans.

 

Chargement (1) HP-TPU OK

image.png.e02309e7670a3ee244f4ca05926ab742.png image.png.44da10da8edcb7c6954a2e511087e1e5.png image.png.3dd461ee86ced17a9eae244c9c7343f4.png image.png.155b7f147b3d4796316cca16fbf63448.png

Il ne semble pas possible de modifier la mise en chauffe ni la température d'extrusion (même en modifiant le profil matériau)

ni de décomposer (délais de chauffe/refroidissement si trop chaud, fait des mouvements sur l'axe X pour se placer sur le système de purge et éjecter la purger) quand on clique sur "Extrude".

J'aurais aimé avoir la possibilité depuis les menus de l'écran de contrôle, de faire séparément la mise en chauffe de la demande d'extrusion, et cela, sans déplacement X pour éjection de la purge.

Mais je remarque que pour le TPU, la vitesse d'extrusion des purges est bien plus lente que celle du PLA.

 

Impression d'un test de MVS ( de 2 à 8 mm³/s ) HP-TPU transparent Creality > KO.

image.png.bd7b21ef510f7bca9c3d79cc28b2c6b7.png image.thumb.png.7976152bcfc1aac123ddd9a56c168e5a.png image.thumb.png.b1b2ac8721c30d4bde03b91081b1a5d3.png

Échec vers ?50% de l'impression, bourrage extrudeur.

image.png.6cf40b6987de5991bea7779c379bab38.png image.png.aba7210106ce78db85ec1b1cd6adfdbf.png image.png.cd15796fffb07348e16df85e9b4b2aaa.png image.thumb.jpeg.7969814f37a99d0744eda555f456faf0.jpeg

Démontage extrudeur et engrenage pour extraire le morceau de filament bloqué, remontage ( cf https://wiki.creality.com/en/cr-series/creality-hi/clogged-extruder )

20250205_222758_q85_.thumb.jpg.3178bde9e3120665a965a6292e608bc9.jpg 20250205_223602_q85_.thumb.jpg.c9236923dcfed52a06068d2246f363e1.jpg

 

Chargement (2) HP-TPU OK

Impression "Cute mini octopus" tranché pour du HP-TPU ( MVS 3.0 mm³/s, 220°C) > OK

image.thumb.png.c11b55321c0030c18deea486b35b5d71.png image.thumb.png.cf5b2a30dc8a8535bef40b849929b8a2.png

image.png.257c185a5173f276125df2f1aff9c013.png image.png.4f01054a9ad559c097b0c320c1e70282.png image.png.1dec797ea1c73187381d14c8b8e4c095.png image.thumb.jpeg.b6234f0387128a5e318048c740f05521.jpeg

 

Chargement (3) CR-TPU Blanc > KO.

Bourrage extrudeur, démontage, remontage. (Mais là, je n'avais pas complétement démonté les engrenages de l'extruder, juste tirer un peu rageusement sur le filament qui dépassé ...)

image.thumb.jpeg.0060c3d99a1a94ce488453f6730d2046.jpeg

Chargement (4) CR-TPU Blanc > KO (en fait, il restait un petit bout de filament de précédent bourrage). Bourrage extrudeur, démontage complet engrenages, remontage.

Chargement (5) CR-TPU Blanc > OK.

Impression du même fichier d'impression tranché pour du HP-TPU de "Cute mini octopus" > Échec vers 90% bourrage extrudeur, démontage complet engrenages, remontage.

image.png.59e7b1c02a4c12ed500dc4378f4fb3f8.png image.png.8a3fb1af1fcae508482f7c13d0e04353.png image.thumb.jpeg.899f154ff610619fa01b9f4d6ebc2856.jpeg

image.thumb.jpeg.3127c2a3c580bba48f92f68158314368.jpeg

 

// FAIT voir iciA FAIRE > Refaire un essai avec du CR-TPU avec un profil filament modifié ( buse 230°C, plateau 40°C, MVS 2 mm³/s) et passer par l'interface web Fluidd pour faire le chargement du filament de manière décomposé ( permet de définir la température de la buse, attendre la chauffe, puis demander une extrusion dont on peut modifier la distance à extruder et la vitesse d'extrusion )

 

Le problème, en plus du temps passé pour démonter et remonter, c'est qu'à force de déconnecter, reconnecter les tout petits connecteurs, ont augment le risque de les abimer.

Ici, heureusement, vu et corrigé avant de remettre en fonction, on peut remarquer que le fil bleu du moteur de l'extrudeur n'est pas bien enfiché dans son connecteur.

image.png.d0fcc4cf437bee0383e303c8f88d0f20.png

On voit le bout en métal serti sur le bout du fil bleu un peu sorti du connecteur, preuve qu'il n'est pas bien enfoncé dans le connecteur. 

 

Modifié (le) par PPAC
  • J'aime 2
  • Confus 1
Posté(e) (modifié)

Autres impressions - (Acte V) - PLA (le re-retour)

 

Zazu from The Lion King, with 5 filament changes

https://www.crealitycloud.com/model-detail/6608650427545665e2d88d38?file3mf=679a584cb0f06136c77c7851

image.thumb.png.24db53f85bf87ba8686a57960cbd3a65.png 

(

Pour arriver à imprimer 6 couleurs avec un seul CFS, l'astuce ici,

c'est d'avoir un modèle ayant des changements de couleur dont on connait l'ordre

pour selon cet ordre définir un ou plusieurs même "slot(s)" du CFS pour différentes couleurs.

CrealityHi_screen_2025-01-30_16-23-14.png.0d24a0805c9eb70854ebbd30bcb7a585.png CrealityHi_screen_2025-01-30_16-23-47.png.269b0680a2e3999c5f8cd6f106952fbc.png CrealityHi_screen_2025-01-30_16-25-05.png.93c33cf36be3672d051ed682b78bcec6.png

( Ici, il faut remarquer que j'utilise le slot "1B" à la fois pour le "PLA bleu clair" et le "PLA orange", et le slot "1C" à la fois pour le "PLA bleu" et le "PLA noir". )

et pour ne pas avoir à tout le temps surveillé l'impression, d'avoir une pause bien placée,

pour lors de la pause, au bon moment, changer physiquement la/les bobine(s) dans le/les "slot(s)" défini(s) pour plusieurs couleurs différentes.

Photo du CFS au début de l'impression donc avant la pause, puis photo de l'état de l'impression un peu avant la pause, et photo du CFS après la pause.

image.thumb.jpeg.ed9ac3f6dde95eac5c19a360f517288b.jpeg image.thumb.jpeg.07164abd5efcd4f4ed18094f22e2ea91.jpeg image.thumb.jpeg.7d0dbdb97336077be871cc789539d28b.jpeg

Lors du changement de bobine utiliser le levier de l'entrée filament du "slot" pour en plus de déclencher le capteur de filament (led Bleu témoin de l'entrée) suffisamment pousser le nouveau filament dans l'entrée filament afin qu'il soit pris par la roue d'entrainement et bien directement entrainé plus tard ...

image.thumb.jpeg.31ef2785abee3678785ecbfd58a10a76.jpeg (Photo à refaire, on ne voit pas bien le levier ...)

Puis continuer l'impression

CrealityHi_screen_2025-01-30_17-27-11.png.02cfcaefdf2b2afcb083eb5170200633.png CrealityHi_screen_2025-01-30_17-27-36.png.7ce4ef1572a1cecb93eaa1367a367273.png

 

Mais forcement, il faut un modèle qui si prête et faire un fichier d'impression dont on connait l'ordre d'impression des couleurs donc des changements de filament.

C'est globalement la même méthode qu'expliqué dans

mais plus simple ici, car ce modèle utilise des changements de couleurs au changement de couche, et il n'y a donc pas à définir l'ordre d'impression des couleurs dans une même couche.

)

Filaments utilisés > Hyper PLA RFID White Creality, PLA Light Blue Velleman, PLA+ Silk Bleu foncé ArianePlast, PLA Yellow Polymaker, PLA Orange Eryone, PLA+ Noir ArianePlast.

image.thumb.jpeg.5b8986fe8bc8895d2f95df2e9a52d8bc.jpeg image.png.2374e4315f0b925d09344f54d8e9d303.png 20250131_190648_q85_.thumb.jpg.ab6b462411ec7025f7866f137273162c.jpg

20250131_190713_q85_.thumb.jpg.cbb12e8b3cb7665ce2645fc600a6024b.jpg 20250131_190732_q85_.thumb.jpg.c12fa04e3c2bcb4e8cff9d925660765d.jpg 20250131_190723_q85_.thumb.jpg.562e7b116b89c3e8831d01155bd83a39.jpg 20250131_190749_q85_.thumb.jpg.6262b5886740f143b4219746af5ff71c.jpg

 

Stickers and luv, by arts.of.win, with 2 filament changes

https://www.crealitycloud.com/model-detail/662909ce4360beb027399f2e?file3mf=6793b257b0f06136c7442bfa

Filaments utilisés > Hyper PLA RFID White Creality, Soleyin Ultra PLA Strawberry Milk, PLA+ Noir ArianePlast.

20250128_113040_q85_.thumb.jpg.0773ac106ea8a0f70c63202664c2e5b1.jpg 20250128_113046_q85_.thumb.jpg.2f0285dc8fd64d0be7515af52cdc22c9.jpg 20250128_113054_q85_.thumb.jpg.5643bd5630dad68255acc36b1bce9062.jpg 20250128_113105_q85_.thumb.jpg.3aeb66aad7959d0a5613936be3038254.jpg

 

How does it feel to be an ancient artist, by arts.of.win

https://www.crealitycloud.com/model-detail/66179594e84d7688f536d60e?file3mf=6793b4c8b0f06136c7444489

Filaments utilisés > Hyper PLA RFID White Creality, Soleyin Ultra PLA Light Green, PLA+ Noir ArianePlast.

image.png.3fb295ce8c3610b6182379743cd2eb1f.png 20250128_113426_q85_.thumb.jpg.f764d64239fe1b3a707615adb02744a2.jpg 20250128_113435_q85_.thumb.jpg.749364405029d681ee7eec41c6f127df.jpg 20250128_113442_q85_.thumb.jpg.4930e8254b12045ae1f931f6f3f17f19.jpg 20250128_113454_q85_.thumb.jpg.4f2d4fffa1bc901005b3561ac4b95c99.jpg

 

Oh how nice it is to be a cat, by arts.of.win

https://www.crealitycloud.com/model-detail/66290b5c4360beb02739a5a9?file3mf=6794a8d4b0f06136c74bf619

Filaments utilisés > Hyper PLA RFID White Creality, Soleyin Ultra PLA Almond Purple, PLA+ Noir ArianePlast.

CrealityHi_screen_2025-01-25_12-18-15.png.c8df79db211c58c7ade61defa020f67a.png 20250128_113903_q85_.thumb.jpg.de13a311f310f7e14ab6612b712a8623.jpg 20250128_113922_q85_.thumb.jpg.b7e78763c9877429a73654c83b578487.jpg 20250128_113909_q85_.thumb.jpg.6a7acbf9f34a2ff2ff249f4d28c3385e.jpg 20250128_113934_q85_.thumb.jpg.db29c21e7f6b2be5819a110d2122cdf8.jpg

 

Girl on a nice Hanfu dress, by arts.of.win

https://www.crealitycloud.com/model-detail/6617a02fe84d7688f536f1df?file3mf=67950573b0f06136c74f36a0

Filaments utilisés > Hyper PLA RFID White Creality, Hyper PLA Gold Creality, PLA+ Noir ArianePlast.

CrealityHi_screen_2025-01-25_18-28-07.png.03068b06364552b5800587dcbc748042.png 20250128_113707_q85_.thumb.jpg.84aa93ef23c09de1dd96f9809fd7d654.jpg 20250128_113714_q85_.thumb.jpg.776d9c64b9b8e15ab4047d7de484fd0c.jpg 20250128_113722_q85_.thumb.jpg.f95783934af82405d5772d12719ef98a.jpg 20250128_113733_q85_.thumb.jpg.8735292a1a1394da0e0ee4190225fbb0.jpg

 

Fall in 2-bit love, by arts.of.win, with 2 filament changes

https://www.crealitycloud.com/model-detail/66141e47e84d7688f52acba2?file3mf=679505a3b0f06136c74f38b0

Filaments utilisés > Hyper PLA RFID White Creality, Hyper PLA Gold Creality, PLA+ Noir ArianePlast.

image.png.f83ebe1ca329d7a058c64e4c298775ee.png 20250128_114113_q85_.thumb.jpg.dbc4e0b121cdc94c952123a0bad7b82c.jpg 20250128_114108_q85_.thumb.jpg.c1d1a4306f9471dcd2659e5ca997f14b.jpg 20250128_114100_q85_.thumb.jpg.504692f437d7b34749502ed4f753b0e1.jpg 20250128_114133_q85_.thumb.jpg.39a235a2e27eb13107e2bb6559d0654e.jpg

 

Pokemon Rondoudou, with 2 filament changes

https://www.crealitycloud.com/model-detail/6608682b27545665e2d89c19?file3mf=679a50d3d552d7da2af25f3a

Filaments utilisés > Hyper PLA RFID White Creality, PLA Pink Velleman, PLA+ Noir ArianePlast.

CrealityHi_screen_2025-01-30_14-19-03.png.c69a5745f6c46fb8cf8821105bcd2b2f.png 20250131_192653_q85_.thumb.jpg.c90d21d252b223746a5bd434c50f5099.jpg 20250131_192658_q85_.thumb.jpg.389cda1c61953bc210a9c86ed944603f.jpg 20250131_192708_q85_.thumb.jpg.a323be3b78d26b889e55516283aace4b.jpg

 

Pikachu, Pixel Art, 3 filament changes

https://www.crealitycloud.com/model-detail/66d6fc4f49f18c44856b8c18?file3mf=679a5341b0f06136c77c436e

Filaments utilisés > Hyper PLA RFID White Creality, PLA Yellow Velleman, PLA Orange Eryone, PLA+ Noir ArianePlast.

CrealityHi_screen_2025-01-30_16-10-46.png.8a4cf2d918d2a46e76b4a519f1782957.png 20250131_192844_q85_.thumb.jpg.77c70a8aff18eed64fc4f3a395f243b1.jpg 20250131_192851_q85_.thumb.jpg.afdcb8b23fc6ec9d9b167ecdf1fc124d.jpg 20250131_192913_q85_.thumb.jpg.21a4db9c93f5cc0d2d91e996b5ecd8a9.jpg

 

Pacman, with 1 filament changes

https://www.crealitycloud.com/model-detail/660e702f0c8bfd186f991f53?file3mf=679a5a2db0f06136c77c8c36

Filaments utilisés > PLA Yellow Polymaker, PLA+ Noir ArianePlast.

CrealityHi_screen_2025-01-30_18-37-31.png.7e5d014f4cb79d77f39473d87c2b1910.png 20250131_193807_q85_.thumb.jpg.1bf8f5a6032d4c6a3ddb6b0d8496614a.jpg 20250131_193812_q85_.thumb.jpg.b36b5c583ef7dcdefa464c44650df371.jpg 20250131_193821_q85_.thumb.jpg.485392a3c78252a01de40ba9e55f4b31.jpg

 

Happy Easter Bunny, with 5 filament changes

https://www.crealitycloud.com/model-detail/66038f549f5b3ffd11fda307?file3mf=679a5d51b0f06136c77cadb8

Filaments utilisés > Hyper PLA RFID White Creality, PLA Pink Velleman, PLA Yellow Velleman, PLA Light Blue Velleman, PLA+ Silk Bleu foncé ArianePlast, PLA+ Noir ArianePlast.

CrealityHi_screen_2025-01-30_22-56-56.png.8df44d8e10d5e5e00beadb1c86c7aa87.png 20250131_193226_q85_.thumb.jpg.5d18188e98e53a803cf596d3bef29aa5.jpg 20250131_193242_q85_.thumb.jpg.b3dba2a11eb1a7c68f929f9025fbe971.jpg 20250131_193306_q85_.thumb.jpg.db1ca25fe1ed8fb6bbf6079ddddce5f0.jpg

 

Mega Man, with 4 filament changes

https://www.crealitycloud.com/model-detail/6605c0f3ea64b75dcb07eb10?file3mf=679a5e72d552d7da2af2983e

Filaments utilisés > Hyper PLA RFID White Creality, PLA Skin color Velleman, PLA Light Blue Velleman, PLA+ Silk Bleu foncé ArianePlast, PLA+ Noir ArianePlast.

CrealityHi_screen_2025-01-31_00-01-00.png.fda6ef3f539cdc19168d548185f2a817.png 20250131_194020_q85_.thumb.jpg.aa96facdc323667379a1b5e5c2e41779.jpg 20250131_194025_q85_.thumb.jpg.186936d771dfd634197b7f382ba30868.jpg 20250131_194041_q85_.thumb.jpg.65a4fc038afa0a77a9ad73967274a8b1.jpg

 

Pacman Ghost (pt2), with 2 filament changes

https://www.crealitycloud.com/model-detail/6608635fea64b75dcb123278?file3mf=679a6522b0f06136c77d02e5

Filaments utilisés > Hyper PLA RFID White Creality, PLA Yellow Polymaker, PLA Orange Eryone.

CrealityHi_screen_2025-01-30_19-48-52.png.f8bda1fe0dff430ea42bf134be74a534.png 20250131_193606_q85_.thumb.jpg.f69db4fdff66633f30adb66988d1a1c3.jpg 20250131_193615_q85_.thumb.jpg.815b68666c3f47f48b2123c30d96f935.jpg 20250131_193629_q85_.thumb.jpg.c6da5ee3b07881bebf218aade0fc0c77.jpg

 

GBC - Bomberman Collection - 1, 3 filament changes

https://www.crealitycloud.com/model-detail/679ad60ab0f06136c7812b14?file3mf=679ad60ab0f06136c7812b19

Filaments utilisés > Hyper PLA RFID White Creality, Soleyin Ultra PLA Rosehip, Soleyin Ultra PLA Strawberry Milk, PLA+ Noir ArianePlast.

CrealityHi_screen_2025-01-31_14-16-14.png.0738dc75db90f0befc8f4132de4570c7.png 20250131_192445_q85_.thumb.jpg.dae48daf20ca3033a101f2d5fc1eb234.jpg 20250131_192453_q85_.thumb.jpg.63ea954610177e39a967d51fc13b3ab7.jpg 20250131_192511_q85_.thumb.jpg.6c9d44d1db83b3eb6b9bd8dc64fd5dc6.jpg

 

GBC - Bomberman Collection - 2, 3 filament changes

https://www.crealitycloud.com/model-detail/679b6902b0f06136c784b04a?file3mf=679b691eb0f06136c784b13a

Filaments utilisés > Hyper PLA RFID White Creality, Soleyin Ultra PLA Rosehip, Soleyin Ultra PLA Strawberry Milk, PLA+ Noir ArianePlast.

CrealityHi_screen_2025-01-31_15-56-07.png.5bebf9c0ad0463291a4b34a1361bd272.png 20250131_193043_q85_.thumb.jpg.3c5a8e7d9a3ba9ae12abf49fef8aa88a.jpg 20250131_193057_q85_.thumb.jpg.6406abecf2c0260dafbce4e39905d84b.jpg 20250131_193116_q85_.thumb.jpg.4b875b1f692b3ea869e380ffe0a89da9.jpg

 

Meowth, Pixel Art, 3 filament changes

https://www.crealitycloud.com/model-detail/679ccc40b0f06136c78fa7fe?file3mf=679ccd07b0f06136c78fb063

Filaments utilisés > Hyper PLA RFID White Creality, Soleyin Ultra PLA Rosehip, Soleyin Ultra PLA Strawberry Milk, PLA+ Noir ArianePlast.

CrealityHi_screen_2025-01-31_17-59-07.png.51424acc95db084ced6f49eb50ae7a09.png 20250131_193428_q85_.thumb.jpg.cdf52c81f9c1a3cd629e32118b6a9db3.jpg 20250131_193437_q85_.thumb.jpg.4aba0e099777817f44c340ed4770f62e.jpg 20250131_193504_q85_.thumb.jpg.645f2541d3d5c963bbd321e9a45f2084.jpg

 

Hamtaro, Pixel Art, 2 filament changes

https://www.crealitycloud.com/model-detail/679cdf34b0f06136c7905636?file3mf=679cdfc5d552d7da2afa1d56

Filaments utilisés > Hyper PLA RFID White Creality, Hyper PLA Gold Creality, PLA+ Noir ArianePlast.

(Ignorer le message d'erreur, le capteur de fin de filament a l'entrée de la tête d'impression s'était coincé en fin d'impression, juste insérer un bout de filament l'a décoincé)

CrealityHi_screen_2025-01-31_19-11-27.png.a439b9319cf8674f2edf42a1de5aa5b9.png 20250131_192227_q85_.thumb.jpg.1cbd603d54d4a3e66229e7d0983f1a90.jpg 20250131_192242_q85_.thumb.jpg.7a5f32f3ac1aea7992d6a56333ea247b.jpg 20250131_192312_q85_.thumb.jpg.5fbc7f4baab9faf7198113a88a82e347.jpg

 

GBC - Animal Breeder 3 JPN - Fox 0, 2 filament changes

https://www.crealitycloud.com/model-detail/679c21fbd552d7da2af84bde?file3mf=679ce34cb0f06136c7907b44

Filaments utilisés >  Hyper PLA RFID White Creality, Hyper PLA Gold Creality, PLA+ Noir ArianePlast.

20250131_201322_q85_.thumb.jpg.5f2736b2f5058f560192c3f33c35a5b5.jpg 20250131_202557_q85_.thumb.jpg.d034aabd43e8870cc80f8c835d2d6ac7.jpg 20250131_202604_q85_.thumb.jpg.cfda8d42819e54719725320bcc6b9923.jpg 20250131_202623_q85_.thumb.jpg.b700f1865ae7deb60d31ad6c52f5e462.jpg

 

GBC - Animal Breeder 3 JPN - Fox 1, 2 filament changes

https://www.crealitycloud.com/model-detail/679c2395b0f06136c78b81f6?file3mf=679ce3e5b0f06136c7908151

Filaments utilisés > Hyper PLA RFID White Creality, Hyper PLA Gold Creality, PLA+ Noir ArianePlast.

20250131_211253_q85_.thumb.jpg.188dadf1e6407847995721e4237c5a80.jpg 20250131_214317_q85_.thumb.jpg.d84f7348ac20542f08dd3b8dd8f524d4.jpg 20250131_214328_q85_.thumb.jpg.ada7a54bb29ec221841623544cc8a099.jpg 20250131_214344_q85_.thumb.jpg.8b47d03bb0056bfba1f920ab159f64db.jpg

 

Yoshi 01, 3 filament changes (at-layer-change)

https://www.crealitycloud.com/model-detail/679e360fb0f06136c79b6bc4?file3mf=679e368eb0f06136c79b71d6

Filaments utilisés > Hyper PLA RFID White Creality, Soleyin Strayberry Milk, CR-PLA Fluo-Green Creality, PLA+ Noir ArianePlast.

CrealityHi_screen_2025-02-01_19-50-54.png.3b3e45de6a12dc320de777b7262a4b56.png 20250201_201347_q85_.thumb.jpg.c188e80e3f585775181e546acf6ab476.jpg 20250201_201435_q85_.thumb.jpg.19cfb8f20de273c710d69b66c0fbb76f.jpg 20250201_201446_q85_.thumb.jpg.f0be3fc0050566685b6486eabc09288b.jpg

 

Yoshi Title Screen, 2 filament changes

https://www.crealitycloud.com/model-detail/679e382ab0f06136c79b831d?file3mf=679e384ad552d7da2afe71ed

Filaments utilisés > Hyper PLA RFID White Creality, PLA Green Pea Velleman, PLA+ Noir ArianePlast.

CrealityHi_screen_2025-02-01_14-43-54.png.62f9806496a80e208021f87a0307bb07.png 20250201_201213_q85_.thumb.jpg.bf2e59587c0400c0dd2f9ad6059d7d09.jpg 20250201_201259_q85_.thumb.jpg.e4e492c52a28b25f7351486cb2b82c28.jpg 20250201_201239_q85_.thumb.jpg.24525c8cac4b877e4b0e16ab78cc433b.jpg

 

Dinosaur monsters from Bomberman Quest, 2 filament changes

https://www.crealitycloud.com/model-detail/679d331cb0f06136c793b7c8?file3mf=679e38f6b0f06136c79b8b97

Filaments utilisés > Hyper PLA RFID White Creality, EN-PLA Jade Green Creality, PLA+ Noir ArianePlast.

CrealityHi_screen_2025-01-31_22-01-21.png.cdd90111ec0b7a9de66e08c31d3f63b6.png 20250201_200925_q85_.thumb.jpg.26d2840563c4d322673d30ddac3f69ed.jpg 20250201_200953_q85_.thumb.jpg.48eee738f23078421499e8438179e93e.jpg 20250201_201027_q85_.thumb.jpg.a3c7eccf34098a4020395b0123017fe6.jpg

 

Stitch, Pixel Art, 2 filament changes

https://www.crealitycloud.com/model-detail/679e7adeb0f06136c79e9bbe?file3mf=679e7b18b0f06136c79e9ec3

Filaments utilisés > PLA Light Blue Velleman, Hyper PLA Blue Creality, PLA+ Noir ArianePlast.

CrealityHi_screen_2025-02-01_21-06-33.png.c3de065df8a52511b90b1fcbb3f1f67f.png 20250201_215711_q85_.thumb.jpg.d704322d381e0a64da2b257b608efcbb.jpg 20250201_215736_q85_.thumb.jpg.3f056dd88ac3c36c5bee9fd3775d7965.jpg 20250201_215747_q85_.thumb.jpg.4e15ea9ebca052192731e77d7be7748b.jpg

 

...

Modifié (le) par PPAC
  • J'aime 3
  • PPAC changed the title to Creality Hi Combo, la découverte !
  • PPAC pinned this topic
Posté(e)

Bonjour @PPAC

Tu as essayé la gamme récente de filament creality "Soleyin Ultra PLA" :

Ton avis par exemple VS hyperPLA, qu'en penses-tu ?

Pas de RFID, mais pas gênant du tout, il est enroulé sur bobine plastique ? (j'évite la bibine à cette heure si) 🤪

🙂

Posté(e) (modifié)

Coucou 🙂 

il y a 18 minutes, hyoti a dit :

Tu as essayé la gamme récente de filament creality "Soleyin Ultra PLA" :

Ton avis par exemple VS hyperPLA, qu'en penses-tu ?

le "Soleyin Ultra PLA" a un MVS de 18 mm³/s,

au lieu d'un MVS de 23 mm³/s pour le "Hyper PLA",

dans les profils filament associé à la Creality Hi les deux sont a 220°C buse et 60°C plateau PEI ou Epoxy.

 

Difficile de donner un avis, car je n'ai pas beaucoup imprimé de Soleyin Ultra PLA, mais je dirais que cela ressemble à de l'Hyper PLA (En plus opaque (donc une relativement faible transmissivité cf le TD hueforge ) que l' "Hyper PLA White" que je trouve très légèrement transparent pour un filament blanc (donc une relativement forte transmissivité ou TD hueforge pour ce dernier).).

il y a 18 minutes, hyoti a dit :

Pas de RFID, mais pas gênant du tout, il est enroulé sur bobine plastique ? (j'évite la bibine à cette heure si) 🤪

Oui bien en bobine (🍻😉 ) plastique et sans puce RFID

( cf exactement comme sur la page produit https://store.creality.com/as/products/soleyin-ultra-pla-3d-printing-filament-1kg 

0951756a0ac7e4827082d6428c9eba38_1080x.webp_q85__r50_.png.4408b862722ae973f3508920cdc88dd5.png 701d78a8d35a169800442cf171490b28_1080x.webp_q85__r50_.png.f06340624d73a849427cbe0c7c433977.png 42dc391d507c5fea0318d0cf5829b53b.webp_q85__r50_.png.100b6e3817fe193a4ccbf9d3daa9ce8c.png

)

Modifié (le) par PPAC
  • Merci ! 2
Posté(e)
il y a 12 minutes, PPAC a dit :

(En plus opaque (donc une relativement faible transmissivité cf le TD hueforge )

Mesurer avec la coquille saint-Jacques ou tu as trouvé les TD pour les filaments Creality ?

🙂

Créer un compte ou se connecter pour commenter

Vous devez être membre afin de pouvoir déposer un commentaire

Créer un compte

Créez un compte sur notre communauté. C’est facile !

Créer un nouveau compte

Se connecter

Vous avez déjà un compte ? Connectez-vous ici.

Connectez-vous maintenant
  • Sur cette page :   0 membre est en ligne

    • Aucun utilisateur enregistré regarde cette page.
  • There was an error loading the RSS feed. Please check your settings and try again.
×
×
  • Créer...