Aller au contenu

Messages recommandés

Posté(e)

Ca y est, l'espace dans le garage est aménagé, on a poussé les murs, on a pu enfin monter le monstre de chez Elegoo :

Voilà quelques photos en vrac du montage :

IMG20240922145236.thumb.jpg.e0353f2fd1983708c846ca9b053014e4.jpg

IMG20240922150039.thumb.jpg.c37bca68c0889ee30c6bab892225240e.jpg

IMG20240922145341.thumb.jpg.c06627963bcff9eba44ff4f6aa275296.jpg

IMG20240922150244.thumb.jpg.c5e4ae88b41a3eca1c309585cd55bc14.jpg

IMG20240922150248.thumb.jpg.aafae2826146c06a3ae90f199fcc8d99.jpg

IMG20240922151538.thumb.jpg.339ace7f3e288a0aa5de175bec27ed37.jpg

IMG20240922151539.thumb.jpg.4ebafa738ae26532df6bc0e1b170a9ff.jpg

IMG20240922151543.thumb.jpg.16c4324d0946a6a1236fb14645bf00e1.jpg

IMG20240922160059.thumb.jpg.21adc240f5e1c2c2fe4dbf496df53062.jpg

IMG20240922174628.thumb.jpg.e81cf0af0bfc4cfa5555c30599b1befe.jpg

Il est évident que c'est mieux d'être deux pour monter ce truc qui une fois assemblé pèse toujours 100 kilos minimum.

Le montage est simple en soi, une armée de vis à fixer sur des axes. La notice est assez simple, malgré une négligence sur les dimensions des vis (on parle de 6x28 alors que c'est 6x25) mais c'est corrigé sur la notice vidéo.

IMG20240922145546.thumb.jpg.91cadc30cc35e946e222df443220d736.jpg

On aura aussi une tête 0,6 de rechange en plus d'une 0,4 ,une 0,8 et une en 1,0 ainsi qu'un enrouleur pour bobine de 5 kilos, et deux détecteurs de filament, un pour les bobines de 1 kilos, et un pour les bobines de 5.

En bon tricheur que je suis, j'ai d'abord posé la base dans l'emplacement définitif de la machine (un COIN), et c'était comme le préconisait @PPAC une grosse difficulté pour l montage. Sans se dégommer le dos, le cou et le reste, il faut se débrouiller faire le tour de la machine, dans mon cas j'ai préféré me contorsionner.

La machine dispose de pieds réglables, et ça c'est cool, j'étais sur le point d'envisager de refaire une chape sur mon sol qui est un véritable numérojob (job fait par Numérobis), mais les pieds réglables me permettent d'éviter ces travaux supplémentaires.

Le déballage et montage a du nous prendre deux heures avec les contraintes photos et la découverte, et surtout l'espace réduit sur lequel nous nous sommes contraint pour monter la machine.

mont.thumb.jpg.f655f8b78a3045ab668614604181e697.jpg

Si l'apparence est très correcte, l'armature de la machine est de qualité très honorable, le choix d'avoir 4 plateaux assemblés (et sans réelle calle pour faciliter leur manipulation) est particulier. On regrettera aussi le câble de l'écran. Ce dernier doit pendouiller de façon assez dégueulasse, quel dommage qu'un emplacement n'ai pas été placé pour le cacher derrière, et il est trop court pour tricher.

Autre point particulier, l'emplacement des boutons.

Le bouton d'alimentation est à l'arrière, à coté de l'emplacement de la prise, vu la taille de la machine c'est dommage de rendre nécessaire un accès arrière. J'ai branché le câble d'alimentation (de 50cm uniquement ><) sur une prise connectée à une rallonge. Pareil, il y a une sortie Ethernet à l'arrière, ainsi qu'une prise fournie de 20cm ><, je n'ai pas encore compris l’intérêt de la connexion (un accès via l'adresse IP ?), le slicer fourni est une version de Cura, si il y a un accès en ligne, il faut que je vois. Il y a aussi un accès wifi, mais malheureusement le signal est trop faible pour trouver ma box (la majorité des autres machines de la pièce sont pourtant détectés).

cablecran.thumb.jpg.85491a944e358dc25cce590c6f7e7b95.jpg

cordonalim.thumb.jpg.7e4286cebedac143af64ccae3cfae438.jpg

Pareil pour l'emplacement USB sur l'avant en bas, faut faire des squats pour envoyer des prints (bon, en même temps, faut faire des squats pour décrocher les prints du plateau).

Après avoir alimenté la machine, lancé l'allumage, utiliser l'input shaper et l'auto leveling, j'ai du faire le Z, ouais OK, il ne se fait pas tout seul 😕

La manipulation est assez longue, les plateaux chauffent en 8 minutes, même si un seul peur suffire pour une impression (il y a 4 alimentations internes, sans doute une par plateau, donc chaque plateau a une seule source d'alimentation, il y a 4 transformateurs 115/230V).

Les nombreux points de leveling (j'ai pas compté mais il doit y en avoir 100), sans parler du temps nécessaire pour que la tête descende, ça prend bien entre 15 et 20 minutes.

Une fois le Z vérifié avec la cale métallique fournie (qui a décidé de se déformer), on lance un fichier de test sur la clé qui ne s'imprimera que sur un seul plateau.

Malgré une tête en 0,6 le fichier sortie en deux heures est plutôt sympa, forcément moi qui suis habitué à la résine, je ne le trouve pas incroyable, mais c'est supérieur à ce que je sortais avec ma Sidewinder bricolée avec mes pieds de noobs de l'époque (qui n'ont pas trop évolué d'ailleurs)

IMG20240922200944.thumb.jpg.0df9f3d1c27b9052b77c236bbc35a4f6.jpg

DSC04915.thumb.JPG.32a07d99791bc384127af36b7bcbbd28.JPG

 

Par la suite, j'ai lancé un gros test de leveling, afin de m'assurer que je pouvais imprimer sur les 4 plateaux, le Z est différent d'un plateau à un autre, ce que je craignais un peu à vue de nez. Elegoo propose une opération manuelle pour régler ça (qui va me prendre un moment), donc je mettrais ce post à jour, une fois que j'aurai vérifié tout ça :

leveling.thumb.jpg.6f6717f95080cde358dc16b8e30c5b14.jpg

  • J'aime 4
  • Wow 2
  • Merci ! 1
Posté(e)

Impressionnant cette machine.

il y a 39 minutes, isidon a dit :

Par la suite, j'ai lancé un gros test de leveling, afin de m'assurer que je pouvais imprimer sur les 4 plateaux, le Z est différent d'un plateau à un autre, ce que je craignais un peu à vue de nez. Elegoo propose une opération manuelle pour régler ça (qui va me prendre un moment), donc je mettrais ce post à jour, une fois que j'aurai vérifié tout ça :

leveling.thumb.jpg.6f6717f95080cde358dc16b8e30c5b14.jpg

Hauteur de couche initiale 0.2 mm ?

Imaginons un pavé qui fait toute la surface et ayant une hauteur pour s'imprimer en deux couches (disons une couche initiale de 0.32 puis une couche de 0.2 mm ) , le trancheur te donne une estimation de combien en durée d'impression ?

  • +1 1
Posté(e)
il y a 28 minutes, PPAC a dit :

Hauteur de couche initiale 0.2 mm ?

sur mon test de leveling oui, le fichier de base était en 0,28 il me semble

il y a 29 minutes, PPAC a dit :

Imaginons un pavé qui fait toute la surface et ayant une hauteur pour s'imprimer en deux couches (disons une couche initiale de 0.32 puis une couche de 0.2 mm ) , le trancheur te donne une estimation de combien en durée d'impression ?

C'est ce que j'envisageais de faire au début, en gros une feuille pour vérifier le leveling, ça prenait pas mal de filament et une grosse durée

Une couche de 1mm qui fait 78x78cm ici : (pour 0,4 de haut, ça prenait un peu plus de la moitié)

image.thumb.jpeg.e68b35b6f233db390f18eb5d86bc46d2.jpeg

  • Wow 2
  • +1 1
  • Merci ! 1
Posté(e)

Merci.

Arf oui 9 h 51 minutes et 677 g de filament juste pour un test de leveling ( qui donne une feuille qui ne servira pas a grand-chose) , je comprends que tu aies esquivé.

  • J'aime 2
  • +1 1
Posté(e)
il y a 1 minute, hyoti a dit :

tu as sous-traité (entièrement) le montage de la bête !!!

MAIS NAN ! Fallait bien qu'on soit deux et que quelqu'un prenne les photos 🤣

  • Haha 2
Posté(e)

Et oui une première couche c'est vite très long lorsque le plateau est grand. Sur la Prusa XL j'ai fait une première couche de 0.20mm pleine surface soit 36x36cm, ça a pris 2h et quelque chose comme 30grammes avec les paramètres standards. Ca passe encore. ^^

Mais là, c'est un monstre donc tout est monstrueux, le temps, la quantité de filament, tout.

T'as prévu les giga bobines de 8kg pour les giga figurines que tu vas faire ?

Bon courage. 🙂

  • J'aime 2
Posté(e)

Elegoo m'ont fait parvenir 10 kilos de filament mais dans 10 couleurs différentes 🤣 j'vais ptet refaire une grosse commande de filament blanc histoire de garder les couleurs (que je n'utilise jamais au final 🤣) et tester plus tard des grands trucs que je pourrais passer a la peinture, mais c'est vrai que vu qu'ils ont prévu un support de bobine de 5 kilos, j'aurai pas dit non a ce format là 

  • +1 1
  • Julien changed the title to Elegoo OrangeStorm Giga, le test live
Posté(e)

Un ancien membre ici avait posté il y a quelques années une énorme delta DIY pour imprimer des figurines lifesize.

C'est un marché de niche j'imagine, mais ça existe.

Posté(e)

J'ai réfléchi à l'idée d'imprimer des chaises/fauteils ou autre. au prix du PLA qui sera consommé, j'vais aller en magasin 🤣

Posté(e)

C'est vrai qu'avec une grosse machine on fait soit des larges pièces plates, soit des hautes pièces étroites. Larges et hautes en même temps c'est déjà plus rare.

 

Il y a 1 heure, isidon a dit :

J'ai réfléchi à l'idée d'imprimer des chaises/fauteils ou autre. au prix du PLA qui sera consommé, j'vais aller en magasin 🤣

J'ai tapé "3d printed chair price" dans google et le premier site me donne des chaises en PLA à plus de mille euros. Et a priori ça se vend ? De quoi amortir le budget filament.

Par contre tous les modèles que j'ai vu, c'est une buse d'un bon centimètre de diamètre qu'il faut. 😅

  • 1 month later...
  • 5 weeks later...
Posté(e) (modifié)

LA GIGASTORM ET MOI SOMMES VIVANTS ! (et je ne peux pas éditer le premier message)

J'ai passé la journée aujourd'hui à enfin calibrer correctement cette Gigastorm.

Vous voyez le concept des machines avec 4 roulettes sous le plateau ? Cette machine en a 36 !

En gros, 36 vis à mettre sur un point proche de 0,00, et quand vous en réglez un, vous déréglez les proches.... Un gros carnage

Une fois tout ajusté, bah les PEI ne sont pas bien plat, MERCI ELEGOO, j'ai pété un plomb !

Bref, donc en gros, j'enlève le PEI, je controle le vis, j'ajuste, je repose le PEI ULTRA MEGA AIMANTE, et je fais ça sur tout les vis !

level2.thumb.jpg.f16cb692b71565316699317b23bb5fc8.jpg

Sur cette photo, j'avais déjà ajusté les deux plateaux du bas, je me suis attaqué au second

level3.thumb.jpg.5b1b0b75c8042f5b710f944defa0ae17.jpg

Je pensais que ce résultat était suffisant, bon bah...

failleveling.thumb.jpg.c7614dffa7d3821ffd5494dcbd3c01d9.jpg

 

level1.thumb.jpg.e72401fde064f29a42013bfcacd9634c.jpg

Voilà le dernier calibrage, fait avec le PEI (donc les chiffres sans les PEI sont encore différent.

levelingOK.thumb.jpg.19019a1708cacb545f66aecef58516db.jpg

Là ça y est, on est bon, l'équilibre entre les 4 plateaux est plutôt acceptable, ce n'est pas parfait, mais je vais m'en contenter sinon je ne vais jamais rien imprimer d'intéressant avec.

Orca Slicer propose aussi désormais un profil pour la Gigastorm, je viens de lancer un test avec, il semble être 4 fois plus lent, à juste titre ou pas ? On verra !

Elegoo m'a fourni du Rapid PLA, les profils dans Elegoo Cura sont peut-être optimisés pour du PLA high speed, mais vu la consommation de cette machine... (pics à plus de 1,6 KwH en instantanée), la machine fera chauffer uniquement les plateaux nécessaires, mais forcément si vous avez besoin des 4, que vous imprimez une pièce qui dure longtemps...

Faire quelques tests de calibrage m'a fait consommer plus de 4 KwH (soit un euro). En conso moyenne on est entre 800 et 1100 watts pour maintenir les 4 plateaux à température, comptez donc une conso moyenne entre 3 et 7 euros par jour pour 24h d'impression. (Cette machine consomme plus en une demi-journée qu'une imprimante résine en un mois. Je prendrai des mesures plus précises lors d'un gros projet)

consoinstantane.thumb.jpg.52fdc09507644c45e351b56039cabd61.jpg

A noter également que je fais bien de relancer cette machine en plein hiver. Mon garage de 40 m² était à 13 degrés aujourd'hui, cette machine a fait monter la température du garage à 17 degrés, rien qu'avec mes tests de calibration, j'ai hâte de faire une grosse pièce, vous comprendrez néanmoins vu la consommation électrique et de filament (ainsi que le temps et la confiance que j'ai en ce type de machine) que je ne ferai pas des pièces si phénoménales, ou si couteuse à produire.

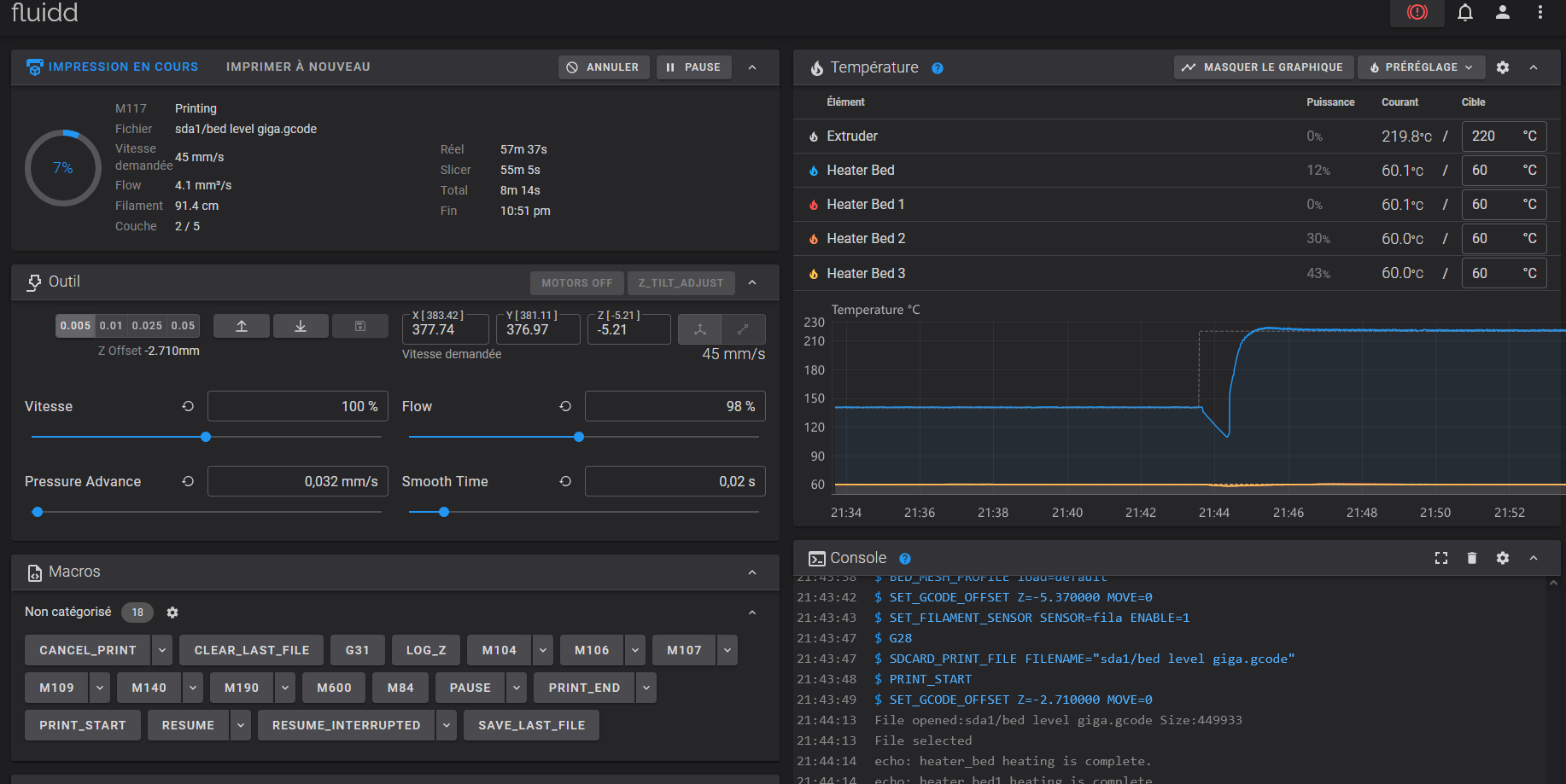
Autre point, je suis aller sur l'interface Web, c'est une interface Klipper qui me semble très classique, mais c'est toujours cool d'avoir Klipper accessible sur la machine

 

mainsail.thumb.png.a546253315a8445e55f0a45ba28f72a0.png

Je croise les doigts pour ne pas me heurter à de trop grosses difficultés maintenant pour avancer un peu sur cette machine. Je viens de lancer avec Orca un test de jonction pour voir si l'écart entre les plateaux est visible, rien que ça il y en a pour 4 heures, on verra vite si on peut se permettre d'avancer 🙂

image.thumb.png.b7ef3a1125227bd8df2f4765a7d3e982.png

La suite au prochain épisode !

Modifié (le) par isidon
  • J'aime 2
  • Merci ! 1
Posté(e)
il y a 12 minutes, isidon a dit :

Mon garage de 40 m² était à 13 degrés aujourd'hui, cette machine a fait monter la température du garage à 17 degrés

au moins, tu sais déjà comment la recycler 😉

quel boulot juste pour le plateau ...

  • +1 1
Posté(e)

j'ai tenté une grosse extrusion 3D qui après 16h a vrillé 😕

gokufail.thumb.jpg.e28bcf16edf8626d936e8bc4e3ce4f51.jpg

J'ai refait à nouveau une GROSSSSSSE calibration manuelle, je pense que l'auto leveling est quasi inutile, la tête étant sur tout le cadre, je ne pense pas que le cadre bouge beaucoup d'un point à un autre (à la Sidewinder X2, mais avec un plateau énorme)

J'ai ensuite testé la pièce en petite sur les 4 plateaux, puis au milieu, c'est pas niquel mais ça passe.

gokucentre.thumb.jpg.4c7386084cc897e1b5ca64bde60c92bc.jpg

Là j'ai refait un gros test, après 200 grammes de filament, 12h d'impression et un ou deux euros d'électricité, la première couche est bientôt finie, je croise les doigts pour que la pièce sorte bien cette fois

gokuencours.thumb.jpg.2b0562dea96763e8c26e69229c66906e.jpg

  • J'aime 1
  • Triste... 1
  • Wow 2
Posté(e)

Par sécurité, j'aurais ajouté un "outer brim" / "une bordure extérieure" ...

 

Tu n'aurais pas un petit courant d'air qui arrive sur le côté de l'imprimante là où la zone c'est décollé ? ( La porte du garage à calfeutrer ? un carton à mettre en bas de cette face de l'imprimante histoire de ? )

Bonne suite d'impression, je croise les doigts !

  • J'aime 1
Posté(e)
il y a 53 minutes, PPAC a dit :

Par sécurité, j'aurais ajouté un "outer brim" / "une bordure extérieure" ...

Je l'ai envisagé, mais j'ai toujours un peu peur que ça soit un peu galère à enlever (ou flemme de l'enlever en vrai vu la taille du bestiau)

il y a 54 minutes, PPAC a dit :

Tu n'aurais pas un petit courant d'air qui arrive sur le côté de l'imprimante là où la zone c'est décollé ? ( La porte du garage à calfeutrer ? un carton à mettre en bas de cette face de l'imprimante histoire de ? )

Normalement non, ma déperdition thermique est liée aux murs et au sol, mais normalement pas de courant d'air, je pense plus à des PEI un peu mal foutu, j'ai quelques pocs à certains endroits d'un bon millimètre 😕

Posté(e)

Quelques nouvelles peu réjouissante.

Après avoir enchainé les wrap et les fails, j'ai arrêté Orca Slicer et j'ai repris "Elegoo Cura", les impressions semblent plus fiable, avec orca, après les premières couches, le filament ne se déposait tout simplement pas sur les autres couches.

Le goku est sorti mais de près, les couches ne sont pas terribles

goku.thumb.jpg.a975581fcc5cd339fe7d8330bb58a425.jpggoku2.thumb.jpg.6acf4c5532ecd781fd6600b6e6b74357.jpg

J'ai par là suite retenté d'imprimer le même type de fichier avec un motif de tournesol. Après 11 heures d'impression, il a wrap et j'ai du arrêter la machine. J'ai refait un calcul des données du plateau, tout avait bougé... J'ai donc tout remis à 0,02 max et refait un leveling.

Le tournesol est sorti mais les couches sont vraiment vilaines :

tournesol.thumb.jpg.b8f02e77dd3c5d1269b414901f5ea9b7.jpgfail1.thumb.jpg.fc8a45d281f9cd5ced98cfeab4d20fcd.jpg

J'ai ensuite balancé un Anubis, au bout de 11 h d'impression, c'était pas trop mal, je suis allé me coucher. Au réveil, le print a été emmené par la buse, la buse c'est bouché et m'a craché du filament de tout les côtés quitte à me faire un étron de l'espace...

anubis.thumb.jpg.b948c18fa2528312bd95bbe1bbbf4088.jpganubisfail.thumb.jpg.ad9d7aa85e379b9c6278bde2fe11ff8f.jpganubisbigfail.thumb.jpg.f8696348ff51a209e58b1f9fd0801549.jpg

Bref ,les prints larges sont vraiment pas beau, comme vous le voyez le dernier a provoqué un fail de l'espace.

De plus, je suis contraint de reniveller le plateau après chaque grand print, la faute, d'après moi à des ressorts (dont le leveling sur les vis permet de le rendre plus "plat") de mauvaise qualité. Je pense que chaque print met un peu en contrainte les plateaux. Les photos ci-dessous : A gauche le controle manuel, à droite, les données du leveling après la chauffe du plateau. Les PEI semblent assez moisie (déjà que je les ai reçus avec des impacts à droite et à gaucheplate1.thumb.jpg.7c228f38fdd3700e4b56d4d527ea9c0f.jpg

leveling.thumb.jpg.7b441d62054a22973f9fd3404ac0310b.jpg

La commande "Probe " de Klipper (merci Mr Magounet) ne semble pas annoncer de réel soucis au niveau du capteur de la machine :

probe.jpg.209ab43eb290e9de31d28aa70ae18465.jpg

Je vais contacter Elegoo, voir si ils arrivent à me mettre sur la piste, je passe peut-être à côté de quelque chose 😕

  • Triste... 1
  • Wow 1
Posté(e) (modifié)
Il y a 2 heures, isidon a dit :

Le tournesol est sorti mais les couches sont vraiment vilaines

Faire un "Ironing" manuel post-impression ?

(

Placer des feuilles de papier cuisson au-dessus et au-dessous de l'impression,

et ensuite utiliser un fer à repasser.

Normalement le papier cuisson empêchera le PLA de coller au fer à repasser et se décollera facilement de l'impression après repassage.

Il ne faut pas non plus repasser trop longtemps ni en appuyant trop fort… au risque de trop faire fondre le PLA et de déformer car on a trop écrasé l'impression alors quelle était sous le fer

)

Il y a 2 heures, isidon a dit :

le print a été emmené par la buse, la buse c'est bouché et m'a craché du filament de tout les côtés quitte à me faire un étron de l'espace...

Tu avais plusieurs têtes ou tu dois délicatement retirer le "blob" pour tenter de sauver la seule que tu as actuellement ? (dans le dernier cas, bon "dé-blob-age" de la tête d'impression.)

Il y a 2 heures, isidon a dit :

De plus, je suis contraint de reniveller le plateau après chaque grand print, la faute, d'après moi à des ressorts (dont le leveling sur les vis permet de le rendre plus "plat") de mauvaise qualité.

Je surveillerai aussi ce qui est porté sur l'axe Z ... vu la taille de la machine, le moindre écart de rotation/déplacement d'une des quatre tiges filetée ou de guidage Z et cela met le cadre de support de la tête en biais par rapport au plateau… 

(

pense à faire un trait/une marque témoins entre tous les engrenages et tige où ils sont fixés pour vérifier qu'ils ne glissent pas ...

voir aussi entre coupleurs et tiges, et entre arbre moteur et coupleurs,

Control_point.png.d059270760782de3c47bb2709ed713d9.png

ici, pour rapidement vérifier si cela a bougé ou non, si "le trait"/"la marque" de marqueur vert qui passe de l'engrenage à la tige lisse n'est plus aligné, alors, je sais que cela a glissé.

)

Modifié (le) par PPAC
  • J'aime 2
Posté(e)
il y a 7 minutes, PPAC a dit :

voir aussi entre coupleurs et tiges, et entre arbre moteur et coupleurs,

Control_point.png.d059270760782de3c47bb2709ed713d9.png

ici, pour rapidement vérifier si cela a bougé ou non, si "le trait"/"la marque" de marqueur vert qui passe de l'engrenage à la tige lisse n'est plus aligné, alors, je sais que cela a glissé.

)

@isidon une question, ont ils usiné un méplat ou un perçage sur l'axe car si c'est vis pointeau sur surface cylindrique, c'est un non sens mécanique ça ne tiendra jamais dans le temps 😥 il y aura tôt ou tard un glissement

  • +1 1
Posté(e)
Il y a 9 heures, pjtlivjy a dit :

ont ils usiné un méplat ou un perçage sur l'axe car si c'est vis pointeau sur surface cylindrique, c'est un non sens mécanique ça ne tiendra jamais dans le temps 😥 il y aura tôt ou tard un glissement

Bien noter que mon image d'illustration montre une partie d'une K8400 (une de mes premières imprimantes 3D, où il n'y avait pas de metplat pour garantir la bonne tenue de l'engrenage fixé par ses 3 vis sans tête sur une tige lisse ... de plus, l'engrenage était en alu donc si l'on force les vis sans tête il y a un risque de foirer les taraudages là où elles se vissent)

Et, je ne sais pas s'il y a ou non, des "non sens mécanique" comme cela sur la OrangeStorm Giga.

  • J'aime 1
Posté(e)

oui oui j'avais compris @PPAC mais au vu de la taille de la Orange le problème est encore plus crucial d'ou ma question à @isidon 

en fait sur un montage correct les vis pointeau ne se vissent pas dans l'axe, leur extrémité vient se positionner dans le perçage de forme conique réalisé sur l'axe et permet un positionnement précis ainsi que la bonne transmission du couple de rotation

mais je crains qu'il ne s'agisse pas de vis pointeau mais de simple vis pression 😉

image.png.83ad1ddcb4ae42bb4bf5be247caf3f27.png

  • J'aime 1
  • 4 weeks later...
Posté(e)

salut @isidon plus de nouvelles ... bonne ou mauvaise nouvelle sur cette Gigastorm 🥴, tu as réussi à sortir quelque chose de correct au final ?

Créer un compte ou se connecter pour commenter

Vous devez être membre afin de pouvoir déposer un commentaire

Créer un compte

Créez un compte sur notre communauté. C’est facile !

Créer un nouveau compte

Se connecter

Vous avez déjà un compte ? Connectez-vous ici.

Connectez-vous maintenant
  • Sur cette page :   0 membre est en ligne

    • Aucun utilisateur enregistré regarde cette page.
  • YouTube / Les Imprimantes 3D .fr

×
×
  • Créer...