PierreG Posté(e) Février 20, 2024 Posté(e) Février 20, 2024 Bonne journée à vous les amis... Il y a eu une mise à jour récente de Klipper, qui est passée de la version 0.11 à 0.12 je crois. J'ai mis ma Voron à jour, mais je recois le message que mes deux MCU (carte mère Octopus et SB2209) doivent également être mis à jour. Pour ce qui est de la carte mere, ca se passe très bien... je recompile un klipper.bin, je le met sur une carte SD, et je redémarre ma carte sur la carte SD... Bingo, c'est réglé. Mais pour mon SB2209, qui est branché à mon Pi via un U2C, ca ne passe pas comme lettre à la poste. J'aimerais bien pouvoir le mettre à jour en utilisant la liaison Canbus mais après plusieurs essai, ca ne fonctionne pas. J'ai tenté cette procédure : https://github.com/Esoterical/voron_canbus/blob/main/Updating.md#updating-toolhead-klipper Ca semble assez complet, mais je n'arrive pas à flasher le SB2209. Quelqu'un a-til déjà réussi à flasher de cette facon ?? Merci d'avance !!
PierreG Posté(e) Février 23, 2024 Auteur Posté(e) Février 23, 2024 Bonjour chers amis !! Après plusieurs recherches, et surtout, apres avoir visionné des dizaines de vidéos sur Youtube (j'en ai les deux yeux dans le meme trou à force), j'ai fini par comprendre la patente... Il me fallait tout d'abord installer un bootloader sur le SB2209, pour que l'écriture du fichier BIN puisse se faire via Canboot (maintenant appelé Katapult) Donc en gros: 1- on installe Katapult sur le Pi, et on créé le fichier katapult.bin; 2-on flash le SB2209, en USB, en utilisant les outils de Katapult; 3-On créé le fichier klipper.bin; 4-On flash le SB2209 via Canbus. Je vais refaire la manipulation pour etre bien certain que tout est OK, et je mettrai ma procédure ici pour ceux que ca interresse !! Mes deux références pour y arriver : https://github.com/Esoterical/voron_canbus/tree/main/toolhead_flashing youtube.com/watch?v=oet_vidHm7c Bonne journée..... 1
skarab2201 Posté(e) Mai 6, 2024 Posté(e) Mai 6, 2024 (modifié) Bonjour @PierreG, Pour situer un peu, voici ma config : CM Manta M8P v1.0 (dommage j'ai pas la version avec le can intégré...) EBB 2209 avec U2C J'ai flashé avec Katapult Sonde 100K NTC B3950 fournis dans le kit btt J'ai bien suivi la doc officielle mais aussi les deux liens que tu as donné. A priori j'ai flashé correctement et je n'ai pas d'erreur au démarrage par contre j'ai des valeurs complètement déconnantes pour les sondes de températures et rien ne bouge (fan, extrudeur). Je pense que j'ai un soucis de communication car à priori les pins de la config Klipper sont bons. J'ai joint mes fichiers de config pour aider ainsi qu'une photo du cablage (temporaire). Si tu as une idée du soucis, je suis preneur... Merci d'avance. sample-bigtreetech-ebb-sb-canbus-v1.0.txt generic-bigtreetech-manta-m8p-V1_0.txt printer.txt Modifié (le) Mai 6, 2024 par skarab2201
PierreG Posté(e) Mai 7, 2024 Auteur Posté(e) Mai 7, 2024 Il y a 11 heures, skarab2201 a dit : J'ai flashé avec Katapult Ok, peut-être une petite précision.... Le flashage avec Katapult n'a servi qu'a installer le bootloader sur la mémoire du SB2209. Normalement, je ne crois pas avoir à refaire cette procédure.... Une fois le bootloader installé, là je flash le SB2209 avec Klipper cette fois, pour y installer une copie de Klipper dans la mémoire du SB2209. Si tu n'as pas flashé avec Klipper, je crois que c'est normal que tu ne recoive rien de ta tete !!
skarab2201 Posté(e) Mai 7, 2024 Posté(e) Mai 7, 2024 (modifié) Abus de langage de ma part. J'ai bien : J'ai bien installé le bootloader Katapult Puis flashé le SB2209 avec Klipper. D'ailleurs avec la commande (qui ne donne un résultat vide maintenant) : python3 ~/katapult/scripts/flashtool.py -i can0 -q j'ai : Donc à priori le SB2209 est bien flashé avec Klipper... Un autre moyen de le vérifier ? Edit : Je n'arrive pas à faire de canbus_query. biqu@BTT-CB1:~$ ~/klippy-env/bin/python ~/klipper/scripts/canbus_query.py can0 Traceback (most recent call last): File "/home/biqu/klippy-env/lib/python3.9/site-packages/can/interfaces/socketcan/socketcan.py", line 679, in _send_once sent = self.socket.send(data) OSError: [Errno 105] No buffer space available During handling of the above exception, another exception occurred: Traceback (most recent call last): File "/home/biqu/klipper/scripts/canbus_query.py", line 64, in <module> main() File "/home/biqu/klipper/scripts/canbus_query.py", line 61, in main query_unassigned(canbus_iface) File "/home/biqu/klipper/scripts/canbus_query.py", line 25, in query_unassigned bus.send(msg) File "/home/biqu/klippy-env/lib/python3.9/site-packages/can/interfaces/socketcan/socketcan.py", line 658, in send sent = self._send_once(data, msg.channel) File "/home/biqu/klippy-env/lib/python3.9/site-packages/can/interfaces/socketcan/socketcan.py", line 681, in _send_once raise can.CanError("Failed to transmit: %s" % exc) can.CanError: Failed to transmit: [Errno 105] No buffer space available Est ce qu'il n'y aurai pas un soucis avec mon canbus ? Modifié (le) Mai 7, 2024 par skarab2201
PierreG Posté(e) Mai 7, 2024 Auteur Posté(e) Mai 7, 2024 Il y a 14 heures, skarab2201 a dit : Un autre moyen de le vérifier ? Personnellement, je n'en connais pas d'autres... Je regarde ton printer.cfg, et je pense que ton identifiant pour le canbus est erroné... Voici un exemple des identifiants pour ma Voron : [mcu] serial: /dev/serial/by-id/usb-Klipper_stm32f446xx_3C0011001850344D30353320-if00 baud: 115200 restart_method: command [mcu CanBus] canbus_uuid: e7753134dd68 Je crois qu'il te faudrait plutôt inscrire ton identifiant Canbus : [mcu CanBus] canbus_uuid: 66f03f24c715 et quand tu identifie tes pins, tu utilises le nom du MCU comme ceci : [extruder] step_pin: CanBus: PIN_SB_M0_STEP #PD0 dir_pin: CanBus: PIN_SB_M0_DIR #PD1 enable_pin: !CanBus: PIN_SB_M0_ENABLE #PD2 microsteps: 16 full_steps_per_rotation: 200 #200 for 1.8 degree, 400 for 0.9 degree rotation_distance: 21.425 gear_ratio: 50:10 #for Stealthburner/Clockwork 2 nozzle_diameter: 0.400 filament_diameter: 1.75 max_extrude_only_distance: 120.0 heater_pin: CanBus: PIN_SB_HE0 #PB13 sensor_type: Generic 3950 sensor_pin: CanBus: PIN_SB_TH0 #PA3 #control: pid #pid_Kp: 21.527 #pid_Ki: 1.063 #pid_Kd: 108.982 min_temp: 0 max_temp: 270 max_power: 1.0 min_extrude_temp: 170 1
Savate Posté(e) Mai 8, 2024 Posté(e) Mai 8, 2024 (modifié) @skarab2201 je pense que @PierreG a tout dit ou presque ton fichier pour l'ebb a le joli nom de sample-bigtreetech-ebb-sb-canbus-v1.0.cfg (tu devrais le renommer) et le canbus_uuid ne correspond pas [mcu EBBCan] canbus_uuid: ed3a77943ec7 tu devrais avoir (d'après ta copie d'écran) [mcu EBBCan] canbus_uuid: 66f03f24c715 tu as mis quoi comme infos dans ton ficher de conf /etc/network/interfaces.d/can0 ? L'U2C doit être flashée avec la dernière version du firmware (fourni par btt). Modifié (le) Mai 8, 2024 par Savate
skarab2201 Posté(e) Mai 14, 2024 Posté(e) Mai 14, 2024 Merci pour vos retour, la capture d'écran avec le canbus correspond à celui du tuto du site Esoterical car une fois que mon canbus est reconnu, l'uuid n'est plus affiché. Normalement j'ai bien pris le bon. Voici mon fichier can0 : allow-hotplug can0 iface can0 can static bitrate 1000000 up txqueuelen 1024 A priori il est identique aux tutos...
PierreG Posté(e) Mai 20, 2024 Auteur Posté(e) Mai 20, 2024 @skarab2201 dans mon fichier à moi, seulement la derniere ligne est différente un tantinet !! up ifconfig $IFACE txqueuelen 1024 Je na saurais t'expliquer la différence !!
Funboard29 Posté(e) Mai 20, 2024 Posté(e) Mai 20, 2024 Bonjour, Les détails de la misa à jour 0.12 de Klipper : Citation Klipper 0.12.0¶ Available on 20231110. Major changes in this release: Support for COPY and MIRROR modes on IDEX printers. Several micro-controller improvements: Support for new ar100 and hc32f460 architectures. Support for stm32f7, stm32g0b0, stm32g07x, stm32g4, stm32h723, n32g45x, samc21, and samd21j18 chip variants. Improved DFU and Katapult reboot handling. Improved performance on USB to CANbus bridge mode. Improved performance on "linux mcu". New support for software based i2c. New hardware support for tmc2240 stepper motor drivers, lis2dw12 accelerometers, and aht10 temperature sensors. New axis_twist_compensation and temperature_combined modules added. New support for gcode arcs in XY, XZ, and YZ planes. Several bug fixes and code cleanups. Si je peux me permettre un conseil, si ces modifications ne vous sont pas nécessaire et ou si votre machine fonctionne correctement, abstenez vous. 1
PierreG Posté(e) Mai 20, 2024 Auteur Posté(e) Mai 20, 2024 @Funboard29 Merci de l'info Par contre, ce qui est plate avec Fluidd (et peut-être pareil avec Mainsail) c'est que quand on propose la mise a jour, je n'ai pas trouvé le moyen de refuser celle-ci et attendre une suivante... Fluidd me signifie toujours une mise a jour a effectuer.....
fran6p Posté(e) Mai 21, 2024 Posté(e) Mai 21, 2024 (modifié) Il y a 20 heures, PierreG a dit : Fluidd me signifie toujours une mise a jour a effectuer..... Pour «supprimer» les notifications de mises à jour des interfaces Web (Fluidd, Mainsail), c'est dans moonraker.conf qu'il faut agir (les sections [update …] Modifié (le) Mai 21, 2024 par fran6p
PierreG Posté(e) Mai 22, 2024 Auteur Posté(e) Mai 22, 2024 @fran6p En fait, je ne veut pas éliminer les notifications de mise a jour, mais ca pourrait etre interressant de pouvoir skipper la MAJ, et attendre les suivantes !!!
fran6p Posté(e) Mai 23, 2024 Posté(e) Mai 23, 2024 Avec Fluidd, en désactivant juste les notifications, elles ne devraient plus apparaitre. Les mises à jour restent cependant toujours possibles.
skarab2201 Posté(e) Mai 27, 2024 Posté(e) Mai 27, 2024 Hourra !!! Ca marche ! Résolution du problème : J'ai flashé l'u2C avec le firmware d'origine et ST32CubeProgrammer J'ai repris la procédure du site https://canbus.esoterical.online/ Et bingo, ça marche. J'ai testé les fan, sonde extruder et tout semble marcher. Me reste plus qu'à imprimer le reste de mon support d'extrudeur et ma vieille chinoiserie repart comme en 40!!!! 1
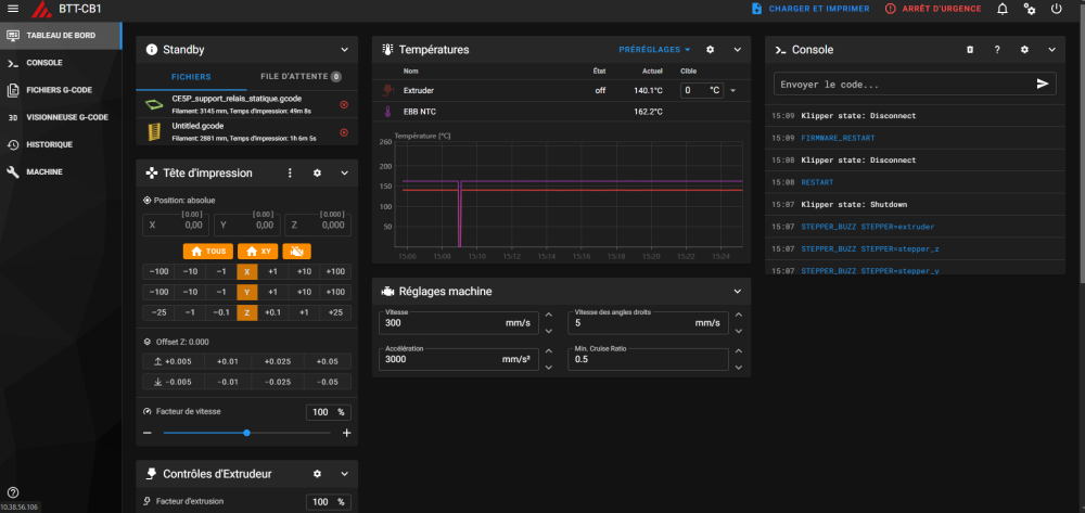
papagalak Posté(e) Mai 28, 2024 Posté(e) Mai 28, 2024 @skarab2201, je m'incruste un moment, juste pour savoir comment tu fais pour avoir un vue de la pièce que tu va imprimer ? CE5P_support...
fran6p Posté(e) Mai 29, 2024 Posté(e) Mai 29, 2024 Il y a 19 heures, papagalak a dit : comment tu fais pour avoir un vue de la pièce que tu va imprimer ? Avec Mainsail ou avec Fluidd c'est principalement un paramétrage du trancheur 1
Messages recommandés
Créer un compte ou se connecter pour commenter
Vous devez être membre afin de pouvoir déposer un commentaire
Créer un compte
Créez un compte sur notre communauté. C’est facile !
Créer un nouveau compteSe connecter
Vous avez déjà un compte ? Connectez-vous ici.
Connectez-vous maintenant